土木在线论坛 \ 暖通空调 \ 采暖供热 \ 集中供热系统不同方案的比较

集中供热系统不同方案的比较

发布于:2023-03-30 09:29:30 来自:暖通空调/采暖供热 [复制转发]
图片

集中供热系统

集中供热系统的定义

集中供热是以集中热源所产生的热水或蒸汽作为热媒,通过热网向一个城镇或较大区域的生产、采暖和生活热用户供热的方式。集中供热具有热负荷多、热源规模大、热效率高、节约燃料和劳动力、占地面积少等优点。集中供热系统,可按下列方式分类:

(1)根据热媒不同,可分为:热水供热系统和蒸汽供热系统;

(2)根据供热管道的不同,可分为:单管制、双管制和多管制的供热系统。

(3)根据热源不同,主要有热电厂供热系统;区域锅炉房供热系统;利用工业余热的供热系统;以核能、太阳能、地热能等作为热源的供热系统。

集中供热系统的形式

按热源形式的不同,可分为以下种类:

(1)区域锅炉房供热系统

1)区域热水锅炉房供热系统,其组成如图1示。

图片

2)区域蒸汽锅炉房供热系统,其组成如图2所示。

热电厂是联合生产电能和热能的发电厂,在热电厂中高温高压蒸汽首先在汽轮机中膨胀作功,转化为汽轮机基轴上的机械能,再由发电机转变化成电能。汽轮机中的乏汽供给热用户,然后在用户处放出汽化潜热,凝结水由凝结水泵送回锅炉。避免了蒸汽直接进入凝汽器而引起的热量损失,提高了热能利用率。

根据热电厂供热汽轮机的不同,可分为背压式汽轮机和抽汽式汽轮机等。

图片

除了上述介绍的热电厂与区域锅炉房集中供热系统外,还可以利用工业余热、核能和地热等能源形式作为系统的热源,以节约在供热系统中对一次能源的消耗。

1)工业余热

工业余热是指工业生产过程的产品和排放物料所含的热或设备的散热。

2)核能供热系统

核能是指核裂变产生的能量,以这种能量为热源的城市集中供热称为核能供热。

3)地热水供热

地热能具有蕴藏量丰富、相比于火力及核能发电要安全、污染较少、地热能电站的全年利用率高、节省矿物燃料等优点。

集中供热系统热媒种类及参数的确定

集中供热系统热媒主要有热水和蒸汽两种,其供热参数及运行方式是由热电厂、热网、热用户的条件、特性和要求所决定的。

(1)供热介质比较:

热水的主要优点:

1)热水介质热能效率高。

2)调节方便,可以根据室外空气温度进行热水温度调节,以达到节能、保证室内采暖温度、满足卫生要求的目的;

3)热水采暖系统的蓄热能力高,热稳定性好;

4)输送距离长。一般可达5~lOkm,甚至达到15~20km;

5)热损失小。

蒸汽的主要优点:

1)可以满足多种热用户的需要,适用面广;

2)蒸汽介质的输送靠自身压力,不用循环泵,不用耗电。输送凝结水所耗的电能较供热管网输送网路循环水所耗的电能少得多;

3)蒸汽的密度小,使用和输送过程中不用考虑静压;

4)使用蒸汽介质,热用户的散热器或热交换器中,因温度和传热系数都比水高,所以散热设备的面积可减小,设备投资费用降低。

(2)供热介质的选择

对热电厂供热系统,可以利用低位热能的热用户(如采暖、通风、热水供应等),应首先考虑以热水作为热媒。

对于生产工艺的热用户,通常以蒸汽作为热媒。

对民用建筑物,采暖、通风、空调及生活热水供热的城市热网宜采用热水作为其供热介质。

对既有生产工艺,又有采暖、通风等热负荷的城市热网供热介质的确定原则为:

1)当生产工艺为主要热负荷,采暖用热量不大,并且采暖时间又不长时,应采用蒸汽作为供热介质;

2)当以水为供热介质能够满足生产工艺需要(包括在用户处转换为蒸汽),且技术经济合理时,宜采用热水作为供热介质;

3)当采暖、通风等热负荷为主要热负荷,生产工艺又必须采用蒸汽供热,经技术经济比较认为合理时,可采用热水和蒸汽两种供热介质。

(3)供热热媒参数的选择

热水热力网最佳设计供、回水温度,应结合具体工程条件,考虑热源、管网、用户内系统等方面的因素,进行技术经济比较。当不具备确定最佳供、回水温度的技术经济比较条件时,热水供、回水温度可按以下原则确定:

1) 以热电厂为热源时,设计供水温度可取用110~150℃,回水温度可取70~80℃或更低一些;

2) 以区域热水锅炉房为热源,当供热规模较小时,通常采用的供、回水温度为95/70℃或80/60℃的水温;当供热规模较大时,经过技术经济比较可采用110/70℃、130/70℃、150/80℃等高温水作为供热介质。

在热水供热系统中,根据热网循环水是否被直接取出,用于生产或热水供应系统,可分为闭式热水供热系统和开式热水供热系统。

在闭式热水供热系统中,作为热媒的热网循环水,沿热网供水管输送到各个热用户,在热用户系统的用热设备内放出热量后,沿热网回水管返回热源。闭式热网只供应用户所需热量,水作为供热介质不被取出,我们可认为系统的流量是不变的,但实际上热媒通过阀门、水泵轴承、补偿器(套筒或膨胀节)以及其它不严密处时,总会向外部泄漏少量循环水,使系统循环水流量减少。在正常情况下,系统的泄漏水量一般不超过系统总容水量的1%,泄漏的水靠补水装置来补充。

闭式双管(由一条供水管和一条回水管组成)热水供热系统是我国目前应用最广泛的一种供热系统形式。图3所示为双管闭式热水供热系统示意图。

图片

(1)直接连接

直接连接是用户系统直接连接于热水网路上。

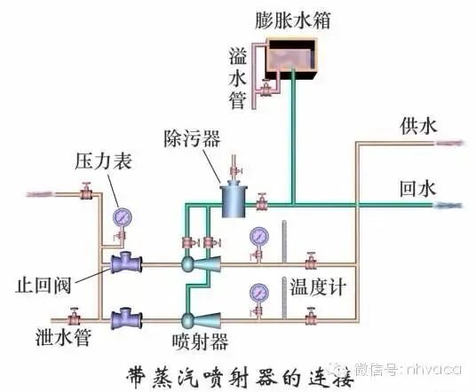
1)无混合装置的直接连接(图3a)

2)装水喷射器的直接连接(图3b)

3)设混合水泵的直接连接(图3c)

图片

(2)间接连接

间接连接方式是在采暖系统热用户入口处设置表面式水-水换热器(或在热力站处设置担负该区采暖热负荷的表面式水-水换热器),用户系统与热水网路被表面式水-水换热器隔离,形成两个独立的系统。用户与管网水力工况不发生直接联系的连接方式称为间接连接,如图3d。

间接连接系统的工作方式是:热网供水管的热水进入设置在建筑物用户引入口或热力站的表面式水-水换热器内,采暖系统热用户的循环水也进入表面式水-水换热器,二者通过换热器的表面进行热量交换,冷却后的热网回水返回热网回水管去,被加热的采暖系统热用户的循环水由热用户系统的循环水泵驱动循环流动。

(3)通风系统热用户与热网的连接

通风系统中加热空气的设备的承压能力较高,对热媒参数也无严格限制,因此用户通风系统与热水供热管网的连接,通常采用简单的直接连接,如图8-3e所示。

(4)热水供应热用户与热网的连接

1)无储水箱的连接方式(图3f)

2)装设上部储水箱的连接方式(图3g)

3)装设容积式换热器的连接方式(图3h)

4)装设下部储水箱的连接方式 (图3i)

蒸汽供热管网与热用户的连接方式有直接连接和间接连接两大类。蒸汽热力网的蒸汽管道,可采用单管式(同一蒸汽压力参数)、双管式(两种蒸汽压力参数)或多管式(不同蒸汽压力参数),凝结水可采用回收或不回收的方式进行。

当各用户之间所需蒸汽参数相差不大,或季节性负荷占总负荷比例不大时,一般都采用一根蒸汽管道供汽,这样最经济,也比较可靠,采用的比较普遍。当用户间所需蒸汽参数相差较大,或季节性负荷较大时,可以采用双管或多管。

图片

热用户与蒸汽网路的连接方式

图4为蒸汽供热系统示意图。锅炉产生的高压蒸汽进入蒸汽管网,经热用户放热后产生凝水,经凝结水管网返回热源处的总凝结水箱,经锅炉给水泵加压进入锅炉重新加热变成蒸汽。

图4a为生产工艺热用户与蒸汽网路连接方式示意图。

图4b为蒸汽采暖用户系统与蒸汽网路的连接方式示意图。

图4c是热水采暖用户系统与蒸汽供热系统采用蒸汽-水换热器的连接图。

图4d是采用蒸汽喷射装置的直接连接方式。

图4e是通风系统与蒸汽网路系统采用直接连接方式。

热水供应系统与蒸汽网路的连接方式,见图4f、图4g、图4h。

图片

蒸汽在用热设备内放热凝结后,经疏水器、凝结水管道返回热源的管路系统及其设备组成的整个系统,称为凝结水回收系统。

按驱使凝水流动的动力不同,可分为重力回水、余压回水和机械回水等。

凝结水依靠自身重力,利用凝水位能差或管线坡度,流回锅炉房的,称为重力回水系统;

凝结水依靠疏水器的剩余压力返回锅炉房的,称为余压回水系统;

当凝结水先流入用户(或凝结水泵分站)凝结水箱,再通过水泵加压返回锅炉房总凝结水箱的,称为加压回水(或机械回水)系统。

凝结水回收系统与大气相通的,为开式凝结水回收系统;凝结水回收系统不与大气相通的,为闭式凝结水回收系统。

按凝水的流动方式不同,凝结水回收系统可分为单相流和两相流两大类,单相流又可分为满管流和非满管流两种。满管流是指凝水靠水泵动力或位能差,充满整个管道截面,呈有压流动的流动形式;非满管流是指凝水并不充满整个管道断面,靠管路坡度流动的流动方式。

(1)非满管流的凝结水回收系统(低压自流式系统)

工厂内各车间的低压蒸汽采暖的凝结水经疏水器或不经过疏水器,依靠重力,通过坡向凝结水箱的凝结水管自流返回凝结水箱,如图5所示。

图片

(2)两相流的凝结水回收系统(余压回水系统)

工厂内各用汽点的高压蒸汽凝结水,通过疏水器后直接进入室外凝结水管网,依靠疏水器后的背压将凝水送回开式凝结水箱,由凝结水泵将凝水送回管网,如图6所示。

图片

(3)闭式余压凝结水回收系统

工厂内各用气点的高压蒸汽凝结水,通过疏水器后直接进入室外凝结水管网,依靠疏水器后的背压将凝水送回闭式凝结水箱;从凝结水箱分离出来大量的二次汽和漏汽,通过换热器,加热锅炉房的软化水或上水,用于热水供应或生产工艺用水,如图7所示。

图片

系统热源形式与热媒的选择

城市供热有分散和集中供热两类。分散供热有单户、单栋楼房和单位自供等形式。集中供热根据负荷性质、数量、供应对象,范围、地形、地势和周围条件等分区、分片集中实行区域供热。

集中供热由于热源容量大、热效率高、单位燃料消耗少、节约劳动力和占地面积小,因此在城市供热中,应以集中供热为主。

集中供热的首要问题是热源的选择,包括用热电联产、锅炉房、地热、核供热等多种形式的选择。

一 热源的选择:

热源是城市供热的核心。热源类别和容量的选定取决于用户性质、负荷、供热介质和供热方式等因素,有条件时,应尽量利用地方现有能源,充分挖掘天然资源。目前,普遍采用的热源是以燃煤为主的火力发电厂的热电联产和区域锅炉房。但若大量汲取地下水会造成水资源的损失。

1.热电联产

热电联产在国内外都是城市供热采用最多的热源形式。目前我国供热机组容量有300MW及以下,形式有背压机组、抽气背压机组、抽气机组、凝汽机打孔抽气的供热机组、凝汽器循环水供热机组、大型供热两用机组等多种形式。

2.区域锅炉房

设置蒸汽或热水锅炉作为热源。向一个较大区域供应热能的锅炉房为区域锅炉房。工矿企业比较多的区域以蒸汽作热媒,供应生产工艺热负荷,因此,设置蒸汽锅炉作为热源,是工矿企业采用最普遍的型式。

没有生产工艺负荷,只有采暖和生活用水的住宅区和公共设施时,可设置热水锅炉作为热源。

在热电联产为主的城市,为了充分发挥热电厂的供热能力,也应考虑以区域锅炉房为主的调峰热源,实现多热源联合供热。

3.地热

地热不需供应燃料,运行费用很低。有条件的地区,开发和利用地热资源作为城市集中供热的热源。以一个或多个地热田所产生出的地热流为热源,向工业及民用建筑供暖被称为地热供暖。近年来在东北、华北等城市人口集中区域,已取得了良好的效果。

4.核供热

核供热温度可达150℃,热效率达99%,不产生有害物CO、SO2及CO2等,可以净化环境。核供热的初投资高于相同功率的燃煤热源,但燃料成本及其运行费用低,从哈尔滨核供热站的初步经济分析知,核供热的平均成本将比燃煤供热低约20%。

随着整体科技进步,核供热技术将会更加安全成熟,为缓解我国能源短缺将起到积极的作用。

5.太阳能

太阳能的利用研究工作正在开展,太阳能热水器、太阳灶已推广使用,目前我国正在研究和应用太阳能暖房,已初见成效。

二、热媒的选择:

供热系统的热媒以蒸汽和高温水为主,应根据用户负荷的性质,合理确定热媒及其参数。

1.热媒

对于生产工艺负荷,通常以蒸汽为热媒。对于仅有供暖和生活热水供应的热负荷,应以热水为热媒。

当既有生产工艺热负荷,也有供暖、通风等热负荷时,通常以蒸汽为热媒来满足生产工艺的需要,但对于供暖系统的热媒选择,要根据各方面情况,通过全面的技术和经济比较确定,一般选用高温热水为热媒。

在供暖系统中,水作为热媒与蒸汽相比,具有如下优点:

(1)热水的热能利用效率高,因没有凝结水和蒸汽泄漏以及二次蒸发损失,热效率比蒸汽系统高,可节省燃料。

(2)供暖系统以水作热媒,可采用质调节的运行调节方法,既节约热量又能满足卫生要求。

(3)热水供热系统可以远距离输送,供热半径大,一般控制在20公里范围内,而蒸汽供热系统的供热半径一般控制在8公里内。

(4)热水供热系统由于水容量大、水的比热大、蓄热能力高,供热工况较稳定。

(5)如热电厂作为热源,可以充分利用汽轮机低压蒸汽,提高其经济效益。

在供热系统中,蒸汽作为热媒,与热水相比,具有如下优点:

(1)供热系统以蒸汽作为热媒,适用范围广,可以满足各种不同性质热用户的要求。

(2)换热器以蒸汽作为热媒,因其热量高传热系数大,可以减少换热器的换热面积。

(3)蒸汽密度小,不受地形高差影响,特别适合于大高差供热系统,可有效降低管网系统的工作压力。

(4)蒸汽作为热媒的供热系统,其凝结水量小,回送凝结水耗电少。

近年来也在研究以高温热水为热媒,利用高温水能远距离输送的特点,在用户处扩容蒸发为饱和蒸汽供生产工艺用汽。该项技术投资较大,必须是用户有特殊的卫生要求,远离污染源等条件或经济上合理才可选用。

2.热媒的参数

热媒参数,对于生产工艺热负荷,要满足整个用户生产工艺用汽压力、温度、和蒸汽干度的要求;对于供暖负荷,要尽可能提高热媒参数,可以降低热网投资和减少输送电能消耗。

对于热电厂作热源的供热系统,一方面热媒参数的确定涉及热电厂的经济性。如提高热网供水温度,就要相应提高抽汽(或背压排汽)的压力,增加煤耗、降低汽轮机的净发电量(总发电量减去供热循环泵功率)。另一方面,热水管网采用直埋敷设时,供水温度由于受保温材料限制不宜过高。国内热电厂供热系统,供水温度一般控制在110℃~150℃之间,以供水130℃、回水70℃最为普遍。

对于区域锅炉房作热源的供热系统,采用较高的供水温度,热源不存在降低热能利用率问题。提高供水温度,加大供回水温差,可使热网采用较小的管径,降低网路输送循环水量的电能消耗以及换热系统设备投资。但供水温度过高,对管道及设备的耐压要求高,管道保温材料及敷设方式也受到一定的限制,运行管理水平也相应提高,所以应通过综合经济技术比较确定。当区域锅炉房有可能与热电管网并网运行时,设计供回水温度应与热电厂管网设计温度相同。

管网系统形式和敷设方式的选择

管网的系统型式、路由和敷设方式在管网设计环节中有着重要的意义。不仅涉及到供热系统的初投资和运行费用也影响到供热的可靠性、后备性,以及管网的使用寿命。

一、管网系统的形式

1.枝状管网

热力管道布置成枝状管网,系统简单,管道的直径沿途随热负荷的减少而减小,管道金属耗量少,管网造价低、运行管理方便。但是供热的后备性差,即当管道某处发生故障,在损坏地点以后的所有用户供热负荷中断,甚至造成整个系统停止供热。考虑到建筑物具有一定的蓄热能力,对于较小的管径,排除热网故障所用的时间短,短时停热建筑物室温不致大幅度降低。因此,枝状管网是中小型供热系统最普遍采用的管网形式。

2.环状管网

环状管网实际上指输配管网成环状。从热源到输配管网,从输配管网到热用户或二级。

换热站的管网仍布置成枝状。环状管网的优点是具备很高的供热后备能力。当输配干线某处出现事故时,可以切除故障段后,通过环状管网由另一方向供热。加之多热源及其多条输配干线通向环状管网,因而极大的提高了供热的可靠性,在多热源联合供热的大型集中供热系统中,确保不会发生大面积停热。

环状管网和枝状管网相比,初投资高、运行管理复杂,热源和管网应有较高的自动控制设施。

3.枝状干线连通对于大型的单热源长输热水供热系统,自热源向同一方向引出的干线之间宜设连通管线。连通管线应结合分段阀门设置。连通管线可作为输配干线使用,用来提高供热的可靠性。

4.单管制和多管制

1)蒸汽热力网的蒸汽管道,宜首先采用单管制。根据具体情况,也可采用双管或多管制:

2)对于大型的单热源长输热水供热系统,有条件时,也可采用双供水、单回水的三管制输送干线来提高供热的可靠性。

5.凝结水系统

蒸汽供热系统应采用间接换热系统。当被加热介质泄漏不会产生危害时,其凝结水应全部回收并设置凝结水管道。当蒸汽供热系统的凝结水回收率较低时,是否设置凝结水管道,应根据用户凝结水量、凝结水管网投资等因素进行技术经济比较后确定。对不能回收的凝结水,应充分利用其热能和水资源。

当凝结水回收时,用户热力站应设闭式凝结水箱,当凝结水管采用无内防腐的钢管时,应采取措施保证任何时候凝水管都充满凝结水。

6.开式热力网

当热力网满足下列条件,且技术经济合理时,可采用开式热力网。

(1)具有水处理费用较低的丰富的补给水资源。

(2)具有与生活热水热负荷相适应的廉价低位能热源。

(3)开式热水热力网在生活热水热负荷足够大且技术经济合理时,可不设回水管。

二、敷设方式的选择

热力管道的敷设方式分为:地上架空敷设和地下敷设。地下敷设又可分为:地沟敷设和无沟敷设即直埋敷设。地沟敷设又包括通行地沟、半通行地沟、不通行地沟。

热水热力网管道地下敷设时,应优先采用直埋敷设。直埋敷设技术经济不合理时才用地沟敷设。穿越不允许开挖检修的地段时,应采用通行地沟敷设,有条件时地沟横截面积要考虑一定的富裕量。当采用通行地沟困难时,可采用半通行地沟敷设。一些环境允许开挖的地段应优先采用不通行地沟。


管网初调节和运行调节方式的选择

一、供热管网初调节

管网初调节前首先要对管网系统及其阀门配置有一个全面的了解。如单热源还是多热源;枝状管网还是环状管网;循环泵的特性曲线、流量、扬程等相对于管网及用户的大小;管网调节阀类型、调节阀的安装位置,调节阀的特性系数和开度有无对应关系;管网各管段以及用户系统内部的阻抗获得途径,通过计算还是需要实测等。其次拥有的初调节设备及仪器如实测流量可以采用超声波流量计,实测压力需要有压力表,实测温度可以通过温度计或红外线测温仪等。第三,调节技术人员的编程能力等。

1.比例调节法

对于循环泵流量相对于设计流量偏少或比较简单的系统,应首选比例调节的方法。通过比例调节后,实现均匀供热。比例调节可以在冷态下进行,也可以在热态下进行。

比例调节方法要求管网各用户入口、各分支点、以及每条干线都要安装调节阀,调节阀可以是平衡阀或普通调节阀。调节前必须对所有调节阀进行两次以上的流量测量并计算其水力失调度。调节过程中,由于被调用户(或支线)的调节又影响到末端用户(支线),所以末端必须保持适时监控和运算。

2.补偿调节法

对于循环泵流量相对设计流量偏大或系统较大,采用比例调节方法,测量、计算工作量过多的供热系统,选用补偿调节方法较好。补偿调节方法要求三组调试人员、两组智能仪表。补偿调节法要求系统配置的调节阀门具备开度指示功能,具备按照通过的流量和阀门压降计算确定开度值的条件。

补偿法除最末端用户外,每个热用户的调节阀只测量一次,节省人力;调节阀是在允许的最小压降下调节的,因而和比例调节法相比降低了供热系统循环水泵的扬程,从而节省循环泵的运行功率。

3.回水温度调节法

当管网配置、调节仪表、或技术人员等不具备条件,不能采用上述任一调节方法时,回水温度调节法就是唯一可以采用的初调节方法。该调节方法只需要一台红外线测温仪。在调节过程中,如果能结合比例调节法的原理,会适当提高调节速度。经过反复调整,该方法同样能够达到理想的调节效果。

4.初调节应注意的问题。

1)系统最大调节流量确定

2)几种特殊情况的调整

二、供热管网的运行调节

1.集中质调节:以供热量和用户在某室外温度下的热负荷相平衡为目的一种调节方式。只需在热源处改变网路的供水温度,管理简单,操作方便。网路循环水量保持不变,网路的水力工况比较稳定,不会因为调节导致用户水力失调。集中质调节适用于直联网,是目前应用最多的一种调节方法。但由于在整个供暖期中,网路循环水量保持不变,所以调节过程不节省输送电能。

2.分阶段改变流量的质调节。分阶段改变流量质调节需要在供暖期中按室外温度高低分为几个阶段。在室外温度较低的阶段中保持较大的流量,而在室外温度较高的阶段中保持较小的流量,在每一阶段内管网的循环水量保持不变,供暖调节采用改变管网供水温度的质调节。

3.量调节。

量调节方法以调节供热量和节电为出发点的一种调节方式。量调节按照流量的变化规律分为:固定供水温度的量调节和固定供回水温差的量调节,以及流量按指数变化规律的量调节和分阶段改变流量的质调节。

目前该方法流量变化规律采用等于热负荷的变化规律,和固定供水温度的量调节相比控制难度较大,但是不需要换热器面积的辅助调节。

4.间歇调节。

间歇调节一般在室外温度较高的初寒期和末寒期采用,作为一种辅助的调节措施,用于小型的直联网系统较普遍。

调节方法与阀门配置

当系统配置自力式流量控制阀时,热源调节不能采用变流量调节,那样会因近端用户自力式流量调节阀的动作,出现近热远冷的水平失调。

当系统配置自力式压差控制阀时,热源同样不能采用变流量调节。当主动量调流量小于用户的流量时,同样会引起系统的水平失调。

另外,在选用集中调节的方法时,一定要因时、因地制宜,根据每个供暖系统的实际情况,管网阀门配置和自动控制系统的配置、运行管理水平等灵活选用。在实际应用中,一个采暖期有时需要几种方法结合起来使用。

供热系统定压方式的选择

热水供热系统常见的定压方式有多种,如:膨胀水箱定压、补水泵定压、气体定压罐定压、蒸汽定压等。供热系统定压方式的选择应考虑下列因素:定压点的位置、系统压力允许波动范围、突然停电的危害程度、初投资和运行费用、系统规模的大小、热媒温度等因素。

a、膨胀水箱定压

b、补水泵定压

c、气体定压罐定压

d、蒸汽定压

e、用一次网回水给二次网定压补水

换热器、水泵的选择

换热站以蒸汽、高温热水为热源,利用各种类型的换热器,进行间接换热或直接加热,经热网循环水泵将热水供给热网系统各用户。所以,换热站的设计必须遵循国家能源政策,遵守有关规范和安全规程,合理推行热能综合利用,保护环境,选用成熟可靠、技术先进的换热设备。

一、换热器的选择

(一)换热器的类型

换热器一般可分为间壁式换热器和直接混合式换热器。间壁式换热器在供热系统中,因高低温两种热媒互不掺混,一、二级网具有不同的压力而运行管理方便,可靠性好,技术经济性高等优点而被城市集中供热普遍采用。

间壁式换热器根据换热面形状可分为螺旋管壳式换热器、等截面不等截面板式换热器 、浮动盘管换热器、容积式换热器等。

1.管壳式换热器:

优点:耐温耐压能力强、结构简单,造价低,流通截面宽,易清洗。

缺点:传热系数低,占地面积较大。

2.板壳式换热器:

优点:耐温耐压能力强、易于大型化、传热系数大,换热面积大、结构紧凑。

缺点:不能拆卸清洗。

3.容积式换热器:

优点:易清垢,有清水功能能用于有热水负荷的要求。

缺点:传热系数更低,占地面积大。

4.板式换热器:

优点:传热系数很高,结构紧凑,适应性大,拆洗方便,省管材。

缺点:易堵塞,对水质要求高。

5.螺旋板式换热器:

优点:传热系数较高,流通截面较宽,不易堵塞。

缺点:不能拆卸清洗。

(二)换热器的选择原则:

1.换热器的容量和台数应根据热负荷调节并按照最不利工况进行选择,一般不设备用。但一台换热器停用时,其余的应满足60~75%热负荷的需要。通常供热面积在5万平米以下选择一台,10万平米以下2台,15万平米以下3台。20万平米以上3~4台。

2.换热器应满足热媒(一、二次)的工作压力、温度等参数的要求,以保证热网系统安全可靠的运行。

3.当采用板式换热器时,单台的板片数不宜太多或太少;从造价和维修的角度看,控制在50-100片较宜;考虑到橡胶垫片的耐温性,板式换热器的介质温度不宜高于180℃。

4.单台换热器应综合考虑传热系数和流动阻力。

(三)换热器传热系数推荐值概略范围

(1)管壳式换热器的传热系数K的一些概略数值,可按表16-6查得。

(2)螺旋板式换热器传热系数K推荐概略值:

汽水换热器(逆流) K=1510~1750 W/(m2·K)

水水换热器(逆流) K=2100~2330 W/(m2·K)

(3)板式换热器传热系数K推荐概略值

水水换热器(逆流) K=3490~6000 W/(m2·K)

二、循环泵的选择

循环水泵在供热系统中所占比例,无论是容量还是设备数量都是很大的,运行中的问题也比较多。因此,正确选择、合理使用和管理,对于确保正常供热和提高经济效益是十分重要的。选择的原则是:设备在系统中能够安全、高效、经济地运行。选择的内容主要是确定它的型式、台数、规格、转速以及与之配套的电动机功率。

三、补水泵选择

1.闭式热力网补水泵的流量不应小于系统循环流量的2%;事故补水量不应小于供热系统循环流量的4%。

2.开式热力网补水量,不应小于生活热水最大设计流量和供热系统泄漏 流量之和。

3.补水泵扬程的选择计算与补水点和定压点(压力控制点)的相对位置有关。

4.闭式热力网补水泵不应少于两台,一般选择两台。

5.对于大型集中供热一级网系统,补水泵应考虑热源突然停止加热的事故补水量。

高低层建筑共建小区供热方案选择

在高低层建筑混合小区,供热系统可以有多种选择方案。但是对于特定的供热对象总存在一个最优的方案,便于实施,节省初投资和运行费用。

1.在低区供热系统有个别高层建筑需要供暖时,高层建筑室内采暖系统 宜设计成双水箱系统或其他双水箱变异式系统。此时在用户引入口,通过供水加压泵进行辅助供热是最好的选择。

2.在低区供热系统有个别高层建筑需要供暖时,高层采暖为非双水箱系统时,用户引入口宜采用供水加压、回水减压且在高区加压泵停电时,能够切断高低区系统的连接方式最省。

3.当低层建筑采暖系统的散热设备能够承受和高层建筑相同的静水压力时,热源采用旁通管定压系统最优。

4.当高、低层建筑都有一定的规模,高低层建筑供暖热媒温度相同时,可以在热源内分水器后对高区加压,集水器前对高区回水减压的四管制分别高低区进行供热。

5.当高低区建筑都有一定的规模,高低区采暖系统热媒温度不同时,可以采用独立设置热源,四管制供热的方式。

地暖、散热器用户共建小区供热方案选择

同一建筑小区既有散热器供暖系统又有地板辐射供暖系统的情况也越来越多,这就对小区热力站的设计提出了更高的要求。目前这种混合小区的供热系统有三种设计方法。

1、对于散热器用户为主要用户,有少量地暖用户的供暖小区,热源及管网按照散热器用户设计,地暖用户采用散热器用户的回水供给;当散热器用户回水不能满足要求时,在地暖用户入口采用水-水喷射泵;当水-水喷射泵不能满足使用要求时,采用混水泵的连接方法。

2、当散热器用户为主,有一定量的地暖用户的供热小区,在站内设置一组换热器和集中设置混水泵四管制分别供给两种用户。

3、当地暖用户和散热器用户相当,站内设置两套独立的供热系统、四管制分别供给各种用户。



本文来源于谈机论电公众号,如有侵权,请联系删除

知识点:集中供热系统不同方案的比较

集中供热系统的形式



全部回复(0 )

只看楼主 我来说两句抢沙发
这个家伙什么也没有留下。。。

采暖供热

返回版块

20.38 万条内容 · 611 人订阅

猜你喜欢

阅读下一篇

非采暖季正确保养钢制暖气片方法

非采暖季的暖气片不是一关就可以不管了,而是需要好好的保养。下面,鲁本斯暖气片就带大家简单了解一下非采暖季正确保养钢制暖气片方法。 一、非采暖季满水保养 钢制暖气片需满水保养。因为钢制暖气片遇氧易发生氧化腐蚀。 二、定期清洁 经过一个采暖季的使用后,钢制暖气片表面不免有空气中的污物附着在表面,要用干净的抹布擦拭干净,不好擦时可醮少许肥皂水,然后再用清水抹布擦干净,不可以用有强腐蚀性溶液,也不可手尖锐锋利的物品刮擦,以免损害表面。

回帖成功

经验值 +10