土木在线论坛 \ 暖通空调 \ 制冷技术 \ 冷水机组维修保养

冷水机组维修保养

发布于:2023-03-10 10:07:10 来自:暖通空调/制冷技术 [复制转发]

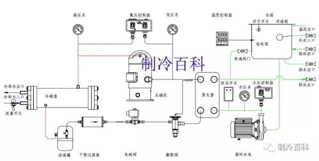
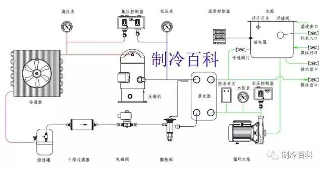
一、冷水机的工作原理:工业冷水机组由三个相互关联的系统组成:制冷剂循环系统、水循环系统、电器自控系统。



制冷剂循环系统:蒸发器中的液态制冷剂吸收水中的热量并开始蒸发,液态制冷剂亦完全蒸发变为气态后被压缩机吸入并压缩,气态制冷剂通过冷凝器吸收热量,凝结成液体,通过热力膨胀阀(或毛细管)节流后变成低温低压制冷剂进入蒸发器,完成制冷剂循环过程。


图片


二、制冷系统基本组成 :


压缩机:压缩机是制冷系统中的核心部件,作用是将输入的电能转化为机械能,压缩制冷剂。

    

冷凝器:在制冷过程中冷凝器起着输出热能并使制冷剂得以冷凝的作用。从制冷压缩机排出的高压过热蒸气进入冷凝器后,将其从蒸发器和制冷压缩机中以及在管道内所吸收的热量都传递给周围介质(水或空气)带走;制冷剂高压过热蒸气重新凝结成液体。


贮液器:贮液器安装在冷凝器之后,与冷凝器的排液管是直接连通的。冷凝器的制冷剂液体应畅通无阻地流入贮液器内,这样就可以充分利用冷凝器的冷却面积。另一方面,当蒸发器的热负荷变化时,制冷剂液体的需要量也随之变化,那时,贮液器便起到调剂和贮存制冷剂的作用。

 

干燥过滤器:在制冷循环中必须预防水分和污物(油污、铁屑、铜屑)等进入,如果系统中的水分未排除干净,当制冷剂通过节流阀(热力膨胀阀或毛细管)时,因压力及温度的下降有时水分会凝固成冰,使通道阻塞,影响制冷装置的正常运作。


热力膨胀阀:热力膨胀阀在制冷系统中既是流量的调节阀,又是节流阀,在制冷设备中安装在干燥过滤器和蒸发器之间,它的感温包是包扎在蒸发器的出口处。其主要作用是使高压常温的制冷剂液体在流经热力膨胀阀时节流降压,变为低温低压制冷剂湿蒸气(进入蒸发器,在蒸发器内汽化吸热,而达到制冷降温的目的。


蒸发器:蒸发器是依靠制冷剂液体的蒸发来吸收被冷却介质热量的换热设备。它在制冷系统中的功能是吸收热量(或称输出冷量)。为了保证蒸发过程能稳定持久的进行,必须不断的用制冷压缩机将蒸发的气体抽走,以保持一定的蒸发压力。


制冷剂:R22作为制冷剂。它的作用是携带热量,并在状态变化时实现吸热和放热。


四、水循环系统:水循环系统是由水泵将水从水箱抽出到用户需冷却的设备,冷冻水将热量带走后温度升高,再回到冷冻水箱中。


五、电器自控系统:

  • 电器自控系统包括电源部分和自动控制部分。

  • 电源部分是通过接触器,对压缩机、风扇、水泵等供应电源。

  • 自动控制部分包括温控器、压力保护、延时器、继电器、过载保护等相互组合达到根据水温自动启动和停止,保护等功能。


(点击图片放大观看效果更佳)

图片
图片
图片
图片



六、工业冷水机运行前的工作 :将机器安装在坚固的场所,为了便于操作和检修,机器四周须有1米以上的空间,周围无热源、有害气体、蒸汽及可燃性气体,以保证不受机器污染和安全运行。


机器应放置在距离电源、补给水源较近的且配线方便的地方,机器周围应设有排水管道,机器若露天放置应架设防雨、防晒棚。


安装机器的场所应注意通风并应配置排风设备,以保证机器周围温度不超过35℃;严寒地区,需保证机器周围温度不低于零度,以免冻坏机器。

与机器连接的管道尺寸规格应参照技术参数表的规定,不可任意改变。

 

电源连接 :把一端已连接在控制部开关上的附属电源线(5m)接到动力电源上,此时必须连接接地端子(E),否则会因为误操作及因漏水,漏油事故而发生触电的危险。


机器供水 :关闭水箱排水阀 ,打开水源阀、供水阀、冷水输出阀、冷水输入阀。

对于冷却水和冷媒水的水温、流量,用户都应根据技术参数表上提供的数据,否则将造成机器不能正常工作。


机器运转前的检查 :

  • 检查模具的进、出口阀门是否均打开。

  • 检查冷水箱内的水量是否充足,补水、供水是否正常。

  • 检查整个配管系统水量是否充足,空气是否排净。

  • 检查供电电压是否正常。

  • 检查地线是否牢固接上。


七、冷水机组检查与故障


(点击图片放大观看效果更佳)

图片
图片
图片
图片
图片
图片
图片


冷水机组检查与保养


图片



本文来源于网络,如有侵权,请联系删除

知识点:冷水机组维修保养

中央空调冷水机组:结构、运行参数、工况



全部回复(0 )

只看楼主 我来说两句抢沙发
这个家伙什么也没有留下。。。

制冷技术

返回版块

14.67 万条内容 · 883 人订阅

猜你喜欢

阅读下一篇

制冷机组常见十大售后维保问题

一、回液 1、对于使用膨胀阀的制冷系统,回液与膨胀阀选型和使用不当密切相关。膨胀阀选型过大、过热度设定太小、感温包安装方法不正确或绝热包扎破损、膨胀阀失灵都可能造成回液。 2、对于使用毛细管的小制冷系统而言,加液量过大会引起回液。 3、蒸发器结霜严重或风扇故障时传热变差,未蒸发的液体会引起回液。 4、冷库温度频繁波动也会引起膨胀阀反应失灵而引起回液。

回帖成功

经验值 +10