在解释制冷原理之前,首先我们来看一些生活中与制冷相关的常见现象:将酒精擦到皮肤上,会感到凉爽,说明通过蒸发能制冷。把水抹到皮肤上,也有凉意,没有酒精明显。因为酒精比水更容易蒸发,蒸发得更快,说明蒸发越快制冷越好。
洗晒的衣服,夏天比冬天容易干,因为夏天温度高,蒸发得快。说明温度越高蒸发越快。在青藏高原烧水,90度就沸腾蒸发了。因为青藏高原地势高,压力低。说明压力越低蒸发越快。

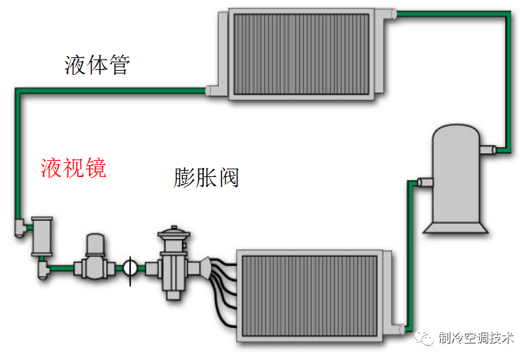
由压缩机、冷凝器、蒸发器、膨胀阀四个基本部件组成。

我们用一张图来表现它们制冷剂状态的变化。

我们可以大概归纳总结为:两个控制,两个转换。

1、压缩机
吸入蒸发器内蒸气,维持其低温低压;压缩出高压、高温蒸气。为什么要压缩?因为制冷剂要回收再利用。如不压缩,直接排入冷凝器。常温已高于制冷剂沸点温度,无法冷却、冷凝成液体。
[压力越高,沸点越高;压力越低,沸点越低]。只有通过提高制冷剂的压力,使制冷剂的凝结点(沸点)高于室外温度,才能让制冷剂向室外散热,温度降低,制冷剂凝结成液体。

2、冷凝器
将压缩机排出的高温高压蒸气冷却成液体;释放出的热量被水或空气带走。可分为水冷式、空气冷却式、水和空气混合冷却式三种类型。

空调冷凝器大多采用翅片盘管式结构,为提高换热效率常将铝合金翅片压成各种形状,以增加换热面积。

3、节流装置
当制冷剂流体通过一小孔时,一部分静压力转变为动压力,流速急剧增大,成为湍流流动,流体发生扰动,摩擦阻力增加,静压下降。

节流阀主要作用:节流降压;调节流量,使流体达到降压调节流量的目的。
3.1、毛细管特点:
无运动件、结构简单;无储液器,充入的制冷剂量小;停机后的高低压基本相同,便于启动;工作的准确程度差;小型空调或冰箱上运用。缺点:供液量不能随工况变动而调节。
3.2、热力膨胀阀特点:
又称感温式膨胀阀,接在蒸发器的进口上,器感温包紧贴蒸发器的出口管上。膨胀阀另外一个作用:保持一定过热度、防止液击和异常过热。

内平衡式热力膨胀阀是在内部将蒸发压力传递到膜片。外平衡式热力膨胀阀是膜片下面,感受到的是蒸发器出口压力。?

制冷系统若蒸发器的压降较高,应当使用带外平衡的膨胀阀。外平衡式热力膨胀阀比较准确的控制蒸发器的出口过热度,充分的利用蒸发器的换热面积,提高机组能效
3.3、电子膨胀阀:
是一种新型的控制元件,其节流装置采用了微处理器控制。使用在变频式空调器制冷系统中,适应精确、高速、大幅度调节负荷的需要。当然,现在冷冻冷藏也有很多使用电子膨胀阀。

电子膨胀阀采用电子膨胀阀进行蒸发器出口制冷剂热度调节,可以通过设置在蒸发器出口的温度传感器和压力传感器,来采集过热度信号,采用反馈调节来控制膨胀阀的开度;也可以采用前馈加反馈复合调节,消除因蒸发器管壁与传感器热容造成的过热度控制滞后,改善系统调节品质,在很宽的蒸发温度区域使过热度控制在目标范围内。
3、蒸发器
将液体蒸发成气体;吸收热量。由于蒸发器的翅片间会不断产生冷凝水,阻碍空气的流动,所以蒸发器的片距比起冷凝器要大些,此外蒸发器翅片的表面还要进行亲水处理(亲水铝箔),以降低冷凝水的表面张力,使空气气流通截面积增大。

5、四通阀
用于热泵型空调器的部件。空调器在冬季作制热运行时,室内侧热交换器作为冷凝器工作,而室外侧热交换器作为蒸发器工作,这正好与空调器夏季制冷时相反,这就要求制冷剂流动方向也要相反。
而制冷剂反向流与毛细管组合成特别的通路来适应冬季、夏两种差异的运行工况。四通换向阀由先导阀、主阀和电磁线圈组成。

6、双向电磁阀
双向电磁阀是用于制冷系统中执行“通断”操作的自控阀,可以控制制冷剂的流量和流向。双向电磁阀有两种,一种是两个端口在同一方向上的通用电磁阀,另一种是两个端口互相垂直的专用旁通电磁阀

电磁阀串联在膨胀阀前的液体管道上,压缩机开机时,接通系统管路;压缩机停机时,自动切断液体管路,阻止制冷剂液体继续流向蒸发器,防止蒸发器内充满液后,压缩机再次启动时造成液击现象,产生溢液事故。
电磁旁通阀夏季用于除湿;高温天减负荷运行,而且减负荷启动运行,冬季也可以用于除霜。
7、单向阀
单向阀是只允许制冷剂单方向流动,装在管路中防止制冷剂气体或液体倒流,故又称止逆阀。单向阀又可分为球形阀和针形阀 。

冷暖空调机中,单向阀与四通阀配合使用,用来安全有效地切换制冷剂的流向。单冷式空调中,为了防止压缩机停机时制冷剂由冷凝器回流进入压缩机引起液击,常在靠近压缩机的排气管上安装单向阀。
7、截止阀
截止阀是一种管路关闭阀,以手动控制启闭阀芯来控制流动介质的通过与截止。用于管路末端, 连接各类检测仪器仪表及系统充注与排放;用于管路中, 切断流体流动。截止阀按结构可分为二通截止阀和三通截止阀。

8、干燥过滤器
吸收制冷系统中的水分,阻挡系统中的杂质使其不能通过,防止制冷系统管路发生冰堵和脏堵。

系统最容易堵塞的部位是毛细管(或膨胀阀),因此干燥过滤器通常安装在冷凝器与毛细管(或膨胀阀)之间。
9、气液分离器(储液器)
是使气态制冷剂与液态制冷剂分离,防止压缩机液击,储存制冷循环中的制冷剂液体,根据负荷变化调节供液量。

9、液视镜
安装在液体管线中,膨胀阀的上游,通过它可以观察液态制冷剂的流动情况,以及确定制冷剂中有无水分,视镜中显示的颜色由绿变黄。

10、吸气管干燥过滤器
主要保护压缩机,因为现场安装不同于工厂,现场环境复杂,洁净程度差,所以最好能在吸气管安装干燥过滤器。压缩机的成本比较高,在吸气管装一个可拆卸的干燥过滤器来保护压缩机是值得的。


12、轴流风扇
轴流风扇的作用是冷却冷凝器,一般装在室外看,可将冷凝器中散发的热量强制吹向室外。特点是效率高、产风量大、造价低,省电。缺点是风压较低,噪声较大。

13、贯流风扇
贯流风扇通常应用咋分体壁挂式空调器室内机组中。叶片采用向前倾斜式,气流沿叶轮径向流入,贯穿叶轮内部,然后沿径向从另一端排出。

14、油分离器
压缩机的排气口排出高温高压的气体,其成分实际为制冷剂与冷冻油混合气体。冷冻油通过油分离器底部的毛细管直接回到压缩机,减少管路系统中冷冻油的循环量。



加热带作用是防止压缩机在启动及运转过程中产生液压缩。压缩机加热带送电,可将压缩机内存在的液态冷媒提前蒸发,保证压缩机的使用寿命。
本文来源于网络,如有侵权,请联系删除
知识点:最全最详细的空调原理与各部件功能解读
0人已收藏
0人已打赏
免费0人已点赞
分享
中央空调
返回版块30.71 万条内容 · 849 人订阅
回帖成功
经验值 +10
全部回复(0 )
只看楼主 我来说两句抢沙发