许多消费者在安装这套系统时
会疑惑为什么一定要配置缓冲水箱
缓冲水箱在系统中究竟起着怎样的作用呢?
又该如何选择合适的缓冲水箱容量呢?
缓冲水箱其实就是串联在中央空调系统中,增加小型系统的水容量,存储冷量或热量,有效地解决系统过小所带来的负荷波动和主机频繁的启动问题,从而达到延长设备寿命和节能省电的目的。
由于空气源热泵
两联供系统环路中的循环水量有限,引起主机在很短的时间内达到设定温度,主机就会停止工作,然后又会在很短暂的时间内,水温达到主机的启动条件,主机又开始启动。主机这样频繁启动会大大减少其使用寿命,而且主机在启动时最为费电,所以也增加了能耗。
系统加装缓冲水箱后,相当于增加了系统水容量,系统温度变化平稳了,主机启动次数自然减少,其使用寿命大大延长,还节能省电。

在冬季使用时,尤其在-3℃~5℃之间,空气源热泵主机容易结霜。除霜对室内温度的影响是个很头痛的问题,因为机组在反向制冷时需要消耗管道内的热量,如果水系统的水量少,那么除霜时间会拉长,会造成管道内水温较低,导致室内温度的波动。
如果系统装有缓冲水箱,那么在除霜过程中,因为水箱内有一定的温度,这样可以在短时间内完成化霜,并且消耗热量也小,避免了因为主机除霜而造成室内温度的波动变化,保证系统的稳定运行。

空气源热泵两联供系统运行时,水温高低反复会产生气体,如果这些气体不及时排出,会造成系统不稳定,可能导致流量开关经常报警或主机高压保护报故障,甚至损坏水泵等其他部件。
将缓冲水箱接入回水管,水管连接是上进下出,这样水中的气体会积存在水箱上部空间,闭式系统内的压力会自动强制将气体从上部的排气阀排出,这样的话缓冲水箱底部出水口接入水泵的吸水口因为没有气体,所以不但能够保护水泵的叶轮,还可以降低报故障率,保证系统正常运行。

空气源热泵两联供系统是闭环系统,而各地水质差别比较大,时间长了管道里的水会形成水藻泥,再加上水中其他杂质慢慢积少成多,可能导致系统堵塞,从而导致系统水流量不够,主机频繁报故障。
如果系统加装缓冲水箱,这些杂质会通过循环慢慢积存到缓冲水箱底部,系统中的水质会更好,缓冲水箱底部设有排污阀,清洁起来很方便。

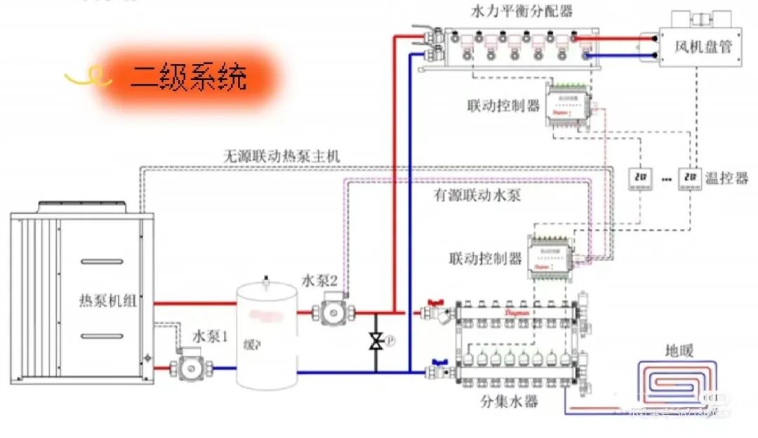
缓冲水箱在水机两联供系统中还有一个名字——耦合罐,主要解决系统水力平衡问题,将系统中不同循环管路分开,使所有循环管路互不影响,这也是我们常说的二次系统,主机和水箱是一个独立的循环系统,水箱和末端是一个独立的循环系统,主机和末端没有直接联系,主机只对水箱加热,达到设定温度就停止启动,不会受到末端影响,大大增加了主机的稳定性。

仅仅知道缓冲水箱的作用还不够
想让水箱在系统中发挥应有的作用
水箱的选型非常重要
空气源热泵两联供系统分为一次系统和二次系统。
一
次系统即热泵主机到末
端之间仅有一个泵(一般为主机内置泵),通过串联水箱来提升系统水容量,相对到达节能和系统的稳定。当住宅面积较大,系统内置泵无法满足需求时,建议采用二次系统。
二次系统即热泵主机和水箱循环,水箱和末端循环,实现了末端与热源的隔离,大幅提升了系统和热源的稳定性。
首先计算系统稳定所需水量,设为M1,则
M1=QT/(C△T)
Q——主机制热量(KW)
T——化霜时间(S),空气源热泵机组化霜时间为3-8min,取4min来计算缓冲水箱容积。
C——水的比热容,取4.187(kJ/kg℃)
△T——供水温度允许下降的最大值,取3℃
系统实际水量设为M2,则
M2=πr?hxL
πr?h——管道每米水容量,π取3.14,r是管道内径的半径,h取1米
L——系统管路总长(m)
二次系统缓冲水箱容量选择考虑系统效率所能到达高度的稳定水流量,而一次系统缓冲水箱选择只需保证系统最小水流量,一般建议一次系统的缓冲水箱容量选择比二次系统略小一点,按经验值为3~5L/KW主机制冷量来选配即可。
本文来源于蜂窝暖通公众号,如有侵权,请联系删除
知识点:空气源热泵两联供系统中,为什么要加缓冲水箱?
全部回复(0 )
只看楼主 我来说两句抢沙发