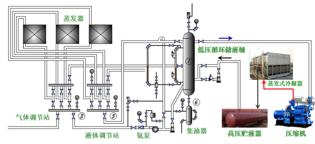
典型氨蒸汽压缩式制冷系统设备构成(氨泵供液)

典型氟利昂蒸汽压缩式制冷系统设备构成

多联式空调机的应用


有室外机的调温型冷冻除湿机

优点
安装方便,不需要其它配套设施
占地面积小
适用于湿冷季节
局限
由于受蒸发温度限制(防结霜),只能处理温度较高环境的除湿问题
水冷式冷水机组—蒸气压缩式冷水机组

水冷式冷水机组—多机头活塞机

水冷式冷水机组—离心式冷水机组

水冷式冷水机组—多机头螺杆机

冷凝热回收制取生活热水的冷水机组— 吸收式冷水机组

三热源系统
以蒸汽或热水为动力热源

单效与双效机组
单效:热源以热水居多
双效:热源以蒸汽居多
水源热泵
种类:
水源热泵;
供冷与供热运行时,蒸发器和冷凝器的位置不变;
倒换水路换向阀,实现供冷、供热功能转换;
水路倒换可能导致换热器内部结垢、存砂,故需要进行水路隔离(水处理);
地源热泵;
水环热泵
实质:
都是水源热泵(从设备层面看都是水源热泵,从热源层面看都是地源热泵,相应国标规定)。
以江、河、湖、地热水作为能源




地源热泵:水平、垂直敷设地藕管路

水环热泵机组系统

一体化直燃吸收式冷热水机组


本文来源于网络,如有侵权,请联系删除
知识点:制冷系统是怎么构成的?
相关推荐:
0人已收藏
0人已打赏
免费0人已点赞
分享
制冷技术
返回版块14.67 万条内容 · 883 人订阅
阅读下一篇
什么是“二次供水”,安全隐患又有哪些?什么是“二次供水”和“二次供水设施” 当民用与工业建筑生活饮用水对水压、水量的要求超过城镇公共供水或自建设施供水管网能力时,通过储存、加压等设施经管道供给用户或自用的供水方式,称为二次供水。 为二次供水设置的泵房、水池(箱)、水泵、阀门、电控装置、消毒设备、压力水容器、供水管道等设施,称为二次供水设施。 也可以说,供水企业市政管网供水,在到达用户终端之前,经过用户所在小区储水、加压、净水设施,再供到用户水龙头的环节方式,就称为“
回帖成功
经验值 +10
全部回复(0 )
只看楼主 我来说两句抢沙发