对于空调大家都不陌生,空调制冷时外面的主机会排出热风;而婴儿游泳馆中使用的空气能热水器加热水过程中排出的是冷风,二者的工作原理恰好相反。那么空气能热水器的具体工作流程什么样的呢?
空气能热水器工作过程:进入蒸发器吸收热量前状态:低温低压的液体通过蒸发器吸收空气中的热量(气化)制冷剂变成低温低压的气体通过压缩机做功压缩变成高温高压气体经过换热器跟水交换热量变成低温高压的液体经过节流装置节流变成变成低温低压的液体进入蒸发器重复循环该过程.

常温型热泵热水机工作原理图

超低温型热水机组工作原理
系统结构原理图:

循环式热泵热水机组系统原理图

直热循环式热泵热水机组系统原理图

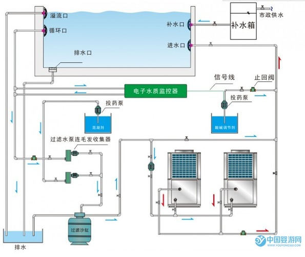
泳池、泡池、温泉热泵热水机组系统原理图

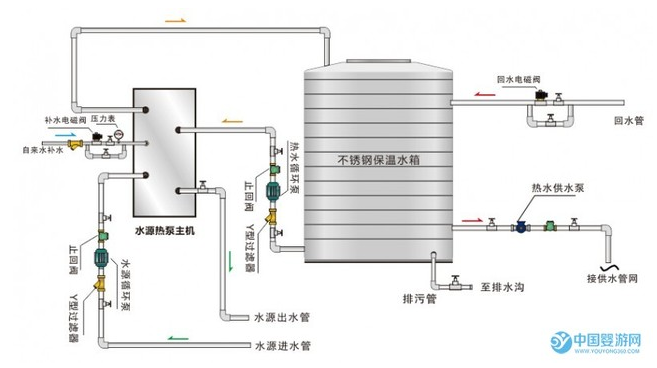
循环式水源热泵热水机组系统原理图

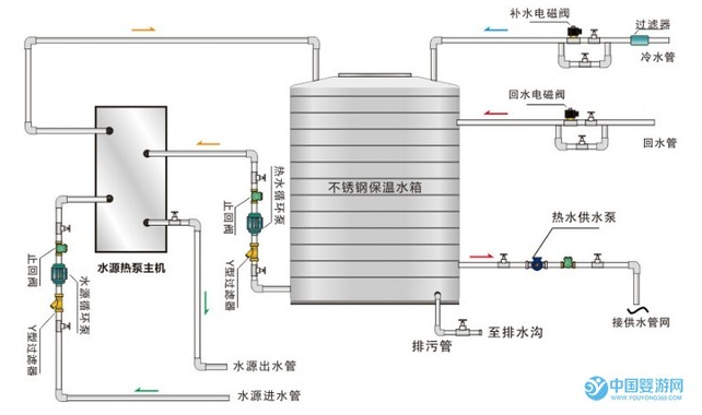
直热循环式水源热泵热水机组系统原理图

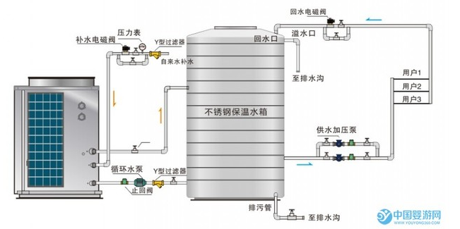
空气+水源热泵热水机组系统原理图
本文来源于网络,如有侵权,请联系删除
知识点:婴儿游泳馆空气能热水器工作原理图
相关推荐:
0人已收藏
0人已打赏
免费1人已点赞
分享
中央空调
返回版块30.71 万条内容 · 848 人订阅
阅读下一篇
缓冲水箱该怎样选择和匹配?缓冲水箱到底有什么作用?缓冲水箱作为热泵采暖安全系统中的一部分,对于运行中的主机有着减压和保护的作用。 它主要是串联在中央空调系统中增加小型系统的水容量,存储冷量或热量,有效地解决系统过小所带来的负荷波动和主机频繁的启动问题,从而达到延长设备寿命和节能省电的目的。 那么,在空调系统中,缓冲水箱到底有什么作用?缓冲水箱该怎样选择和匹配?
回帖成功
经验值 +10
全部回复(0 )
只看楼主 我来说两句抢沙发