热源塔型水源热泵机组,是以空气为热源,通过热源塔的热交换和热泵机组作用,实现制冷、蓄冰、供暖以及提供卫生热水等多种功能的产品。
冬天它利用冰点低于零度的载体介质,高效提取低温环境下相对湿度较高的空气中的低品位热能,实现低温热能向高温热能的传递,达到制热目的;
夏天由于热源塔的特殊设计,起到高效冷却塔的作用,将热量排到大气中实现制冷。
适用于长江以南地区冬季空调室外计算空气干球温度不低于-8℃,计算相对湿度不低于60%的气候条件(苏州-2.5℃,77%)。

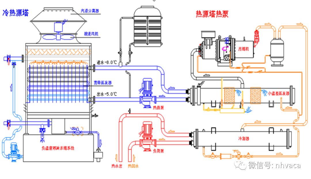
这就是热源塔热泵系统,左侧为夏季运行流程,完全和冷水机组的模式一样,右侧是经过阀门转换后转化为制热工况,大家注意通往热源塔进水温度为-3度,这个温度下水是要结冰的,所以里面添加了一些防冻剂,(甲醇、乙醇、乙二醇、水溶性酰胺和氯化钙、氯化钠等)。如果外界环境温度过低,防冻剂浓度增大,热源塔循环水的比热容会变小,换热效率降低,同时,因为浓度增大,溶液的粘度,密度等参数都有一定改变,这将导致水泵的扬程增大,功率增大。所以在温度低于-8时该系统不太适合。
热源塔的构成:

热源塔开启时,室外空气从4进风栅进入塔内,和肋片及盘管换热,从上侧2出风筒排出。当环境温度大于1℃时,盘管表面不会结霜,14凝结水控制装置开启,直接把冷凝水排走。环境温度低于1度时,冷凝水易在盘管表面结霜,这时就会启动17喷淋泵,关闭14冷凝水。浓溶液从16溶液池送至18喷淋器,把高浓度溶液喷在盘管上面吸收冷凝水,稀释后经15溶液控制阀回至溶液池。喷淋液会被风吹走,会被冷凝水稀释,存在飘失损失和结露损失。当溶液池内浓度低到一定程度时,自动加药装置会自动加药提高其浓度。当室外空气湿度较低时,喷淋液也会因蒸发导致浓度过高,也需要补充水分。
塔身:
风机:

换热器:

喷淋装置:

防冻、补水系统:

闭式热源塔:
循环介质一直都在管道内流动,不与外部空气相接触;
换热器为铜管、肋片;
喷淋装置主要用于喷洒防冻液,从而防止换热器表面结霜与结冰;
喷淋装置内的防冻液与循环介质并不混合。

闭式热源塔流程图:

开式热源塔:
循环介质在管道内流动,在塔内经过喷淋装置喷淋到换热器上,与空气直接接触;
换热器为填料(塑料、PVC、PP);
喷淋装置主要用于喷洒循环介质,从而循环介质与空气相接触。
开式热源塔流程图:
开式热源塔和闭式热源塔的比较:
开式热源塔 |
闭式热源塔 |
防冻液直接与空气接触,溶液温度易受外界气象条件变化的影响使其冰点不断变化,需要定期启动溶液浓缩装置,管理非常麻烦。 |
克服了以上缺点; 通过使空气逆向流过低温高效肋片换热器的表面,形成传热面与空气之间的显热和潜热交换; 由于闭式热源塔的高效换热器的管内防冻液依靠溶液泵强制循环,流动速度快,换热效率高。 |
热源塔热泵系统流程图:

这几个阀门就是用来切换热泵机组的制冷、制热工况的。小型热泵机组(涡旋式风冷模块、涡旋式水地源热泵)都是通过切换制冷剂管路上的四通换向阀自动切换冷热工况,而对于大型的热泵机组(离心式,螺杆式)由于蒸发器和冷凝器都结构差异较大,蒸发器和冷凝器不能通过简单的四通换向阀切换,只能通过外加阀门切换冬夏工况。
单制冷系统图:

单制热系统图:

单制热水系统图:

本文来源于网络,如有侵权,请联系删除
知识点:了解热源塔热泵系统
相关推荐:
0人已收藏
0人已打赏
免费0人已点赞
分享
采暖供热
返回版块20.38 万条内容 · 611 人订阅
阅读下一篇
新房装修是否装地暖?看完不会后悔~冬季的路上,行人裹着羽绒服、围着厚厚的围脖、戴着棉手套,依然在瑟瑟发抖。 而在室内,大家却穿着短袖,吃着雪糕,欣赏着窗外漫天飞舞的雪花。 这就是地暖的魔力! 武汉冬季虽然天气不算很冷,但依旧会遇到寒风刺骨的情况,那么家里新房装修的时候,要不要考虑装地暖呢? 我们首先来看看新房装地暖的优点: 美观大方 整个系统安装完毕后,室内不会有暖气片及其支管,不仅便于装修和家具布置,对于追求完美的朋友来说,寻求不影响房屋整体装修风格的供暖,这很重要!
回帖成功
经验值 +10
全部回复(0 )
只看楼主 我来说两句抢沙发