
暖通空调系统补水装置的作用,是保证采暖或中央空调水系统冷热介质(水),在系统内不倒空、不汽化、不超压,并保持有有一定供系统循环的压力,保证系统冷热交换稳定正常。目前暖通空调系统常用有以下几种定压补水装置:①.膨胀水箱定压补水装置;②.定压罐定压补水装置;③.变频泵定压补水装置;其他如连续补水泵补水、水射器补水、自来水直接补水等装置,因为其适用范围小或缺陷明显使用少,这里不做介绍。

原理:定压补水机组是在管网系统和管网补水泵之间增加了一台气压罐或膨胀水箱,同时在管道上增加电接点压力表,电接点压力表将直接显示管网的系统压力,当系统压力低于设置最小压力时,电接点压力表将传输信号给管网补水泵,管网补水泵开始工作;当系统压力大于设置最高压力时,电接点压力表将传输信号给管网补水泵,管网补水泵停止工作。在管网补水泵停止工作后,系统压力靠气压罐膨胀水箱来补偿,当管网系统压力下降时,气压罐膨胀水箱内的气体要自然膨胀,罐体内的水在气体压力下自动补入系统;当气压罐膨胀水箱内的水减小到一定程度,靠管网补水泵来实现增压,罐内的气体再次被压缩。如此往复的工作,实现对管网系统的稳压。 膨胀水箱定压补水装置 膨胀水箱定压原理:膨胀水箱定压原理是通过水箱容积的缓冲调节作用,通过水箱高低水位的控制,实现补水(溢流)的作用,以调节由于系统水温变化或泄漏引起的系统介质(水)的容积变化,保持其系统冷热媒介(水)压力的相对恒定。它是中小型系统和空调水系统常用的定压装置之一。膨胀水箱位置:膨胀水箱位置应该根据系统型式、作用半径、建筑物的高度、供水温度等具体因素来选择。其安装位置及高度不同,给系统产生的工况也不同。可靠的系统,其工况必须满足不汽化、不超压、不倒空,并有足够循环动力的要求。开式膨胀水箱将水箱设在系统的最高点,通常接在循环水泵吸水口的回水干管上。

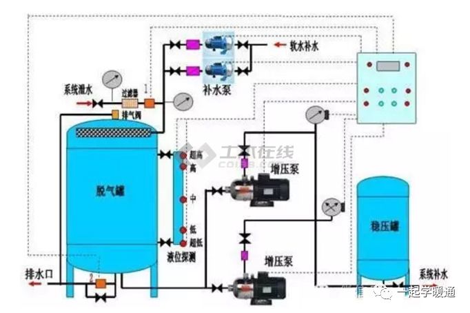
膨胀水箱型式的分类:分开式(高位)和闭式(落地) 闭式膨胀水箱容积计算:Vt=Vs(v2/v1-1-3αΔt)/(1-P1/P2) Vt—膨胀水箱容积:m3 Vs—系统水总容量:m3 v1—低温时水的比容,m3/Kg; v2—高温时水的比容,m3/Kg; α—线性膨胀系数,钢为11.7×10-6℃-1,铜为11.7×10-6℃-1 Δt—水系统中最大温差,℃(一般为5) P1—低温时水压力,KpaP2—高温时水压力,Kpa。P1、P2的确定:P1,箱体静压头+系统顶部的最小压力值P2,运行时最高压力开式膨胀水箱容积计算方法:Vp=αΔtVs Vp---膨胀水箱有效容积,m3α---水的体积膨胀系数,α=0.0006,1/℃ Δt---系统内最大水温变化值,℃Vs---系统内的总水容量,m3 说明:当水箱同时用于采暖和采冷时分别计算,取大值。特点:(1)优点:它具有装置简单、安全、少维护、运行费用低、压力稳定、不用电等;可以有效消除系统非正常工况下的超压。(2)缺点:对最高点有空间位置要求;系统有氧化腐蚀缺陷;不适应大面积以及高层、超高层建筑物需要。 定压罐定压补水装置 定压罐工作原理:定压罐定压,是在膨胀水箱基础上发展起来的一类定压补水装置,其原理同闭式膨胀水箱。当系统水温变化或泄漏引起水的容积变化时,由于气压罐内气体高压缩性的缓冲作用,使系统压力稳定在预设的压力范围内。如果系统压力下降至预设压力的下限时,由电接点继电器动作启动补水泵,使之向系统供水,直至压力达到预定的的压力上限值时止。若系统压力超过设定的最高压力值时,安全阀自行向软水箱或排水系统泄水降压。以维持系统的压力平衡。该装置由气压罐、补水泵、安全阀、电接点压力表、控制箱等组合而成。

系统中定压点压力确定:定压点压力的高低要考虑两个因素,一个是系统运行时任一点都不超压,二是系统停运时系统不倒空。如果定压点的压力过高,系统中的每一点的压力也就相应的增高,导致管道、阀门或设备等在高压下运行,出现强度破坏或疲劳损坏。压力设置太低,系统就会倒空出现气堵,而导致介质循环不畅。气压罐工作压力值按以下方法确定(推荐) (1)补水泵启动压力P1: P1=Po+0.005;“Po”系统最高点压力 (2)补水泵停泵压力P2:P2=(P1+0.1)/β-0.1β:工作压力比,一般取0.65~0.85 (3)安全阀开启压力P3: P3=P2+0.03式中压力(压强)计算单位均为“MPa” 气压罐总容积: V=Vt/(1-β) Vt-调节水量(m3),为补水泵3min的流量,且保持水箱调节水位不小于200mm。估算时取膨胀水量的一半。补水泵流量:补水泵流量(每小时)选择应不小于系统水容量的4%~5%。特点:(1)优点:布置灵活,不受高度的限制;实现设备集中控制管理,维修使用较方便;系统的氧化腐蚀减轻;较好地防止系统出现汽化及水击现象;适应大面积高建筑物的需要。(2)缺点:补水泵启动频繁,泵的寿命低;系统压力波动大,不能有效防止非正常情况系统超压的问题;不能断电能源浪费较大,运行费用高;体积较大占空间大。

变频泵定压补水装置 基本原理:变频调速定压补水装置,是在定压罐以后发展起来的,是变频调速技术和膨胀水箱技术的结合。其基本原理是根据传感器采集的系统的水压力变化,通过逻辑计算调整电源频率,平滑无级地调整补水泵转速,即调节补水量,以达到实现系统恒压点压力相对恒定的目的。该定压方式的关键设备是变频器。其工作原理是先把通用50HZ的交流电转为直流电,再通过变频器把直流电变换为所需频率的交流电。通过补水泵电源频率的改变,达到调节补水泵转速、调节补水量,从而达到调节系统水压力目的。

电机频率与转速的关系为:n=60f(1-S)/P或f=nP/60(1-S)式中:n一水泵交流电机转速;f一电源频率,Hz;S一转差率,一般为5%左右;P一电机的极对数。由上式可看出,当P、S一定时,水泵电机转速与输入电源的频率成正比;由水泵特性可知,水泵流量与转速成正比,所以调节电源频率即可直接调节补水泵流量,以调整系统内流体介质因为系统温度或泄漏等原因引起的压力变化。补水泵流量:补水泵流量(每小时)选择应不小于系统水容量的4%~5%。变频器的频率调节范围:一般调节范围为5~50Hz之间,也有使用高频电源变频器范围可以达到400Hz,但对变频器本身和电机要求高,不经济。实际使用中要根据特定系统具体情况,通过建立系统模型,计算系统(取样点)压力与补水泵执行频率的关系,并在调试过程中加以调整,最终实现系统水介质不倒空、不超压并维持一定运行工作压力的目的。变频器规格根据补水泵参数选择:用工控机更容易实现上述目的,采用变频调速技术和专用工控机(PLC)技术,对补水泵进行闭环控制。根据循环水系统中瞬时失水量的大小与相应的压力值两种参数,经工控机的模拟量模块处理后控制变频调速器,自动调节水泵转速,使循环水系统补水点压力恒定在系统的静水压线上,可达到压力波动小、更加节能的效果。特点:(1)优点:有定压罐的优点,但较定压罐解决了补水泵启动频繁,影响寿命,耗费电能多的问题;罐体的容积小占空间小;操作方便更人性化;适应大面积高层暖通空调系统。(2)缺点:设备贵投资大,针对各个体需建立频率与系统定压模型,对使用、调整、维修人员技术要求高;相对膨胀水箱耗能,受电源影响。






本文来源于网络,如有侵权,请联系删除
知识点:暖通空调系统定压补水装置的选用
相关推荐:
0人已收藏
0人已打赏
免费0人已点赞
分享
制冷技术
返回版块14.67 万条内容 · 883 人订阅
阅读下一篇
空调冷凝水提升泵的应用空调长时间运行积水就会增多,必须及时的进行排水,所以就有冷凝水管这个部件。因为水是往低处流的,如果不安装提升泵只能自然排水,这就要降低天花吊顶的高度,对于层高本来就不高的用户就会有压抑感。 对于家装场所,室内机一般都贴顶安装,几乎没有提升空间。提升泵的优势就发挥不出来了,带提升泵也就没有意义。比如下图,下图可以看出从室内机上方的冷凝水管接口到天花板几乎没有空间。 为了解决冷凝水管自然排水带来的层高压抑感等缺点,因为就有了冷凝水水提升泵。
回帖成功
经验值 +10
全部回复(0 )
只看楼主 我来说两句抢沙发