分类
按功能分:
常备式结构(装配式支架)
混凝土施工设备、预应力张拉设备、钢筋加工设备、模板设备
桩工设备、钻孔机、泥浆系统、挖泥(砂)机、浮运船
梁桥施工机械、拱桥施工机械、斜拉桥施工机械、悬索桥施工机械、桥梁检测机械
排水设备等。
按施工部位分:
基础施工机械设备
上部结构施工机械设备。
常备式结构:万能杆件、贝雷梁、军用梁、钢管支架等。
(一)万能杆件
钢制万能杆件又称拼装式钢脚手架,是用角钢制成的可拼成节间距为2m×2m的桁架杆件。
优点:通用性强,弦杆、腹杆及连接板等均为标准件,具有装拆方便、运输方便、利用率高,拼装成桁架、墩架、塔架、龙门架等形式,作为桥梁墩台、索塔施工的脚手架,或作为吊车主梁以安装各种预制构件,必要时还可作为临时桥梁的墩台和桁架。
(1)构造
三组成部分:
杆件(在拼装时组成桁架的弦杆、腹杆、斜撑)
连接板(连接各种杆件成需要的形状)
缀板(加强两肢、四肢角钢组合断面的整体性)。

类型:
甲型-----又称M型,铁道部门生产
乙型-----又称N型,
西安筑路机械生产的乙型(西乙型)。
西乙型:
万能杆件共有大小杆件24种,
杆件及拼接角钢零件9种、
节点板9种、缀片2种、填板1种、支承靴1种
普通螺栓2种。
表2—1所示。

(2)组拼
组拼成桁架:高度2m、4m及2m的倍数。
高度2m时,腹杆为三角形;
高度和宽度为4m时,腹杆为菱形;
高度超过6m时,多斜杆的形式。
桁架承载能力:荷载标准和跨度验算。可变更承载能力:
①变更组成杆件的杆件数目;
②变更杆件的自由长度;
③变更桁架的高度;
④变更桁架的数目;
⑤变更杆件组拼的结构形式。

(二)贝雷梁
贝雷梁是一种由桁架拼装而成的钢桁架结构?贝雷梁现有进口与国产两种。?
国产:桁节16锰钢,销子铬锰钛钢,插销弹簧钢制造,焊条T505X型。容许应力按应力提高30%,个别钢质杆超过时,不得超过其屈服点的85%。16锰钢拉应力、压应力及弯应力为273MPa,剪应力为208MPa;30铬锰钛钢拉应力、压应力及弯应力为110.5MPa,剪应力为585MPa;栓滚最大容许荷载为250kN,平滚每一滚子最大荷载为60kN。?
进口:材料屈服强度351MPa,容许应力按0.7×351—245MPa。销子与国产一样,桁架销子双剪状态允许剪力为550kN,弦杆螺栓允许剪力为150kN,允许拉力为80kN,摆动滚子(摇滚)最大容许荷载为210kN。 ?组成:桁架、桁架销、加强弦杆、横梁、支撑连接构件

1.桁架
桁架由上、下弦杆,竖杆及斜杆焊接而成。
拼装:将桁架螺栓或弦杆螺栓插入此孔内,使双层桁架或桁架与加强弦杆连接起来;支撑架孔用来安装支撑架,以加固上、下节桁架;风构孔用来连接抗风拉杆;端竖杆上的支撑架孔用来安装支撑架、斜撑和联板;横梁夹具孔用来安装横梁夹具。
2.销子(桁架销)
销子连接桁架,插保险插销,防止销子脱落。销子头有一凹槽,其方向与小圆孔相同。
3.加强弦杆
加强弦杆是为了提高梁的抗弯能力、桁架腹杆抗剪作用而与桁架弦杆平行连接的特殊弦杆构件。
4.横梁
横梁结构中部4个卡子用以固定纵梁位置,两端设短柱以连接斜撑。安装横梁时,将栓钉孔套人桁架弦杆横梁垫板上的栓钉,使横梁在桁架上就位。

(三)军用梁
六四式军用梁(俗称三角架),全焊构架、销接组装、单层或双层多片式、用于桥面体系的拆装式上承钢桁梁,是军用桥梁抢修的设备。
适用于跨长4m倍数的铁路标准跨度,也适用于按0.5m变换跨长的非铁路标准跨度。此种构件结构轻便,轮廓尺寸小,可以用普通载货汽车装运,用小型机具组拼,杆件种类少,便于拆装、互换。目前除用于军事铁路桥梁外,还普遍用于公路桥梁现浇支架、导梁组拼、临时便桥、无支架吊装的索塔结构等。
连接系构造。三大类:包括基本构件(含标准三角构架、端构架、标准弦杆、端弦杆、斜弦杆、撑杆等6种)、辅助端构架构件(长度为1.5m、2.5m、3.0m)、低支点端构架构件(长度为2.0m、3.0m)。
军用梁的配件也有11种,按用途分为主桁构件连接配件、连接系配件、桥面系配件以及支座四大类。

(四)、钢管支架(钢管脚手架)
钢管支架有扣件式、螺栓式和承插式三种连接方式。
扣件式特点:拆装方便,搭设灵活,能适应结构物平、立面的变化。
螺栓式:用螺栓连接代替扣件连接。
承插式:在立杆上焊以承插短管,在横杆上焊以插栓,用承插方式组装而成。
现列举几种典型的钢管支架如下:
1.WDJ碗扣式多功能钢支架
WDJ碗扣式多功能钢支架是一种先进的扣件式钢管钢支架,因其具有功能多、功效高、承载力大、安全可靠、便于管理、易改造等优点。
WDJ碗扣架构件主要有立杆、专用立杆、横杆、间横杆、斜杆、窄挑杆、宽调杆、脚手板、提升滑轮、斜道板、架梯、直角撑、立杆垫座、立杆可调底座、立杆可调托撑、立杆连接销、双可调早拆翼托一I型、双可调早拆依托一Ⅱ型、单可调早拆翼托一I型、单可调早拆依托一Ⅱ型等。


架设安装机具设备可分为:起重机具和架桥机两大类。
一、起重机具
1.扒杆
扒杆是一种简单的起重吊装工具。
种类:独脚扒杆、人字扒杆、摇臂扒杆和悬臂扒杆等。

2.龙门架
龙门架即龙门起重机,又称龙门扒杆或龙门吊机。?
龙门架在构造上由金属结构(包括桥架、起重小车架、支腿、驾驶室)、机构以及电气与控制系统组成。根据主梁的形式不同,分为单梁式和双梁式两种(图2—13);根据整机钢结构分为桁架式和箱形结构两种;根据支腿的形式,分为“八”字形(图2—13)、“C”形和“L”形等几种。也有在特殊情况下用的龙门架,只有一个支腿,另一端直接装钢轮,支承在厂房或仓库结构的轨道上。为了扩大龙门架的作业范围,桥架主梁常伸出于支腿之外,呈悬臂结构(图2一14),悬臂长度一般是桥架跨度的30%~40%。可以是双悬臂式(两端都伸出)或单悬臂式(只有一端伸出),以此来减小主梁的弯矩,减轻整机结构,有利于龙门架的装卸工作。


△回转式浮吊
4.浮箱
浮箱是重要的作业平台。中铁大桥局集团第七工程有限公司生产多用途浮箱,用来架设海上浮桥栈桥;快速搭设海上浮动码头;可架设公路带式桥、组拼成公路渡驳或与装配式公路钢桥组合架设公路高架浮桥;与铁路器材组合架设或拼组铁路浮桥、渡驳和浮墩;拼组浮吊、打桩船及钻井平台等各种水上工程作业平台,供水上施工、钻探等作业之用。
多用途浮箱(图2~18)是一种多用器材,由标准箱、首尾箱、岸边箱、铰接器、舾装件等五部分组成,可直接在水上用人力和简单工具拼装,操作十分简便,互换性能强。陆上运输时可使用普通载重汽车和铁路车辆整体运装,不超限,拼装成套后亦可在水上拖带航行。

5.缆索起重机
缆索起重机,是一种以柔性钢索作为大跨距支承构件,架设在施工区域上方,具有垂直运输和水平运输功能的特种起重设备,主要由主索、天线滑车、起重索、牵引索、起重及牵引绞车、主索地锚、塔架、风缆、主索平衡滑轮、电动卷扬机、手摇绞车、链滑车及各种滑轮等部件组成,被广泛用于桥梁工程、水利水电工程等的施工中。在吊装拱桥时,缆索吊装系还需配备扣索、扣索排架、扣索地锚、扣索绞车等部件。
缆索起重机分为固定式和移动式两种。
移动式根据移动形式又分为平移式和辐射式。 固定式具有两个固定支架,支架顶端有承载钢丝绳,起重小车支承在承载钢丝绳上,由牵引绳牵引移动。其作业范围是一条狭窄的带,大多是小型起重机,用于吊运量不大的或辅助工作。平移式的两个支架可在两条平行轨道上同步移动,其作业范围是起重机运移范围内的矩形空间,由于服务范围大,在桥梁建设、建筑施工和水利工程中用得较多。图2—20所示为平移式缆索起重机的支(塔)架实例。辐射式的一个支架固定,另一个支架可绕着固定支架作圆弧形轨迹的移动,其作业范围是一个扇形空间,适用于材料场中由一点集中送料到多处,或由多处运料到一点的场合。


6.汽车吊
汽车吊又称汽车起重机。它行驶速度高,越野性能好,适用于流动性大的作业场所。其工作区一般应在侧面和后方。但是起重机效率较低,不能配套双绳抓斗等使用,在散货装卸作业场合受到限制。
汽车吊的车轮采用弹性悬挂,行驶性能接近于汽车。它一般除在车头设有驾驶员室外,绝大多数还在转台(或转盘、回转台等)上设有起重机驾驶室。汽车吊采用内燃机作动力,其行驶传动都采用机械式,而起重机作业部分的动力传递则采用机械式、电动式、液压式几种。除小型汽车吊以外,为减小行驶时的外形尺寸,臂架都做成伸缩箱式结构或折叠式桁架结构。图2—21、图2—22所示,分别是25~65t汽车吊和90~600t汽车吊;图2—23所示,为150t汽车吊吊装桥梁预制件实例。


二、架桥机
目前,在我国使用的架桥机类型很多,其构造和性能也各不相同,最常用的有单梁架桥机和双梁架桥机两种类型;还有运梁车也是必不可少的架桥设备。?
1、单梁架桥机
单梁架桥机机轴重轻,对桥头线路无特殊要求,架梁时稳定性好;能依靠自身装置装梁、自行运梁,直接喂梁;机臂能升降、摆头、前后伸缩;可以在曲线上和隧道口架梁。图2—24所示为DL型单梁架桥机。该类型架桥机应用较多的是胜利型130t架桥铺轨机(SL一130)。
2、双梁架桥机
(1)双主梁钢结构架桥机


双主梁钢结构架桥机(JQⅢ系列),导梁采用双片钢桁架结构。结合贝雷梁的特点,单边主梁由两片垂直平行弦桁架,和两片水平平行弦桁架组成;垂直平行弦桁架的腹杆形式为菱形,水平平行弦桁架中的腹杆为斜杆式腹杆。?
特点:借鉴英制贝雷桁架结构的优点,质量轻、加工成本低,材料利用率高;刚度大,制造时容易控制变形,增加了梁的强度和水平刚度。由6节单元节组成单根导梁,每单元问采用销轴紧密连接,在遵循等强度原则设计的基础上,在中部进行加强以确保设备悬臂过孔中部弯矩与支座板力最大时的强度、安全性。?

(2)DF450型架桥机
DF450型架桥机如图2—26所示,为侧置双主梁式架桥机。主梁为矩形箱形断面,每主梁分为七段,各段用精制螺栓、节点板组合而成。该机可双向作业,传力明确、改善支腿受力,减轻了支腿尺寸与重量;活动支腿可相对于主梁作纵向移动,以适应架设不同跨度梁的需要;双箱形梁侧置式结构使得其横向稳定性较好,整机高度大大低于上置式箱形主梁式架桥机。

图2—26 DF450型架桥机(右图为厦门沧海大桥东引桥施工实例)
架桥机种类繁多,桥梁施工中所使用的不胜枚举,如:贝雷结构架桥机(图2—27)、三角桁架钢结构架桥机(图2—28),以及2005年获国家新型专利的高速铁路900t级箱梁运架设备JQ900型下导梁架桥机(图2—29)等。

3.DCY运梁车
DCY50型450t运梁车如图2—30所示;DCY指大吨位全液压运梁车,其运载能力为450t。

△图2—30 DCY50型450t运梁车、图2一29 JQ900型下导梁架桥机
混凝土是桥梁结构工程的重要材料,混凝土结构是桥梁的重要结构,其施工质量的好坏直接关系到结构的承载能力和耐久性能。
混凝土施工设备:混凝土搅拌机(站)、混凝土输送设备、混凝土振捣器等。
一、混凝土搅拌机
混凝土搅拌机是将一定配合比的水泥、砂石、水和外加剂、掺和料拌制成具有一定匀质性、和易性要求的混凝土拌和物的机械设备,也称混凝土拌和机。混凝土搅拌机按照进料、搅拌、出料是否连续,可分为周期作用式和连续作用式两大类。周期作用式混凝土搅拌机按其搅拌原理可分为自落式和强制式两种;连续作用式混凝土搅拌机由于拌和物在搅拌机内的搅拌时间比较短,一般都做成强制式的。
1.强制式混凝土搅拌机
强制式混凝土搅拌机的搅拌原理是:物料由于处于不同位置和角度的旋转叶片强制其改变运动方向,产生交叉料流而进行搅拌。其主要用于搅拌干硬性混凝土和轻集料混凝土,也可搅拌低流动性混凝土,具有搅拌质量好、生产率高、操作简便、安全等优点,但机件磨损大,适用于预制场使用。一般有涡桨式搅拌机、行星式搅拌机、卧轴式搅拌机(单轴、双轴)等类型,如图2一31~图2—34所示。

2.自落式混凝土搅拌机
自落式混凝土搅拌机的搅拌原理是物料由固定在旋转搅拌筒内的叶片带至高处,靠自重力下落而进行搅拌。其多用于搅拌塑性混凝土和低流动性混凝土,具有机件磨损小、易于清理、移动方便等优点,但动力消耗大,效率低,适用于施工现场。常用的有锥形反转出料搅拌机、锥形倾翻出料搅拌机等类型,如图2—35、图2—36所示。

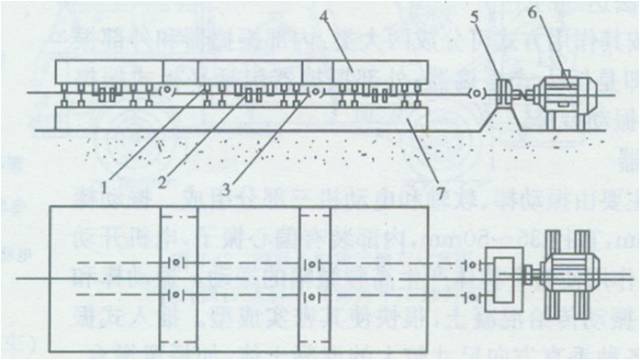
二、混凝土搅拌站(楼)
混凝土质量控制,工厂集中搅拌的预拌混凝土制度,所以除了小容量的搅拌机作为单机使用外,一般搅拌机都应作为搅拌站(楼)的配套主机。我国现行相关的国家标准规定,公称容量(也称为出料容量,即捣实后的混凝土体积)为150~350L的搅拌机,它由进料、搅拌、出料、供水、控制、底盘等部分组成,具有独立完成混凝土搅拌作业的功能。公称容量为500L及500L以上的搅拌机应配置成搅拌站(楼)。
混凝土搅拌站(楼)是由搅拌机及供料、储料、配料、出料、控制等系统及结构部件组成,用于生产混凝土拌和物的成套设备(图2—37、图2—38)。采用混凝土搅拌站(楼),便于对混凝土配合比作较为严格的控制,保证质量;有利于采用自动化技术,大大提高劳动生产率、节省劳动力、降低成本;无须在施工现场安装搅拌装置、堆放砂石、储存水泥,从而节约了场地,避免了原材料的浪费。? 混凝土搅拌站(楼)按照集料在混凝土生产流程中需要提升的次数分为混凝土搅拌楼和混凝土搅拌站。集料经一次提升而完成全部生产流程的称为混凝土搅拌楼,俗称单阶式,如图2—39所示。集料提升2次或2次以上的称为混凝土搅拌站,俗称双阶式,如图2—40所示。



混凝土搅拌楼(单阶式): 自动化程度高、效率高
结构高度大,需配备大型运输设备,一次性投资大、建设周期长、
适用于产量大的固定式;
混凝土搅拌站(双阶式)高度小,只需配备小型运输设备,投资小、建设快、平面布置灵活,但效率和自动化程度一般都较低,适用于中、小产量的拆装式和移动式,特殊情况下也可用于产量大的拆装式和移动式。
混凝土搅拌站(楼)四大部分组成:
物料供给系统、称量系统、搅拌主机系统和控制系统等。
(1)物料供给系统。组合成混凝土的砂子、石、水泥、水等几种物料的堆积和提升系统。砂和石料的提升,一般是以悬臂拉铲为主,另有少部分采用装卸机上料,配以皮带输送机输送的方式。水泥则以压缩空气吹人散装的水泥筒仓,辅之以螺旋机和水泥秤供料。搅拌用水一般用水泵实现压力供水。
(2)称量系统。
砂石采用累积计量,水泥单独称量,搅拌用水采用定量水表计量。
(3)搅拌主机系统。搅拌主机的选择,决定了搅拌站(楼)的生产率。常用的主机有锥形反转出料式、主轴涡桨式和双卧轴强制式等形式。
(4)控制系统。两种方式:一种是开关电路,继电器程序控制;另一种是采用运算放大器电路,增加了配比设定,落实调整容量变换等功能。近几年,微机控制技术开始用于控制系统,从而提高了控制系统的可靠性。
三、混凝土输送设备
混凝土的输送设备应根据结构物特点、混凝土浇筑量、运距、现场道路情况以及现有机具设备等条件进行选择。混凝土的水平运输,短距离多用手推车、机动翻斗车、轻轨翻斗车;长距离则用自卸汽车、混凝土搅拌运输车等。垂直运输可用各种升降机、卷扬机及塔式起重机等。此外,混凝土泵(车)是能同时完成水平运输和垂直运输的机械。本节对混凝土搅拌运输车、混凝土泵(车)作一简要的介绍。
1.混凝土搅拌运输车? 混凝土搅拌运输车(图2—41),是专门用于进行长距离输送混凝土拌和物的车辆。它是将运输的搅拌筒安装在汽车底盘上,把在预拌混凝土搅拌站生产的混凝土成品或经称量的原料装入搅拌筒内,然后运至施工现场,在整个运输过程中,混凝土的搅拌筒始终在作慢速转动,从而使混凝土在长途运输后,仍不会出现离析现象,以保证混凝土的质量。

△图2—41混凝土搅拌运输车实例
△图2—41混凝土搅拌运输车实例
混凝土搅拌运输车一般有两种输送工艺:集中搅拌相配合的搅拌输送工艺和集中配料相配合的搅拌输送工艺。前者搅拌运输车接受的是搅拌好了的预拌混凝土,在运往现场的途中,搅拌筒不断的低速(1~3r/rain)旋转,对混凝土拌和物进行搅拌,以防止混凝土拌和物发生离析和初凝。后者则是将经中心配料站称量的水泥、砂、石和水等原料装入搅拌运输车的搅拌筒内,然后在搅拌运输车驶向现场的途中,搅拌筒以6~10r/rain的转速进行搅拌;当浇筑现场距中心配料站较远时,可在驶近现场时再注水搅拌。? 混凝土搅拌运输车可按底盘形式、驱动形式、传动形式、多功能、搅拌筒布置等多种分类标准进行分类,图2—42所示为混凝土搅拌运输车示意图。


2.混凝土泵(车)
混凝土泵(图2—43)是利用压力沿管道将混凝土拌和物连续输送到浇筑地点的设备。它能同时完成水平输送和垂直输送,比起重机加吊罐等传统的浇筑设备效率高、劳动力省、费用低、质量好。混凝土泵的采用对保证混凝土拌和物的质量起到了检验作用,因为不可泵送的混凝土拌和物大部分也是不符合质量要求的。?
混凝土泵经过铺设管道输送混凝土拌和物,在管道末端有易弯曲的软管便于布料。但在中小型工地经常铺设和拆除输送管道很麻烦,为此发展了臂架式混凝土泵车。臂架式混凝土泵车(图2—44)是将混凝土泵和布料装置(布料装置由折叠式臂架和装在其上的输送管道,以及回转装置组成的)装在汽车底盘上,因此具有机动性强、布料灵活等优点。但是臂架式混凝土泵车结构复杂、价格昂贵,臂架长度受汽车底盘的限制,泵送距离和高度较小。


四、混凝土振捣器
混凝土拌和物浇筑之后,须经密实成型,才能填满模板、密实包裹钢筋、排除拌和物中的气体,使混凝土制品或结构具有一定的外形和内部结构,提高混凝土制品或结构的强度和耐久性。混凝土振捣器正是这样的使混凝土密实成型的设备,它借助动力通过一定装置作为振源产生频繁的振动,并将这种振动传给混凝土,以振动捣固混凝土。合理选择和正确使用混凝土振捣器,不但可以提高混凝土浇筑速度和质量,而且可以降低工程成本,改善劳动条件,是人工振捣无法达到的。混凝土振捣器按其作用方式可分成两大类:内部振捣器和外部振捣器。内部振捣器即是插入式振捣器;外部振捣器包括平板式振捣器、附着式振捣器和振动台等。

1.插入式振捣器
插入式振捣器主要由振动棒、软轴和电动机三部分组成。振动棒工作部分长约500ram,直径35~50ram,内部装有偏心振子,电机开动后,由于偏心振子的作用使整个棒体产生高频微幅的振动。振动棒和混凝土接触时,便将振动传给混凝土,很快使其密实成型。插入式振捣器主要用于振动各种垂直方向尺寸较大的混凝土体,如桥梁墩台、基础、柱、梁、坝体、桩及预制构件等。插入式振捣器可按工作原理分为偏心式和行星式两种类型,常见的型号有ZX50、ZXT0等。图2—45所示为插入式振捣器的一种。
2.平板式振捣器
平板式振捣器属外部振捣器,它是直接放在混凝土表面上移动进行振捣工作,适用于坍落度不太大的塑性、半塑性、干硬性、半干硬性的混凝土,或如水泥混凝土路面、平板、拱面等浇筑层不厚、表面较宽敞的混凝土捣固。平板式振捣器的构造,如图2—46所示。
3.附着式振捣器? 附着式振捣器也属于外部振捣器,其振动构造与平板式振捣器的工作部分相同。由于振动作业方式的不同,附着式振捣器是靠底部的螺栓或其他锁紧装置固定安装在模板外部(或滑槽料斗等),振捣器的能量是通过模板传给混凝土,从而使混凝土被振捣密实。附着式振捣器作用半径不大,仅适用于振捣钢筋较密、厚度较小等不宜使用插入式振捣器的结构。? 各种类型的附着式振捣器的构造基本相同,仅在外形上有所区别,图2—47所示即为附着式振捣器的构造示意。



4.振动台
振动台为一个支承在弹性支座上的工作平台,平台下设有振动机构。混凝土振动台是由电动机、同步器、振动平台、固定框架、支取弹簧及偏振子等组成。其工作时,振动机构作上下方向的定向振动。振动台具有生产效率高、振捣效果好的优点,主要用于混凝土制品厂预制件的振捣。图2—48所示为振动台的结构图。

我国预应力混凝土施工技术起步,迅速发展,预应力张拉成套设备得到了广泛的普及,桥梁建筑方面应用日趋广泛。
预应力张拉设备:预应力张拉千斤顶、预应力锚夹具、油泵车等。
预应力张拉工艺:先张法、后张法和电热法3种。
先张法即先张拉预应力钢筋,后浇筑混凝土。其工艺简单,关键是解决高强预应力钢材的张拉与锚固问题,不同钢材形式和性能,所需选取的张拉机具、锚固机具、放张方法的种类不同。
后张法即为先浇筑混凝土,后张拉预应力钢筋。此法是利用构件自身作为加力台座进行预应力筋的张拉,并用锚夹具将张拉完毕的预应力筋锚固在构件的两端;再在预应力筋的管道内压水泥浆,使预应力筋与混凝土黏结成整体。后张法主要是靠锚夹具来传递和保持预加应力的。
电热法是利用热胀冷缩的原理,在预应力钢筋中通过强大的电流,短时间内将钢筋加热,使钢筋随着加热温度的升高而伸长。当钢筋伸长到要求长度后,切断电源,锚固钢筋。随着温度的下降,钢筋逐渐冷却回缩。由于钢筋的两端已经锚固,不能自由冷缩,故这种冷缩在钢筋中产生拉应力;钢筋的冷缩力压紧构件的两端,使构件混凝土产生预压应力,从而达到预加应力的目的。
一、预应力千斤顶
预应力钢筋张拉设备,机械式、液压式和电热式3种。
按其作用形式分为:单作用(拉伸)、 双作用(张拉、顶锚)和三作 用(张拉、顶锚、退楔)3种;
按结构特点又可分为:拉杆式(YL型)、穿心式(YC型)、锥锚式(YZ型)和台座式(YT、型)4种。

?1、拉杆式千斤顶? 拉杆式千斤顶用于螺母锚具、锥形螺杆锚具、钢丝镦头锚具等。?
组成:主油缸、主缸活塞、回油缸、回油活塞、连接器、传力架、活塞拉杆等。
2.穿心式千斤顶
穿心式千斤顶是利用双液压缸张拉预应力筋和顶压锚具的双作用千斤顶。穿心式千斤顶适用于张拉带JM型锚具、XM形锚具的钢筋,配上撑脚与拉杆后,也可作为拉杆式千斤顶张拉带螺母锚具和镦头锚具的预应力筋。图2—50为JM型锚具和YC一60型千斤顶的安装示意图。系列产品有YC一20D,YC一60与
YC一120型千斤顶。大跨度结构、长钢丝束等引申量大者,用穿心式千斤顶为宜。
3.锥锚式千斤顶
锥锚式千斤顶
具有张拉、顶锚和退楔功能三作用的千斤顶,用于张拉带锥形锚具的钢丝束。
系列产品有:YZ一38,YZ一60和YZ一85型千斤顶。
组成:由张拉油缸、顶压油缸、退楔装置、楔形卡环、退楔翼片等。
工作原理:


4.台座式千斤顶
台座式千斤顶,即普通液压千斤顶。先张法施工中常常会进行多根钢筋的同步张拉,当用钢台模以机组流水法或传送带法生产构件多进行多根张拉,可用普通液压千斤顶进行张拉。张拉时要求钢丝的长度基本相等,以保证张拉后各钢筋的预应力相同,为此,事先应调整钢筋的初应力。图2—52是用液压千斤顶进行成组张拉的示意图。

二、预应力锚夹具
预应力锚从20世纪50年代至今,研制出多种形式,如交通部公路规划设计院研制的YM型锚具,中国建筑科学院研制的OM、XM型锚具,同济大学和柳州建筑机械厂研制的()VM新型锚具,性能都达到国际预应力混凝土协会(FIP)的标准,并且我国的预应力锚具也正向着大吨位、系列化、多品种方向发展。
先张法中锚固预应力钢筋用的工具称为夹具
后张法中锚固预应力钢筋用的工具称为锚具。
1.锚具
按结构形式分为:支承式、夹片式、锥塞式、握裹式。
我国采用最多的锚具是夹片式锚具和支承式锚具。
(1)支承式锚具
①螺母锚具。螺母锚具由螺丝端杆、螺母和垫板三部分组成。其适用于直径18~36mm的预应力钢筋,如图2—53所示。锚具长度一般为320mm,当为一端张拉或预应力筋的长度较长时,螺杆的长度应增加30~50ram。

②镦头锚具。
用于单根粗钢筋的镦头锚具一般直接在预应力筋端部热镦、冷镦或锻打成型。?镦头锚具也适用于锚固多根数钢丝束。钢丝束镦头锚具分A型与B型。其A型由锚环与螺母组成,可用于张拉端;B型为锚板,用于固定端。钢丝束镦头锚具的构造如图2—54所示。镦头锚具的优点是操作简便迅速,不会出现锥形锚易发生的“滑丝”现象,故不发生相应的预应力损失。这种锚具的缺点是下料长度要求很精确,否则,在张拉时会因各钢丝受力不均匀而发生断丝现象。镦头锚具用YC一60千斤顶(穿心式千斤顶)或拉杆式千斤顶张拉。?
平头、锥头

(2)夹片式锚具
①JM型锚具。JM型锚具为单孔夹片式锚具。JMl2型锚具可用于锚固4~6根直为12mm的钢筋或4~6束直径为12mm的钢绞线。JMl5型锚具则可锚固直径为15mm的钢筋或钢绞线。JM型锚具由锚环和夹片组成,其构造如图2—55所示。JM型锚具性能好,锚固时钢筋束或钢绞线束被单根夹紧,不受直径误差的影响,且预应力筋是在呈直线状态下被张拉和锚固,受力性能好。为此,为适应小吨位高强钢丝束的锚固,近年来还发展了锚固6~7根Ф5碳素钢丝的JM5—6型和JM5—7型锚具,其原理完全相同。

②XM型锚具。XM型锚具属多孔夹片锚具,是一种新型锚具。这是在一块多孔的锚板上,利用每个锥形孔装一副夹片夹持一根钢绞线的一种楔紧式锚具。这种锚具的优点是任何一根钢绞线锚固失效,都不会引起整束锚固失效,并且每束钢绞线的根数不受限制。XM型锚具由锚板与三片夹片组成,如图2—56所示。它既适用于锚固钢绞线束,又适用于锚固钢丝束;既可锚固单根预应力筋,又可锚固多根预应力筋。XM型锚具具有通用性强、性能可靠、施工方便、便于高空作业的特点。

③QM及OVM型锚具。QM型锚具也属于多孔夹片锚具,它适用于钢绞线束。该锚具由锚板与夹片组成,如图2—57所示。QM型锚固体系配有专门的工具锚,以保证每次张拉后退楔方便,并减少安装工具锚所花费的时间。

(3)VM型锚具是在QM型锚具的基础上,将夹片改为二片式,并在夹片背部上部锯有一条弹性槽,以提高锚固性能。
④BM型锚具。BM型锚具是一种新型的夹片式扁形群锚,简称扁锚。它是由扁锚头、扁形垫板、扁形喇叭管及扁形管道等组成,构造如图2—58所示。扁锚的优点是:张拉槽口扁小,可减小混凝土板厚,便于梁的预应力筋按实际需要切断后锚固,有利于减少钢材;钢绞线单根张拉,施工方便。这种锚具特别适用于空心板、低高度箱梁以及桥面横向预应力等张拉。

(3)锥塞式锚具
①锥形锚具。锥形锚具由钢质锚环和锚塞(图2—59)组成,用于锚固钢丝束。锚环内孔的锥度应与锚塞的锥度一致。锚塞上刻有细齿槽,夹紧钢丝防止滑动。锥形锚具的尺寸较小,便于分散布置;缺点是易产生单根滑丝现象,钢丝回缩量较大,所引起的应力损失亦大,并且滑丝后无法重复张拉和接长,应力损失很难补救。此外,钢丝锚固时呈辐射状态,弯折处受力较大。钢质锥形锚具一般用锥锚式三作用千斤顶进行张拉。

②锥形螺杆锚具。用于锚固14~28根直径5mm的钢丝束。它由锥形螺杆、喽筒、螺母等组成(图2—60)。锥形螺杆锚具与YL一60,YL一90拉杆式千斤顶配套使用,YC一60、YC一90穿心式千斤顶亦可应用。 ?
(4)握裹式锚具 钢绞线束的固定端的锚具除了可以采用与张拉端相同的锚具外,还可选用握裹式锚具。握裹式锚具有挤压锚具和压花锚具两类。?
①挤压锚具。挤压锚具是利用液压压头机将套筒挤紧在钢绞线端头上的一种锚具。套筒内衬有硬钢丝螺旋圈.在挤压后硬钢丝全部脆断,一半嵌入外钢套,一半压入钢绞线,从而增加钢套筒与钢绞线之间的摩阻力。锚具下设有钢垫板与螺旋筋。这种锚具适用于构件端部的设计力大或端部尺寸受到限制的情况。挤压锚具的构造,如图2—61所示。


②压花锚具。压花锚具是利用液压压花机将钢绞线端头压成梨形散花状的一种锚具(图2—62)。梨形头的尺寸对于庐15钢绞线不小于妇5mm×150ram。

2.夹具
夹具具有良好的自锚性能、松锚性能和安全的重复使用性能。主要锚固零件宜采取镀膜防锈。夹具按施工功能可分为钢丝夹具和钢筋夹具两种。
(1)钢丝夹具
先张法中钢丝的夹具分两类:一类是将预应力筋锚固在台座或钢模上的锚固夹具;另一类是张拉时夹持预应力筋用的夹具。锚固夹具与张拉夹具都是重复使用的工具。夹具的种类繁多,图2—63、图2—64所示是一些常用的锚固夹具和张拉夹具。


(2)钢筋夹具
钢筋锚固多用螺母锚具、镦头锚和销片夹具等。张拉时可用连接器与螺母锚具连接,或用销片夹具等。销片式夹具由圆套筒和圆锥形销片组成(图2~65),套筒内壁呈圆锥形,与销片锥度吻合。销片有两片式和三片式,钢筋就夹紧在销片的凹槽内。

三、油泵车
油泵车式预应力张拉设备的重要组成部分,是实施张拉的动力源,它与张拉千斤顶配合,构成液压系统回路,操作油泵车供给千斤顶高压油,并控制千斤顶动作,实现张拉预应力筋的目的。一般油泵车都由高压油泵、油箱、控制阀、溢流阀、油压表、液压管路、支撑件、电动机等构成。泵体与电动机连接在油箱(车体)内,车体下方安装4个轮子,其中两只为万向轮,就构成了油泵车。
高压油泵是向液压千斤顶各个油缸供油,使其活塞按照一定速度伸出或回缩的主要设备。
高压油泵分手动和电动两类,目前常使用的有:ZB4—500型、ZB10/320~4/800型、ZB0.8—500型与ZB0.6—630型等几种,其额定压力为40~80MPa。
用千斤顶张拉预应力筋时,张拉力的大小是通过油泵上的油压表的读数来控制的。油压表的读数表示千斤顶张拉油缸活塞单位面积的油压力。为保证预应力筋张拉应力的准确性,应定期校验千斤顶,确定张拉力与油表读数的关系。其校验期一般不超过6个月。校正后的千斤顶与油压表必须配套使用。
在桥梁施工中,除了以上介绍的各类常用机具和设备之外,还有一些常用的机械同样起着举足轻重的作用。
一、钢筋加工机械
钢筋加工机械,主要用于制作各种混凝土结构物或钢筋混凝土预制构件所配制的钢筋和钒筋骨架等。对于混凝土工程中大量使用的非预应力钢筋和钢筋骨架,其加工的生产程序如图2—66所示。

由图2—66可以看出,钢筋加工机械主要包括钢筋调直机、钢筋切断机、钢筋弯曲机以及钢筋焊接机等。
1.钢筋调直机
钢筋调直机,又称为甩直机械,用于将成盘的细钢筋和经冷拔的低碳钢丝调直。目前,常用的定型调直机有GT4—8型和GT4一14型以及数控钢筋调直机等。这种类型的机械具有一机多用的功能,能在一次操作中完成自动调直、输送、切断,并兼有除锈作用。图2~67所示为GT4—8型调直切断机结构示意图。

2.钢筋切断机
钢筋切断机,是把钢筋原材料和已矫直的钢筋切断成所需要的长度的专用机械。切断机有机械式和液压式传动两种,多以电动机驱动。目前普遍使用的机械式有GCl40型钢筋切断机主要用于切断6~40ram的普通钢筋,每分钟可切断32次。常用液压式为DYJ一32型钢筋切断机,如图2—68所示。

3.钢筋弯曲机
钢筋经过调直、切断后,需加工成构件或构件中所需要配置的形状,如端部弯钩、梁内弓筋、起弯钢筋等。钢筋弯曲机又称冷弯机,常用型号有GW40型如图2—69所示。

4.钢筋焊接机
(1)钢筋点焊机 点焊是采用基础焊接的方法,使相互交叉的钢筋在其接触处形成牢固的焊点。
(2)钢筋对焊机 对焊是将两个被焊件装置在焊机夹具内,两待焊端相对放置保持接触,通以焊接电流使其加热到足够的温度,同时持续地、断续地施加压力,从而使焊接牢固。 对焊机:电阻对焊、预热闪光对焊等。
(3)钢筋弧焊机 电弧焊是利用电弧的热量融化母材和填充金属而形成焊点或焊缝的一种焊接方法。弧焊机:电弧放电的电源,维持不同功率的电弧稳定地燃烧。
电弧焊机:交流弧焊机和直流弧焊机两类。
二、模板
预制梁的模板是施工过程中的临时结构,控制梁体尺寸的精度,直接影响质量、进度和造价。
要求
模板要求:强度、刚度和稳定性.
承受施工各项荷载,保证结构设计形状、尺寸和模板各部件之间相互位置的准确性。
板面应光滑平整、接缝严密,确保混凝土在强烈振动下不漏浆;同时,需便于制作、装拆容易、施工操作方便、保证安全。
形式
组合式定型钢模板、滑动模板、提升模板、拼装式模板等。
移模,源于欧洲,主要应用悬臂施工法的现浇主梁。
主要作用:容纳混凝土直到其结硬成适当的形状;模板必须从结硬的混凝土上拆除。所有模板的表面必须是可移动的。
各模板表面是分离的,但可以锁定到,形成不透水的表面,作为桥面的底模。每个移模每次向前移动一个节段。


相关资料推荐:
https://ziliao.co188.com/p63424906.html
知识点:桥梁施工的常用设备
0人已收藏
0人已打赏
免费3人已点赞
分享
桥梁工程
返回版块19.44 万条内容 · 654 人订阅
阅读下一篇
混凝土桥梁检测与加固技术的应用实践中我们可以看到,对混凝土桥梁进行质量检测和及时加固,不仅可以保证桥梁工程的施工质量与安全性,而且还可以有效地避免资金浪费,因此加强对混凝土桥梁检测与加固技术的应用研究,具有非常重大的现实意义。 检测内容、技术与设备 检测内容:对于混凝土桥梁而言,其动载与静载实验检测的主要内容是:桥梁结构的上的截面应力点承载能力大小与分布情况;整个结构的受力大小;桥梁自振参数;桥梁的局部位置结构损坏状况,以及桥梁自身在动载的作用下各个结构所受到的动应作用力大?小。
回帖成功
经验值 +10
全部回复(0 )
只看楼主 我来说两句抢沙发