
医疗净化区域通常位于建筑内区,相对普通环境是一个密闭的空间,空间内的设备散热量大,且热量流失少。因此在全年运行条件下,夏季制冷工况运行的时间比冬季制热工况运行的时间长。相比于舒适性空调,洁净空调在过渡季乃至冬季仍然可能存在供冷需求,因此在设计洁净工程的冷热源时,应结合当地气候特征和房间负荷特点,满足空调末端全年对冷热量的需求。净化区域还有严格的湿度控制要求,一般为40%~60%RH;特别是夏天,需要进行降温除湿处理,目前最常用的处理方式是表冷器冷却除湿。


图一 室内制冷过程

图二 室内制热过程
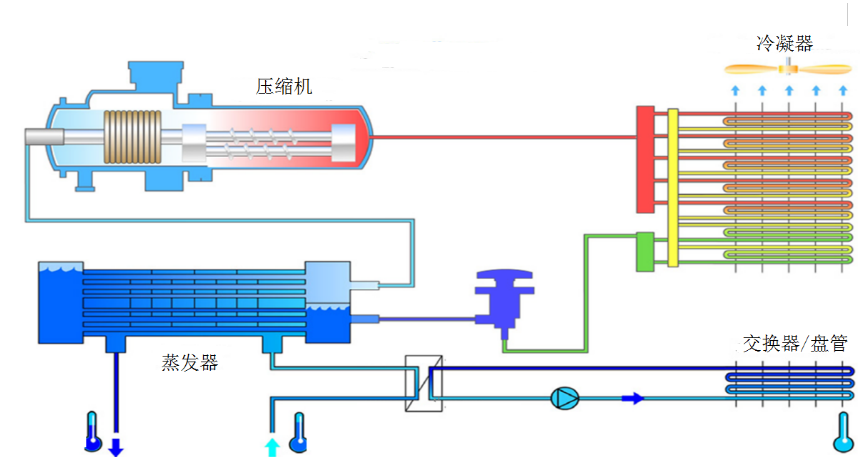
采用水冷却方式的冷水机组,冷凝侧一般为冷却塔,地源热泵或水源热泵。根据压缩机类型又分为螺杆式冷水机组、涡旋式冷水机组、离心式冷水机组,水冷冷水机组一般用于大楼的集中冷源。
冷凝侧采用空气冷却方式的冷水机组,直接利用机组自身的冷凝器把热量排到空气中。
四管制多功能风冷热泵机组集冷热源于一体,是由压缩机、冷凝器、蒸发器、可变功能换热器等组成,采用了两个独立回路的四管制水系统。

图四管制多功能风冷热泵机组示意图
四管制多功能风冷热泵机组通常采用双回路设计,系统运行可靠性高,除了具有单独制冷、单独制热的功能外,还具有同时制冷和制热功能。冷、热负荷均可独立调节,且在12.5%~100%范围内实现无极调节,随时满足用户侧的冷热需求。

图 四管制多功能风冷热泵机组单制冷模式示意图

图四管制多功能风冷热泵机组单制热模式示意图

图 四管制多功能风冷热泵机组同时制冷制热模式示意图
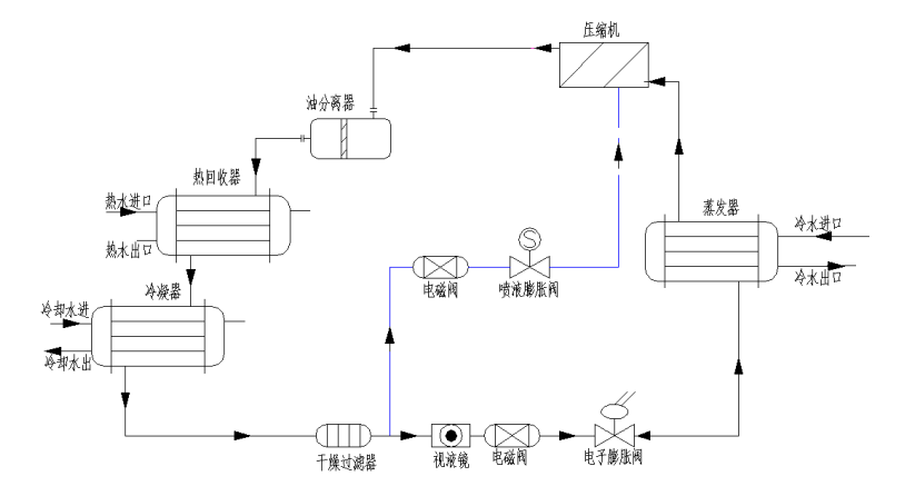
带热回收的冷水机组目前根据回收冷凝热的占比分为部分热回收和全热回收两种。部分热回收是在冷水机组中压缩机排气出口后增加热回收换热器,对冷凝热量进行高品位的回收,回收冷水机组排放的部分热量,一般为显热回收。制取热水温度较高,热回收效率较低,节能性较差。全热回收是在冷水机组的冷凝器中增加热回收管束,基本回收了系统排气中的全部冷凝热量。制取的热水温度较低,热回收效率较高,节能性较好。热回收形式的选取应根据实际使用需求,结合热回收效率、水温和制冷量之间的相互影响进行选用。

图是水冷螺杆部分热回收冷水机组示意图

图 是水冷螺杆全热回收冷水机组示意图
风冷自然冷却机组由压缩机、蒸发器、风冷冷凝器、膨胀阀、内置板换、乙二醇泵、控制器等相关部件组成。
夏季时,和常规空调一样,压缩机制冷;在室外温度低于回水温度2℃时,冷却盘管自动打开,利用室外冷风冷却回水,部分自然冷却;一般情况下,如果室外温度低于回水温度5-8℃以上,则压缩机完全停止工作,实现完全自然冷却。

图 自然冷却冷水机组压缩机制冷模式示意图

图 自然冷却冷水机组部分自然冷却模式示意图

图 自然冷却冷水机组完全自然冷却模式示意图
单元式风冷空调机组是一种自带制冷系统以及空气循环和净化装置的空调机组,根据功能段位的不同又包括:直接蒸发式、直接蒸发与冷水组合的双冷源式、冷凝热回收式。
(1)直接蒸发式是指空调机组自带直接蒸发盘管和压缩机的空调机组,常用在需要进行深度除湿的新风机组上。
(2)双冷源式单元式风冷空调机组由两级表冷器组成,分别是水表冷器和直接蒸发式表冷器。由于直接蒸发式表冷器价格较贵,因此通常采用水表冷器对空气进行预处理,以降低直接蒸发式表冷器的处理量,进而降低设备投资。该机组第一级为水表冷器,对空气进行预处理;然后在其后配置了第二级直接蒸发式表冷器,由于直接蒸发式表冷器可以将空气处理至很低的温度,一般可将新风的含湿量处理到7g/kg左右,因此其除湿效果非常明显,新风可负担室内全部湿负荷。
(3)采用直接蒸发式机组时,宜选用带有可回收冷凝热的直膨机组。冷凝热回收式是指制冷系统设置两套冷凝器,一套放置在机组内,通过回收冷凝热来加热除湿后的空气,这样可节省机组再热热量。为了解决冷凝热回收量的控制问题,该直接蒸发式表冷器又配置了另一个室外机,该室外机放置在室外,可以将再热热量用不掉的冷凝热通过这个室外机排放掉,达到精确控制再热空气温度的作用,如图11.2.5-9所示。
单元式风冷空调机组可采用变频技术,设备根据实际负荷的变化情况自动加减载压缩机,在充分回收冷凝热的同时,整个系统运行更加高效节能。采用单元式风冷空调机组,对冷冻水温度要求大大降低,特别适用于中小型洁净工程及老工程改造项目,可以起到很好的节能降碳的作用。

图 热回收式单元式风冷空调机组示意图
地源热泵由压缩机、冷凝器、蒸发器、膨胀阀、控制器等相关部件组成。
地源热泵是一种利用地热能为主要能源,辅以电能的系统。通过机组的作用,它将地下的低位能量转化为可利用的高位能量。地源热泵不仅能满足冬季供暖、夏季供冷的需求,还可以同时解决卫生热水的供应问题,充分显示了其一机三用的功能特性。需要注意的是地源热泵对土壤和地下水资源有一定的影响,因此需咨询项目工程所在地的政策是否允许才可选择。
洁净装备工程常见的热源形式:燃气(油)锅炉、市政供热、电锅炉或电加热、水(地)源热泵、空气源热泵、溴化锂吸收式热泵、热回收再热利用等形式。
医院建筑能源需求较大,热源宜优先选用高度集中的城市或区域供热,能效好,易于管理。
0人已收藏
0人已打赏
免费7人已点赞
分享
洁净空调系统
返回版块7.34 万条内容 · 483 人订阅
阅读下一篇
洁净空调系统施工注意要点随着洁净室的应用,洁净空调的使用已越来越广泛,洁净度的等级也在提高。不少洁净空调通过精心设计、认真施工,获得了成功,但也有的洁净空调系统设计施工完成后因达不到洁净度要求而降级使用,甚至报废改作一般空调。洁净空调系统的技术要求、施工质量要求高,投资大,一旦失败,无论从财力、物力、人力上讲都会造成浪费,因此要搞好洁净空调系统,除完美的设计图纸外,还要求高质量高水平的科学施工。
回帖成功
经验值 +10
全部回复(0 )
只看楼主 我来说两句抢沙发