作者:曹鹏涛
一、隧道施工方法概述
1)隧道施工方法包括明挖、暗挖、沉管,其中暗挖包括盾构、掘进机、矿山法、顶管。
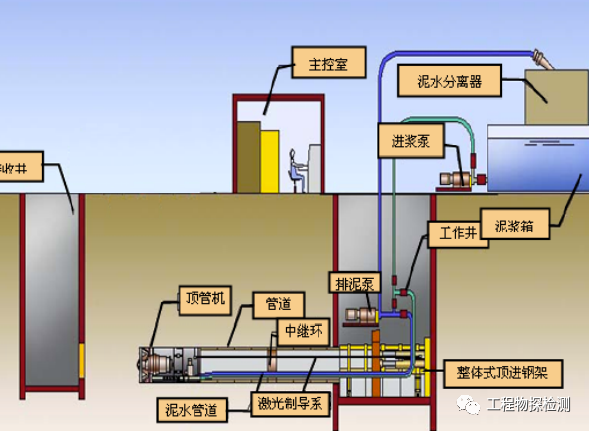
2)按实施手段划分为钻爆法开挖、机械开挖、沉管法(适用于水底隧道)、顶管法(常用于城市隧道)。
3)按隧道断面分割划分:全断面法、台阶法、中隔壁法(CD)、交叉中隔壁法(CRD)、双侧壁导坑法、中洞法。

中隔壁法施工示意图
4)按隧道构筑类型划分:喷锚构筑、复合初砌法(喷锚初期支护+二次初砌)、现浇初砌(临时支护+现浇初砌)

5)隧道设计结构形式:一种是基于松散压力状态下的衬砌结构理论,整体式模筑衬砌,另一种是承受变形压力、强调围岩与支护共同作用的新奥法理论初砌结构形式,通常也称为复合式衬砌、双层衬砌。
二、隧道初砌形式及施工方法
施工方法:无自行系统、液压支撑系统和模板的简易衬砌台架、自行式全液压衬砌台车、带分窗入模和自动分配系统衬砌台车。
三、隧道缺陷类型



超挖、欠挖隧道断面控制



锚杆抗拔检测
0人已收藏
0人已打赏
免费1人已点赞
分享
隧道工程
返回版块2.96 万条内容 · 279 人订阅
阅读下一篇
古金高速全线隧道单幅贯通9月11日凌晨,古金高速全线唯一一座低瓦斯特长隧道小屯子隧道右洞顺利贯通,标志着古金高速全线隧道已实现单幅贯通。 小屯子隧道进口位于泸州古蔺县观文镇小屯子村,出口位于古蔺县白泥乡双石村,是古金高速公路控制性工程之一,隧道左线长3592米,右线长3663米,最大埋深243米,为古金高速全线最长隧道。小屯子隧道围岩地质条件极其复杂,需要克服隧道瓦斯风险、断层破碎带、岩溶发育、岩体裂隙发育等诸多挑战。
回帖成功
经验值 +10
全部回复(0 )
只看楼主 我来说两句抢沙发