土木在线论坛 \ 道路桥梁 \ 桥梁工程 \ 波形钢腹板桥——日本桥梁工程师的“新宠”

波形钢腹板桥——日本桥梁工程师的“新宠”

发布于:2023-09-12 09:43:12 来自:道路桥梁/桥梁工程 [复制转发]

众所周知,预应力混凝土连续梁(刚构)桥的常见病害之一是箱梁腹板混凝土开裂,特别是腹板斜裂缝的发生将使布置在腹板内的预应力效率大大降低,桥梁结构的承载能力和耐久性都将受到极大的影响。桥梁工程师们通过采用波形钢腹板代替混凝土腹板,形成了组合梁桥,较好地解决了这个问题。于是,波形钢腹板桥梁应运而生。


波形钢腹板组合桥梁最初由法国CB公司的工程师提出,并在20世纪80年代建成了世界上第一座波形钢腹板桥梁——Cognac桥,随后其他的欧洲国家也先后建成了此类桥梁,并由欧洲传到亚洲。


日本是亚洲较早引进波形钢腹板桥梁技术的国家,该技术传入日本后,对此桥型从结构受力与施工工艺等方面进行了较为系统的研究,在此基础上于1993年在日本建成了第一座波形钢腹板桥梁——新开桥,该桥为跨度30m的预应力混凝土简支箱梁桥。随后又先后建成了银山御幸桥、本谷桥、生平桥、东野地区桥、安威川桥等一大批有影响力的波形钢腹板桥梁。据不完全统计,迄今已建成及在建的波形钢腹板桥梁超过200座,而且还创造了该类型桥梁的跨度纪录。2018年建成的新名神高速公路安威川桥,成为当时世界上最大跨度的波形钢腹板PC组合刚构桥,主跨达179m。在施工技术方面,还将异步悬臂施工工艺首先在日本推广。由此可以看出,日本的桥梁工程师特别钟爱波形钢腹板桥梁。本文介绍日本近期建设的5座波形钢腹板桥的设计与施工技术特点。


常盘公路茨原川桥


茨原川桥是一座2跨PC连续梁(图1),跨度分布为(110+50)m,采用悬臂施工法。从图1可以看出,该桥的特点是一座非对称结构桥梁,边跨与主跨的比例非常小,主跨为波形钢腹板,边跨为混凝土腹板,主跨的一侧(A1桥台侧)是桥台结构,而且是“平衡重量方式”的桥台。


图片

图1 茨原川桥立面布置与实景照片


上部结构设计


方案设计阶段,曾就钢桁架+钢板梁、2跨连续梁(波形钢腹板+混凝土腹板)、3跨连续钢箱梁、钢箱梁+PC箱梁等多种桥梁组合方案进行了比选,最终选择了2跨连续梁(波形钢腹板+混凝土腹板)方案。


关于主梁构造与节段划分,对于主梁构造,为尽量减小边、主跨比例小的不利影响,如图1所示,跨度长的A1、P1跨采用波形钢腹板,跨度短的P1、A2跨采用混凝土腹板。作为平衡重的A1桥台,其规模也不可能设计得特别大,P1桥墩悬臂侧的施工长度,按临时固定构造在可行的范围内设计。波形钢腹板区段采用悬臂施工,节段长度设计为4.8m。


A1、P1跨的波形钢腹板区段,为加快施工进度,梁高按直线变化设计。对于波形钢腹板主梁梁高转折点部位,为了解底板的局部应力分布情况,提出了可降低底板与横隔板拉应力的结构构造,并对该部位进行了FEM分析,分析模型如图2所示。结果表明,在隔板内填充混凝土,可有效控制箱梁断面的变形,隔板及内填充混凝土部位的拉应力降低到4.0MPa以下,在此基础上再布置加强钢筋补强。


图片

图2 主梁转折点部位的FEM分析模型


上部结构施工


上部结构主梁的施工步骤如图3所示。波形钢腹板区段的悬臂施工底板混凝土重量由波形钢腹板承担、挂篮仅承担顶板混凝土重量。因节段长度统一为4.8m,与用传统挂篮施工相比,A1、P1悬臂施工分别减少一个节段。


图片

图3 上部结构主梁施工步骤


悬臂施工时波形钢腹板的吊装,在P1桥墩处,首先用汽车吊将波形钢腹板吊运到桥面,再用门式吊机搬运,最后用设置在挂篮上的载重滑车和电动链条把波形钢腹板节段吊装到设计位置(图4)。在A1桥墩处当挂篮组装完成后,进行桥台背面回填,达到施工车辆可以上桥的程度后,再用汽车吊吊装波形钢腹板并安装到设计位置。预先已对波形钢腹板吊装工况下吊机支承点进行了局部受力分析,面板下面产生的最大拉应力为1.4MPa,小于裂纹发生的限值。


图片

图4 P1桥墩波形钢腹板吊装


主梁线形控制


因A1桥台侧是单悬臂施工,而P1桥墩为左右平衡悬臂施工,主梁线形控制成为关键。进行线形理论计算时,除考虑弯曲引起的变形以外,还考虑了波形钢腹板的剪切变形。为分析A1桥台地基沉降对主梁线形的影响,假定地基弹性系数为设计值的1/2倍、2倍共两种工况进行了线形计算,计算结果与设计值相比差别不大,最大值只有±1cm,A1桥台悬臂施工时的实测挠度与预测值基本相同。P1桥墩悬臂施工时,因悬臂长度较大,起点的挠度与设计相比,最大相差2~3cm,终点的挠度差值较小。A2桥台采用吊架施工,通过在既有主梁前端附近实施平衡重压重,减小了挠度误差,有效控制了线形。主跨合龙时,为确保主梁线形,调整了挂篮的荷载分布,在两侧主梁高度一致的状态下进行波形钢腹板的连接。采取以上措施后,主梁线形得到了有效控制。


新东名高速公路柳岛高架桥


柳岛高架桥位于静冈县东部与神奈川县附近的小山镇地区,是一座PC波形钢腹板箱梁桥(图5)。上行线桥长629.5m,跨度分布为(58.6+127+116+120+126+79.3)m;下行线桥长663.0m,跨度分布为(29.7+71+130+104+120+135+70.7)m。


图片

图5 柳岛高架桥立面布置及现场施工照片


上下行线的CP1桥墩至CP5桥墩共10个桥墩,箱梁施工均采用悬臂施工方法。施工用挂篮有传统挂篮、波形钢腹板用挂篮、波形钢腹板用大型挂篮等。


初步设计阶段,按波形钢腹板用挂篮设计,施工图设计阶段,施工节段长度维持5.0m不变,但是,提高了承载能力、减少了施工节段数量,将挂篮改为波形钢腹板用大型挂篮。更改后,上下行线悬臂节段数从282个节段减少为230个节段,施工天数减少了118天,大大缩短了工期,提高了工效。


关于波形钢腹板的连接,为减少安装时风、雨天气对安装质量的影响,节段间采用扭剪型高强度螺栓连接。对挂篮进行改造时,还考虑了提前安装下一节段前端的波形钢腹板,连接操作与涂装工程的操作均不受天气影响,提高了施工质量与工效。


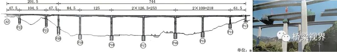
新名神高速公路新池山高架桥


桥梁立面布置如图6所示,由两联波形钢腹板桥组成。其中,一联为3跨连续梁波形钢腹板桥,跨度分布为(47.5+104.5+47.5)m,桥宽36.069~37.336m;另一联为7跨连续刚构波形钢腹板桥,跨度分布为(84.5+125.0+2x126.5+2x109.0+61.5)m,桥宽22.650~25.150m。


图片

图6 新池山高架桥立面布置图及现场施工照片


上部结构设计


主梁断面布置如图7所示,悬臂施工时的PC钢束布置,体内束为12S15.2,体外束为1S28.6。


图片

图7 主梁断面图


7跨连续刚构采用异步法悬臂施工,即:挂篮、箱梁顶底板的混凝土重量由波形钢腹板承担,于是,梁高较大的0#节段附近的主梁节段长度可设计为4.8m,减少了悬臂施工节段数量。一个循坏的施工天数由传统方法的13天缩短为11天。


3跨连续梁受桥墩位置的制约,与中跨的跨度相比,边跨长度较短,形成主跨边跨不平衡的跨度比。在施工图设计阶段,为了减小基础尺寸,将边跨主梁由混凝土腹板变更为波形钢腹板。采用波形钢腹板后,0#节段附近的主梁节段长度可加大,悬臂施工节段数量可减少。


上部结构施工


7跨连续刚构采用异步法悬臂施工,异步法悬臂施工要领如图8所示,悬臂施工现场如图9所示。本方法中,挂篮支承在波形钢腹板的上翼缘,挂篮与主梁混凝土重量均由波形钢腹板承担,施工时吊装波形钢腹板、主梁底板施工、主梁顶板施工分别在3个不同节段同时施工,所以可以缩短一个循环的施工天数。


图片

图8 异步法悬臂施工要领

图片

图9 悬臂施工现场


由于桥面较宽,挂篮也较宽,其作用在波形钢腹板上的挂篮重量比传统挂篮重量大。单箱双室箱梁,腹板上有3个反力作用点,为了防止移动挂篮时出现支点反力的不均衡,中腹板不设支点,仅外侧的2个腹板上设有支点。因波形钢腹板承受的荷载较大,所以波形钢腹板上翼缘将会产生较大的弯曲应力,作为对策,为减轻挂篮重量,取消了为吊装波形钢腹板用的吊挂装置,但同时在挂篮后方布置了一台悬臂式吊机,用悬臂式吊机吊装波形钢腹板。3跨连续梁的悬臂架设,边跨由混凝土腹板变更为波形钢腹板后,左右侧悬出节段数量不一样,悬臂施工时将产生较大的不平衡弯矩,需增加布置临时固定用PC钢筋,但是配筋有一定难度,于是采取了悬臂施工到一定程度后先进行边跨合龙,再进行主跨悬臂施工的方法。


3跨连续梁波形钢腹板桥的悬臂施工,按以下顺序进行:挂篮移动,波形钢腹板的吊装与焊接,调整模板,钢筋,预应力钢束的安装,浇筑混凝土。由于腹板数量较多(单箱多室),在波形钢腹板焊接作业脚手架解体之前,不便进行模板调整操作,所以,波形钢腹板的施工成为控制工程进度的关键,为解决这个问题,在挂篮前端增设了脚手架,先行吊装、焊接波形钢腹板。


新名神高速杨梅山高架桥


新名神高速杨梅山高架桥是桥长超过1100m的PRC连续箱梁结构,由混凝土腹板和波形钢腹板组成(图10)。上行线波形钢腹板连续梁桥的跨度为(125+104.5)m,下行线的跨度为(155.4+116.6)m。


图片

图10 杨梅山高架桥立面布置图及现场施工照片


波形钢腹板的设计与施工


桥墩0#块的合理化施工。波形钢腹板区间的BP1、CP1桥墩是施工的关键线路,缩短0#块施工、悬臂施工的工期成为控制关键线路的重中之重。


BP1桥墩0#块梁高10m、CP1桥墩0#块梁高12m,计划分4层施工(浇筑混凝土),因为是布置支座的部位,横梁内布置有大量钢筋。为缩短工期,将第2、3层的箍筋与受力钢筋在桥墩附近的场地预制,然后整体吊装,预制钢筋节段重量根据施工分层大约为3.5~8.5t。


由于跨度较大,桥墩处0#块的梁高达10~12m,预制箍筋难以实现完全按整个梁高来预制,而是按最小配筋量考虑,并考虑必要的处理,如使箍筋的搭接位置与浇筑混凝土分层对应、控制浇筑混凝土时钢筋的悬出长度、保证钢筋形状等,提高预制钢筋节段在现场接头的可操作性。钢筋绑扎组装台座在钢筋组装时可起到定位的作用,并提高组装精度。


高强度PC钢筋的悬出施工


本桥除在混凝土腹板布置高强度PC钢筋作为体外索以外,波形钢腹板区域的顶板内也布置了高强度的PC钢筋,波形钢腹板区域的最大悬臂施工长度为86.4m,初步设计阶段按不同节段布置了普通强度的12S15.2体内索。因不能满足受力要求,所以又布置了普通强度的19S15.2的体外索,体外索的锚固、钢筋布置、张拉等对施工周期影响较大,于是,在施工图设计阶段将体内索变更为高强度PC钢筋(12S15.7),其不足部分仍用体外索弥补,对于体外索,考虑波形钢腹板的使用业绩,采用了普通强度的钢索(19S15.2)。


新名神高速公路安威川桥


安威川桥位于日本大阪府茨木市北部,跨越一级河流安威川,是一座波形钢腹板箱梁桥(图11)。上行线中的最大跨度179m,下行线中的最大跨度170m。波形钢腹板的最大梁高11.5m。建成时是当时世界上跨度最大的波形钢腹板桥梁。


图片

图11 安威川桥立面布置图及实景照片


上部结构施工


1.6.4m节段的快速施工方法

挂篮前端支承在先行吊装就位的波形钢腹板上,后方支承在已浇筑完成的混凝土箱梁上。挂篮的正下方进行6.4m节段混凝土顶板和底板的施工。


因为节段数量减少,为满足受力需要,悬臂施工时在箱梁的两腹板与顶板相交的梗肋顶板内增加布置了2根体内束(12S15.7)。同时对顶板的断面形状进行了适当变更,并对此部位进行了FEM分析,根据分析结果,对顶板与锚固区配置了加强钢筋。


关于波形钢腹板的上翼缘,因为挂篮的前轮作用在翼缘上,翼缘还兼有轨(滑)道的功能,翼缘的尺寸设计应考虑能承担挂篮重量和浇筑混凝土的重量。混凝土浇筑时,翼缘的边缘承受挂篮千斤顶反力作用,为确保施工安全,在上翼缘的下方布置了钢板进行补强。


2.波形钢腹板的吊装

波形钢腹板的最大高度为9.6m,而挂篮内的作业空间只有4m,用仅在上翼缘设吊点的方法不便吊装波形钢腹板。为此,共设了3个吊点(含前端的下方),一边调整吊带长度一边转动波形钢腹板,将其安装到设计位置。


3.上拱度与桥梁纵向长度控制

波形钢腹板采用螺栓连接,悬臂施工时各节段前端标高,按设计要求应设置预拱度。


在波形钢腹板桥中,传统的方法是,各个节段间利用螺栓孔的富余量对波形钢腹板的前端标高进行微调,而本桥由于主梁高度较高,仅用螺栓孔的富余量来调整是不够的。


跨度大带来的另一个问题是波形钢腹板连接接头的数量很多,所以仅用合龙节段来进行调整也不太可能。因此,本桥采取了每6个节段设一个调整段,安装波形钢腹板时根据现场测量情况随时调整螺栓孔,当悬臂安装到大悬臂时可进行长度的调整,线形也可控制在设计范围内。


4.跨中合龙

波形钢腹板跨中合龙段从制作到运输最少需要1个月的时间,因此,在现场吊装剩下2个节段时就要较精确地确定制作尺寸,本桥由于跨度大,加之P5桥墩高45.5m、P6桥墩高43.5m,在最大悬臂时挠度较大。基于这些原因,加大了确定螺栓孔位置的难度,为此,采取在波形钢腹板跨中合龙段的两侧进行现场开孔的方法。


进行跨中合龙段波形钢腹板连接时,主梁顶底板的温度差及整体温度变化引起的变形较大,为准确掌握温度变化的影响,随时量测悬臂前端的标高。上行线P6在吊装17#节段时,从悬臂前端标高(离开支点88m)在一天内梁端标高随温度变化的关系曲线可以看出,悬臂前端节段的标高随顶板温度变化而变化。由于温度变化将引起跨中合龙处发生变形,由于温度变化及混凝土浇筑还将产生弯矩,最终将导致跨中合龙处的翼缘发生屈曲,为解决这个问题,在顶底板处设置了临时锁定结构,使主梁形成整体。为尽量减少顶底板混凝土温差引起的变形,从跨中合龙段波形钢腹板连接前一天到当天,以及跨中合龙段混凝土浇筑的前一天到当天,均在顶板上面洒水养生。


波形钢腹板桥梁是一种新型的钢-混组合结构桥梁,发源于法国,并在日本得到快速发展。目前,日本已成为世界上修建此类桥梁最多的国家。对日本近期建设的几座波形钢腹板桥梁的设计与施工特点做简要介绍,供业界同行参考。



本文刊载 / 《桥梁》杂志

2022年 第5期 总第109期

译者 / 陈开利 刘海燕

译者单位 / 中铁大桥局集团有限公司

主要资料来源 / 日本《桥梁与基础》


编辑 / 裴小吟

美编 / 赵雯

责编 / 周洋

审校 / 李天颖 裴小吟 廖玲

全部回复(4 )

只看楼主 我来说两句
加载更多

桥梁工程

返回版块

19.44 万条内容 · 655 人订阅

猜你喜欢

阅读下一篇

桥梁裂缝有哪些原因?

我国有公路桥梁63万座左右,简支梁与混凝土箱梁桥常见的裂缝各有不同,大概罗列为以下形态。梁体开裂包括梁上出现垂直裂缝、斜裂缝、纵向裂缝、混凝土劈裂、横隔板裂缝以及齿板裂缝等。斜裂缝往往首先发生在剪应力最大的支座附近,与梁轴线呈25°~50°开裂,并随时间的推移,不断向受压区发展。裂缝数也会增加,裂缝区向跨中方向发展。 普通钢筋混凝土简支梁(板)桥常见裂缝 -由梁弯曲应力过大引起;

回帖成功

经验值 +10