
一、止水帷幕的概念
止水帷幕:用于阻止或减少基坑侧壁及基坑底地下水流入基坑而采取的连续止水体。比如:连续搅拌桩(水泥土搅拌桩等),单管、三管旋喷桩形成的止水墙称为止水帷幕。
止水帷幕是一个概念,是工程主体外围止水系列的总称。在基坑围护体系中常采用水泥土止水帷幕截水。如果基坑底面处于地下水位以下,降水有困难时,基本都需要设置止水帷幕,以防止地下水的渗漏。
有些不是很深大的基坑,它的基坑围护分3个部分。
一部分是挡土桩部分,其作用主要的起到挡土墙的作用,形式可能有钢筋混凝土灌注桩或其它形式的桩,桩与桩之间有一定的空隙,但是能挡土。
二部分是止水帷幕部分,其作用是使挡土墙后的土体固结,阻断基坑内外的水层交流,形式可能是水泥土搅拌桩或者压密注浆。
三部分是支撑。
而地下连续墙是基坑围护的另一种形式,多用于深大的基坑。
常见的止水帷幕有高压旋喷桩、深层搅拌桩止水帷幕,旋喷桩止水帷幕,近来出现了螺旋钻机素砼或压浆止水帷幕;像地下连续墙、钻孔咬合桩等形式的地下围护结构形式,因为自防水效果较好,有的都不需要再施作止水帷幕。
采用素混凝土地下连续墙止水帷幕,常采用冲水成槽,素混凝土地下连续墙壁厚常为200~300mm。






有的基坑工程需要设置水平向止水帷幕,水平向止水帷幕常采用高压喷射注浆法或深层搅拌法形成。若基坑内已有工程桩,因深层搅拌无法与工程桩密贴,故不能采用深层搅拌法。根据坑底浮力、或承压水的顶托力、整体稳定、抗坑底隆起分析确定封底水泥土厚度。
二、高压旋喷桩止水帷幕
高压旋喷桩,是以高压旋转的喷嘴将水泥浆喷入土层与土体混合,形成连续搭接的水泥加固体。施工占地少、振动小、噪音较低,但容易污染环境,成本较高,对于特殊的不能使喷出浆液凝固的土质不宜采用。
高压喷射注浆法水泥土止水帷幕一般有两种形式:
单独形成止水帷幕,采用单排旋喷桩相互搭接形成,或采用摆喷法形成;
与排桩共同形成止水帷幕。
1.适用范围
(1)高压喷射注浆法适用于处理淤泥、淤泥质土、流塑、软塑或可塑黏性土、粉土、砂土、黄土、素填土和碎石土等地基。
(2)当土中含有较多的大粒径块石、坚硬黏性土、含大量植物根茎或有过多的有机质时,对淤泥和泥炭土以及已有建筑物的湿陷性黄土地基的加固,应根据现场试验结果确定其适用程度。应通过高压喷射注浆试验确定其适用性和技术参数。
(3)高压喷射注浆法,对基岩和碎石土中的卵石、块石、漂石呈骨架结构的地层,地下水流速过大和已涌水的地基工程,地下水具有侵蚀性,应慎重使用。
(4)高压喷射注浆法可用于既有建筑和新建建筑的地基加固处理、深基坑止水帷幕、边坡挡土或挡水、基坑底部加固、防止管涌与隆起、地下大口径管道围封与加固、地铁工程的土层加固或防水、水库大坝、海堤、江河堤防、坝体坝基防渗加固、构筑地下水库截渗坝等工程。
2.基本规定
(1)高压喷射注浆地基工程的设计和施工,应因地制宜,综合考虑地基类型和性质、地下水条件、上部结构形式、荷载大小,场地环境、施工设备性能等因素,做到技术先进,经济合理,确保工程质量。
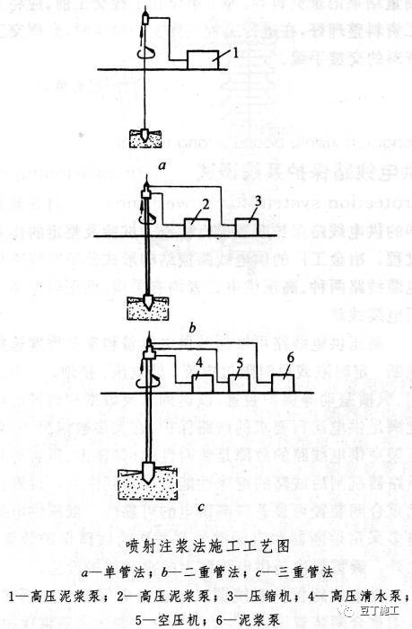
(2)高压喷射注浆法的注浆形式分旋喷注浆、摆喷注浆和定喷注浆等3种类别。根据工程需要和机具设备条件,可分别采用单管法、二管法和三管法,加固体形状可分为圆柱状、扇形块状、壁状和板状。
(3)高压喷射注浆定喷适用于粒径不大于20mm的松散地层,摆喷适用于粒径不大于60mm的松散地层,大角度摆喷适用于粒径不大于100mm的松散地层,旋喷适用于卵砾石地层及基岩残坡积层。


(4)在制定高压喷射注浆方案时,应掌握场地的工程地质、水文地质和建筑结构设计资料等。对既有建筑尚应搜集有关的历史和现状等资料、邻近建筑和地下埋设物等资料。
(5)高压喷射注浆方案确定后,应结合工程情况进行现场试验、试验性施工或根据工程经验确定施工参数及工艺。
(6)高压喷射注浆试验场地应选择在对整个工程有代表性地段,通过试验能够反映出高压喷射注浆后对地基处理工程所起到的加固或防渗效果。
3.施工现场(作业条件)要求
(1)平整场地,清除地面和地下可移动障碍,应采取防止施工机械失稳的措施。
(2)建齐施工用的临时设施,如供水、供电、道路、临时房屋、工作台以及材料库等。
(3)施工平台应做到平整坚实,风、水、电应设置专用管路和线路。
(4)施工单位应制定环境保护措施,施工现场应设置废水、废浆处理和回收系统。
(5)施工现场应布置开挖冒浆排放沟和集浆坑。
(6)施工前应测量场地范围内地上和地下管线及构筑物的位置。
(7)基线、水准基点,轴线桩位和设计孔位置等,应复核测量并妥善保护。
(8)机械组装和试运转应符合安全操作规程规定。
(9)施工前应设置安全标志和安全保护措施。
4.施工工艺
高压喷射注浆施工工艺流程:
(1)高压喷射注浆施工工序应先分排孔进行,每排孔应分序施工。当单孔喷射对邻孔无影响时,可依次进行施工。单管法非套接独立的旋喷桩不分序,依次进行施工。
(2)高压喷射注浆旋、摆、定喷射结构形式,对套接、搭接、连接、“焊接”孔与孔应分序施工。
三、水泥搅拌桩止水帷幕
水泥土搅拌桩止水帷幕是由一定比例的水泥浆液和地基土用特制的机械在地基深处就地强制搅拌而成,从而改善基坑边坡的稳定性、抗渗性能,达到止水、挡土的效果。
水泥搅拌桩止水帷幕是基坑止水的常用手段之一,基坑(特别是深基坑)开挖及地下结构施工至关重要,多与柱列式钻孔灌注桩构成基坑支护结构。
1.适用范围及特点
水泥土搅拌桩适用于处理松散砂砾、粗砂、淤泥或地下水不大于80m/d的土层边坡。
水泥土搅拌桩具有施工时无震动、噪音小、无污染、造价低、施工操作安全等优点。
深层搅拌法水泥土止水帷幕视土层条件可采用一排、两排、或数排水泥搅拌桩相互叠合形成。相邻水泥搅拌桩可搭接100mm左右。
采用深层搅拌法形成竖向水泥土止水帷幕比采用高压喷射注浆法费用低,故能采用深层搅拌形成水泥土止水帷幕的应优先考虑。
四、地下连续墙
地下连续墙是利用一定的设备和机具,在泥浆护壁的条件下向地下钻挖一段狭长的深槽,在槽内吊放入钢筋笼,然后灌注混凝土筑成一段钢筋混凝土墙段,再把每一墙段逐个连接起来形成一道连续的地下墙壁。
地下连续墙是近年来在地下工程和基础工程施工中应用较为广泛的一项技术。如北京王府井宾馆,广州白天鹅宾馆,上海电信大楼,上海国际贸易中心大厦,上海金茂大厦等。
目前,我国建筑工程中应用最多的是现浇的钢筋混凝土板式地下连续墙。分两墙合一和纯为临时挡土墙两种情况。
特点:刚度大,挡土又挡水,可用于任何土质,施工无振动、噪音低;可用于逆做法施工。成本高,施工技术复杂,专用设备。
内容源于网络,仅作分享使用,如有侵权,请联系删除
相关资料推荐:
知识点:止水帷幕形式
0人已收藏
0人已打赏
免费4人已点赞
分享
混凝土结构
返回版块140.17 万条内容 · 2216 人订阅
阅读下一篇
地基基础钢筋工程纠错!千万不要因小失大!钢筋工程施工时有很多常见问题 今天为大家罗列一下基础工程施工时的钢筋问题。 1.基础梁接头位置不对,按楼层框架梁接头位置设置,且没有错开(基础梁与框架梁的受力正好相反,接头亦然)。2.筏板钢筋接头在施工缝处预留长度不够,且接头没错开。3.基础马凳摆放错误,如果换一方向,每一排马凳可省一固定用通长钢筋。或者,马凳上通长钢筋利用筏板上部同方向纵筋。
回帖成功
经验值 +10
全部回复(0 )
只看楼主 我来说两句抢沙发