知识点:冷水机组节能优化
来源:网络,如有侵权,请联系删除
《公共建筑节能设计标准》中对冷热源系统的控制基本要求:①对系统冷、热量的瞬时值和累积值进行监测,冷水机组优先采用由冷量优化控制运行台数的方式;②技术可靠时,宜对冷水机组出水温度进行优化设定。
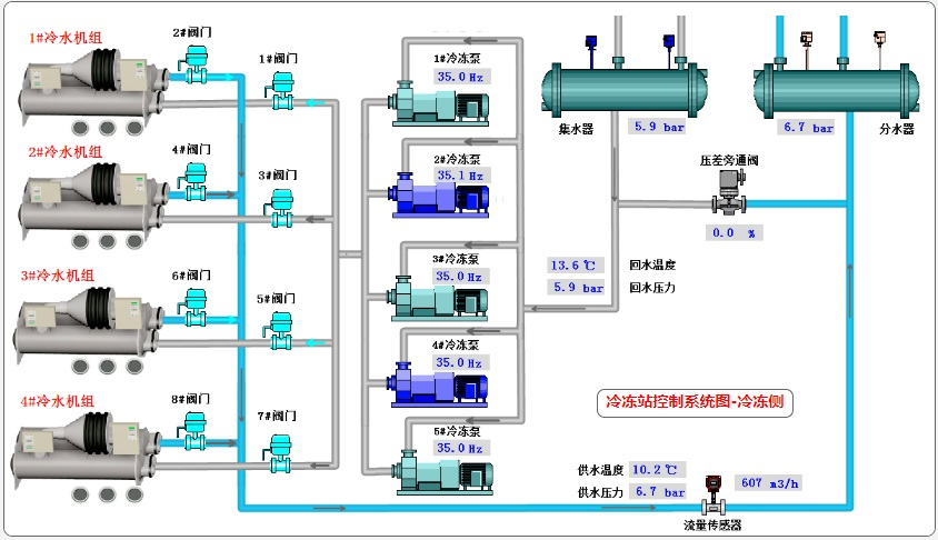
(1)冷水机组台数控制依据冷量的冷水机组台数控制方法主要是通过计算冷冻站总输出冷量来启停冷水机组。控制条件为计算冷量值:计算公式:
其中:QC—— 制冷量kW ;GC—— 冷冻水的流量m3/h ;CP——水的定压比热容4.186kj/kg· ℃ ;—— 水的密度1000kg/m3;TC,in,TC,out——冷冻水的进、出口水温℃;△ TC—— 冷冻水供回水温差℃。每增加新一组设备时,判断冷量条件为计算冷量超出机组总标准冷量的15%,例如现在已经开启一组,而冷量要求超出900 冷吨的15%,再延时20~30 分钟后判断负荷继续增大时,即开启新一组设备。关闭一组设备的判断冷量条件为计算冷量低于机组总标准冷量的90%,例如现在已经开启两组设备均为900 冷吨机组,且冷量在逐渐下降,在冷量要求低于900 冷吨的90% 以下,且延时20~30 分钟后判断冷量条件无变化,即关闭其中一组运行时间较长的冷水机组及附属设备。
(2)冷冻水出水温度优化设 冷冻水供水温度的优化控制用来优化冷水机组和冷冻水分配系统的运行,在满足建筑冷负荷需要的同时,实现制冷水机组和冷冻水泵能耗的最小。当冷冻水的供水温度升高时,空调末端系统的传热效果将会恶化,因此需要更多的冷冻水量,冷冻水泵能耗将增加。当冷冻水供水温度降低时,末端的传热效果将会改善,因此需要较少的冷冻水量,但是随着冷冻水量的减少,制冷水机组蒸发温度及蒸发压力也会降低,因此会增加制冷压缩机的能耗,合理的优化方法应该使冷水机组和冷冻泵的总能耗最小通过我方与香港理工大学的共同研究,对不同冷冻水出水温度条件下冷水机组和水泵的能耗进行了分析研究。

推荐资料:
某工程电锅炉和电动冷水机组水蓄冷蓄热机房设计施工图
https://ziliao.co188.com/d60002165.html
某地水冷螺杆冷水机组制冷机房全套施工图
https://ziliao.co188.com/d62278740.html
全部回复(0 )
只看楼主 我来说两句抢沙发