知识点:干燥器
干燥器是通过加热使物料中的湿分(一般指水分或其他可挥发性液体成分)汽化逸出,以获得规定湿含量的固体物料的机械设备。
一、应用
干燥过程需要消耗大量热能,为了节省能量,某些湿含量高的物料、含有固体物质的悬浮液或溶液一般先经机械脱水或加热蒸发,再在干燥器内干燥,以得到干的固体。
干燥的目的是为了物料使用或进一步加工的需要。如木材在制作木模、木器前的干燥可以防止制品变形,陶瓷坯料在煅烧前的干燥可以防止成品龟裂。另外干燥后的物料也便于运输和贮存,如将收获的粮食干燥到一定湿含量以下,以防霉变。由于自然干燥远不能满足生产发展的需要,各种机械化干燥器越来越广泛地得到应用。
在干燥过程中需要同时完成热量和质量(湿分)的传递,保证物料表面湿分蒸汽分压(浓度)高于外部空间中的湿分蒸汽分压,保证热源温度高于物料温度。
热量从高温热源以各种方式传递给湿物料,使物料表面湿分汽化并逸散到外部空间,从而在物料表面和内部出现湿含量的差别。内部湿分向表面扩散并汽化,使物料湿含量不断降低,逐步完成物料整体的干燥。
物料的干燥速率取决于表面汽化速率和内部湿分的扩散速率。通常干燥前期的干燥速率受表面汽化速率控制;而后,只要干燥的外部条件不变,物料的干燥速率和表面温度即保持稳定,这个阶段称为恒速干燥阶段;当物料湿含量降低到某一程度,内部湿分向表面的扩散速率降低,并小于表面汽化速率时,干燥速率即主要由内部扩散速率决定,并随湿含量的降低而不断降低,这个阶段称为降速干燥阶段。
二、分类
干燥器可按操作过程、操作压力、加热方式湿物料运动方式或结构等不同特征分类。按操作过程,干燥器分为间歇式(分批操作)和连续式两类:
按操作压力,干燥器分为常压干燥器和真空干燥器两类,在真空下操作可降低空间的湿分蒸汽分压而加速干燥过程,且可降低湿分沸点和物料干燥温度,蒸汽不易外泄,所以,真空干燥器适用于干燥热敏性、易氧化、易爆和有毒物料以及湿分蒸汽需要回收的场合。
按加热方式,干燥器分为对流式、传导式、辐射式、介电式等类型。对流式干燥器又称直接干燥器,是利用热的干燥介质与湿物料直接接触,以对流方式传递热量,并将生成的蒸汽带走;传导式干燥器又称间接式干燥器,它利用传导方式由热源通过金属间壁向湿物料传递热量,生成的湿分蒸汽可用减压抽吸、通入少量吹扫气或在单独设置的低温冷凝器表面冷凝等方法移去。这类干燥器不使用干燥介质,热效率较高,产品不受污染,但干燥能力受金属壁传热面积的限制,结构也较复杂,常在真空下操作;辐射式干燥器是利用各种辐射器发射出一定波长范围的电磁波,被湿物料表面有选择地吸收后转变为热量进行干燥;介电式干燥器是利用高频电场作用,使湿物料内部发生热效应进行干燥。
按湿物料的运动方式,干燥器可分为固定床式、搅动式、喷雾式和组合式;按结构,干燥器可分为厢式干燥器、输送机式干燥器、滚筒式干燥器、立式干燥器、机械搅拌式干燥器、回转式干燥器、流化床式干燥器、气流式干燥器、振动式干燥器、喷雾式干燥器以及组合式干燥器等多种。
对湿物料进行干燥的设备。各种生产过程需经干燥处理的物料是多种多样的,对干燥的要求也各不相同,因此干燥器种类繁多,根据供热方式,有以下四类:
1 对流干燥器
应用最广的一类干燥器,包括流化干燥器、气流干燥器、厢式干燥器、喷雾干燥器、隧道式干燥器等。此类干燥器的主要特点是:①热气流和固体直接接触,热量以对流传热方式由热气流传给湿固体,所产生的水汽由气流带走;②热气流温度可提高到普通金属材料所能耐受的最高温度(约730℃),在高温下辐射传热将成为主要的传热方式,并可达到很高的热量利用率;③气流的湿度对干燥速率和产品的最终含水量有影响;④使用低温气流时,通常需对气流先作减湿处理;⑤汽化单位质量水分的能耗较传导式干燥器高,最终产品含水量较低时尤甚;⑥需要大量热气流以保证水分汽化所需的热量,如果被干燥物料的粒径很小,则除尘装置庞大而耗资较多;⑦宜在接近常压条件下操作。
2 传导干燥器
包括螺旋输送干燥器、滚筒干燥器、真空耙式干燥器、冷冻干燥器等,这一类干燥器的主要特点是:①热量通过器壁(通常是金属壁),以热传导方式传给湿物料;②物料的表面温度可以从低于冰点(冷冻干燥时)到330℃;③便于在减压和惰性气氛下操作,挥发的溶剂可回收。常用于易氧化、易分解物料的干燥,亦适用于处理粉状物料。
3 辐射干燥器
通过辐射传热,将湿物料加热进行干燥。电加热辐射干燥器用红外线灯泡照射被干燥物料,使物料温度升高而干燥。煤气加热干燥器则燃烧煤气将金属或陶瓷辐射板加热到400~500℃,使之产生红外线,用以加热被干燥的物料。辐射干燥器生产强度大,设备紧凑,使用灵活,但能量消耗较大。适用于干燥表面大而薄的物料,如塑料、布匹、木材、涂漆制品等。
4 介电干燥器
将被干燥物料置于高频电场内,利用高频电场的交变作用将物体加热进行干燥。这种加热的特点是物料中含水量越高的部位,获得的热量越多。由于物料内部的含水量比表面高,因此物料内部获得的能量较多,物料内部温度高于表面温度,从而使温度梯度和水分扩散方向一致,可以加快水的汽化,缩短干燥时间,这种干燥器特别适用于干燥过程中容易结壳以及内部的水分难以去尽的物料(如皮革)。介电加热干燥的电能消耗很大,目前主要应用于食品及轻工生产。进行干燥器的设计计算,首先必须选择合适的干燥器类型。目前干燥器的选型还带有很大的经验性,主要应当考虑以下几个方面:①物料和产品的特点,例如物料的形态(如浆状、糊状、粉末、块粒、薄片等),固体颗粒的粒度和强度,初始含水量和水分的存在形式,物料是否有毒、易燃、易氧化,产品要求的最终含水量,产品是否允许稍有污染,形体是否允许稍有改变,产品的最高允许温度和产品的价格等。②与生产过程有关的条件,例如处理的物料量,干燥的前处理与后处理情况,挥发的溶剂,是否回收等。③干燥器的操作性能和经济指标。经过上述几方面的综合考虑,对各类干燥器进行比较筛选后,一般只剩下为数不多的几种干燥器,然后进行小试,寻找最适宜的操作参数及结构参数,最后根据设备价格和小试情况,决定采用何种干燥器。
三、几种特点
真空干燥箱为较古老的干燥装置,箱内被加热板分成若干层。加热板中通入热水或低压蒸汽作为加热介质,将铺有待干燥药品的料盘放在加热板上,关闭箱门,箱内用真空泵抽成真空。加热板在加热介质的循环流动中将药品加热到指定温度,水分即开始蒸发并随抽真空逐渐抽走。此设备易于控制,可冷凝回收被蒸发的溶媒,干燥过程中药品不易被污染,可以用在药品干燥、包材灭菌及热处理上。在上世纪80年代原料药行业多用此设备为主要干燥器,但由于不易对料盘进行在线清洗和在线灭菌,干燥速度慢,工人劳动强度大,而且为实现药品均一性,干燥后还要经混粉装置混合,现原料药大生产上已很少应用,多用于中、小试生产或包材热处理。
四、影响因素
温度
干燥温度,热量是打开水分子和吸湿聚合物之间合力的关键。当高于某一温度时,水分子和聚合物链间的引力会大大降低,水汽就被干燥的空气带走。
露点
在干燥器中,首先除去湿空气,使之含有很低的残留水分(露点)。然后,通过加热空气来降低它的相对湿度。这时,干空气的蒸汽压力较低。通过加热,颗粒内部的水分子摆脱了键合力束缚,向颗粒周围的空气扩散。
时间
在颗粒周围的空气中,热量的吸收和水分子向颗粒表面扩散需要一定的时间。因此,树脂供应商应详细说明一种物料在适当的温度和露点下得到有效干燥所必须花费的时间。
气流
干燥的热空气将热量传递给干燥料仓中的颗粒,除去颗粒表面的湿气,然后把湿气送回干燥器里。因此,必须有足够的气流将树脂加热到干燥温度,并且将这个温度维持一定的时间。
——洞道式干燥器——

——滚筒干燥器——

——红外红干燥器——

——间歇式洞道干燥——

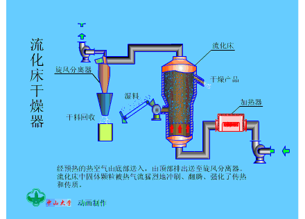
——流化床干燥器——

——喷雾干燥器——

——喷雾器结构——

——葡萄风干房——

——气流干燥器——

——双滚筒干燥器——

——微波干燥器——

——箱式干燥器——

——真空耙式干燥器——

——转筒干燥器——

相关推荐链接:
0人已收藏
0人已打赏
免费1人已点赞
分享
电气资料库
返回版块70.18 万条内容 · 794 人订阅
阅读下一篇
一张图搞定 消防稳压罐知识点:稳压罐 气压罐设4个压力控制点,如图2所示。 其中:P1为气压罐最低工作压力点或气压罐充气压力,即消防贮水容积的下限水位压力,等于最不利点消火栓所需的水压Hmin,;P2为最高 工作原理: 在气压罐内设定的p1、p2、p01、p02四个压力控制点中,每个压力点与控制继电器相连接,p1为气压罐设计最小工作压力,p2为消防水泵启动压力,p01为稳压泵启动压力,p02为稳压泵停泵压力。当罐内压力为p02,消防给水管网处于较高压力状态,稳压泵和消防水泵均处于停止状态,随着管网渗漏或其他原因造成泄压,罐内压力从p02降至p01时,便自动启动稳压泵向气压罐补水,直到罐内管理达到p4时,稳压泵停止运转,从而保证了气压罐内消防储水的常备储存。若建筑物内发生火灾,随着灭火设备的开启用水,使气压罐内的水量减少,压力不断下降,当从p02迅速降至p2时,在发出警报的同时,输出信号到消防控制中心,自动启动消防水泵向消防给水管网供水,当消防水泵启动后,稳压泵便自动停止运转,消防增压稳压功能完成。
回帖成功
经验值 +10
全部回复(0 )
只看楼主 我来说两句抢沙发