土木在线论坛 \ 给排水工程 \ 中水处理回用 \ 改善A/O工艺脱氮效果不佳的12个措施

改善A/O工艺脱氮效果不佳的12个措施

发布于:2022-09-22 14:44:22 来自:给排水工程/中水处理回用 [复制转发]

  导  读  


在污水处理脱氮工艺中,由于A/O工艺比较简单,也有其突出的特点,目前是比较普遍采用的脱氮工艺。

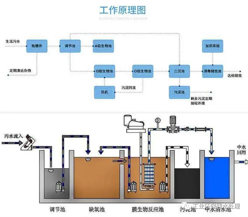
A/O脱氮工艺原理

A/O脱氮工艺是将前段缺氧段和后段好氧段串联在一起,A段DO(溶解氧)不大于0.2mg/L,O段DO=2~4mg/L。

在缺氧段(A池)异养菌将蛋白质、脂肪等污染物进行氨化(有机链上的N或氨基酸中的氨基)代谢为NH3-N,在曝气池中充足供氧条件下,在硝化细菌的硝化作用将NH3-N氧化为NO3-(或NO2-),通过内回流控制返回至A池,在缺氧条件下,反硝化细菌在反硝化作用将NO3-还原为分子态氮(N2)完成C、N、O在生态中的循环,实现污水无害化处理。
图片

AO脱氮工艺中缺氧池(A池)在前,污水中的有机碳被反硝化菌所利用,可减轻其后好氧池的有机负荷,反硝化反应产生的碱度可以补偿好氧池中进行硝化反应对碱度的需求。

好氧在缺氧池之后,可以使反硝化残留的有机污染物得到进一步去除,提高出水水质。

BOD5的去除率较高可达90~95%以上,但脱氮效果稍差,脱氮效率70~80%。尽管如此,由于A/O工艺比较简单,也有其突出的特点,目前仍是比较普遍采用的工艺。在高氨氮废水中一般采取二级AO串联的方式设计!

提高脱氮效果的控制措施

A/O工艺运行过程控制不要产生污泥膨胀和流失,其对有机物的降解率是较高的(90~95%),缺点是脱氮效果较差。为了提高脱氮效果,A/O脱氮工艺主要控制几个因素:

MLSS
一般应在3000mg/L以上,低于此值A/O系统脱氮效果明显降低。

氨氮负荷
在硝化反应中氨氮负荷(氨氮的量实际值为有机氮与氨氮的和,也就是凯氏氮TKN)在0.05gTKN/(gMLSS?d)之下。

污泥负荷
要使硝化菌良好繁殖就要增大MLSS浓度或增大曝气池容积,以降低有机负荷,从而增大污泥龄。其污泥负荷率(COD/MLSS)应小于0.10~0.15KgCOD/KgMLSS?d。

泥龄
在硝化反应中,影响硝化的主要因素是硝化菌的存在和活性,因为自养型硝化菌最小比增长速度为0.21/d;而异养型好氧菌的最小比增殖速度为1.2/d。

前者比后者的比增殖速度小得多。要使硝化菌存活并占优势,要求污泥龄大于4.76d;但对于异养型好氧菌,则污泥龄只需0.8d。

在传统活性污泥法中,由于污泥龄只有2~4d,所以硝化菌不能存活并占有优势,不能完成硝化任务。

曝气池进水碳源
 进入硝化池BOD5值应控制在80mg/L以下,当BOD5浓度过高,异养菌迅速繁殖,与自养菌争夺氧气,并成为优势菌种,使硝化细菌不占优势,硝化反应降低直致崩溃。

内回流(消化液回流)
内回流的大小直接影响反硝化脱氮效果,内回流增大,脱氮率提高,但内回流增大增加电能消耗增加运行费。内回流比一般控制在300~500%!

消化池溶解氧
DO>2mg/L,一般充足供氧DO应保持2~4mg/L,满足硝化需氧量要求,按计算氧化1gNH4+需4.57g氧。

水利停留时间
硝化反应水力停留时间>6h;而反硝化水力停留时间2h,两者之比为3:1,否则脱氮效率迅速下降。

pH与碱度
硝化反应过程生成HNO3使混合液pH下降,而硝化菌对pH很敏感,硝化最佳pH =8.0~8.4,为了保持适宜的PH就应采取相应措施,计算可知,使1g氨氮(NH3-N)完全硝化,约需碱度7.1g(以CaCO3计)。

反硝化过程产生的碱度(3.75g碱度/gNOx--N)可补偿硝化反应消耗碱度的一半左右。反硝化反应的最适宜pH值为6.5~7.5,大于8、小于7均不利。

温度
硝化反应20~30℃,低于5℃硝化反应几乎停止;反硝化反应20~40℃,低于15℃反硝化速率迅速下降。

因此,在冬季应提高反硝化的污泥龄ts,降低负荷率,提高水力停留时间等措施保持反硝化速率。

进水浓度
硝化反应是将氨态氮转化为亚硝态氮,在亚硝酸菌氧化为硝态氮。有研究表明当氨氮浓度较低时,随着浓度的增加,氨氧化速率和亚硝酸氧化速率均增加,而且亚硝酸氧化速率增长较快,当浓度增大到一定程度,反应速率均减小。

有毒有害物质
有毒有害物质对于所有微生物,细菌都是致命的作用。硝化细菌也不例外。下面介绍一下有毒有害物质:有毒有害物质是指抗生素等杀菌物质,也包含影响硝化反应酶活性的物质,比如重金属及其有机化合物。尽量防止这些物质进入系统。


相关资料推荐:

A/O生物脱氮工艺的设计计算

https://ziliao.co188.com/p52232850.html



知识点:改善A/O工艺脱氮效果不佳的12个措施


全部回复(0 )

只看楼主 我来说两句抢沙发
这个家伙什么也没有留下。。。

中水处理回用

返回版块

9852 条内容 · 214 人订阅

猜你喜欢

阅读下一篇

A/O生物脱氮工艺设计指南

1 AO生物脱氮工艺缺氧池容积计算 《室外排水设计规范》6.6.18条规定:当仅需脱氮时,宜采用缺氧/好氧法(A/O工艺)。

回帖成功

经验值 +10