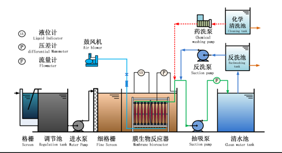
MBR膜生物反应器是膜技术与生物处理技术相结合而演变出来的污水处理方法,MBR膜分内置式和外置式,根据过滤精度不同又分微滤、超滤等。


采用微滤膜可以获得较大的膜通量且跨膜压差较低,膜清洗较容易,不仅节省建设投资,运行费用也较低,但是出水水质略差。超滤膜出水水质较高,到那时膜通量小,操作压力大,清洗困难。通常所使用的膜孔径再100~400微米
1、出水水质好。当采用超滤膜时,出水SS几乎为零。
2、节省占地面积。使用膜工艺,能大幅提高污泥浓度,从而减少容积。

3、膜造价较高,前期投资成本高。
4、运行成本也较高。
MBR生物反应池灵活多样,几乎所有污水生物处理方法均可与膜分离相结合形成多样的MBR膜工艺,这使得MBR膜有较宽泛的适用范围
1、详细工艺参数需参考膜生产厂家,一般为了保持产水量的长期稳定,膜通量的取值通常采用下限值。(一般标准膜通量在10~15L/(h.㎡))
2、当处理量较小时,为了保证出水稳定,工艺前需设置调节池,调节池可以按照处理水量的30%考虑。

3、MBR运行时,最低水位应淹没膜元件,淹没深度至少≥0.3m
4、为了防止水中砂粒和漂浮物对膜元件的损伤,工艺前尽量安装沉砂池和细格栅,如有必要还需设置膜格栅,过滤掉水中漂浮物,保证膜的使用寿命。
5、污水中油类会造成膜的严重污染,因此当动植物油超过50mg/L,矿物油超过3mg/L时,应安次区有效的除油措施。
6、污水中的二氧化硅会对膜造成不可逆的膜污染,因此在预处理阶段严禁使用含有二氧化硅的药剂,例如助凝剂水玻璃、硅胶系列消泡剂等。如果曝气池中泡沫较多,需加入消泡剂时应采用高级乙醇系列消泡剂。
7、预处理时最好不要使用高分子絮凝剂,例如PAM
8、膜出水时会在膜表面聚集导致出水负压增大,因此膜在持续出水一段时间后需短时间停止出水,通过曝气作用使部分泥层脱落。

9、由于虹吸作用,停运抽吸泵出水并不能立即停止,因此需要在出水管路上加设电磁阀,当抽吸泵停止运行时关闭出水阀。
10、MBR膜需定期在线或离线化学清洗,清洗方式和周期应遵从设备供应厂家的有关说明,避免因操作不当损坏膜。
某城镇废水处理厂,设计日处理污水量为15000m?/d,设计采用具有除磷脱氮功能的AAO+浸没式MBR工艺。其中进水指标如下:COD=320mg/L, BOD=160mg/L,SS=150mg/L,TN=38mg/L,NH3-N=30 mg/L,TP=6mg/L,碱度=280 mg/L,水温10~25℃。
出水指标如下:COD=50mg/L, BOD=10mg/L,SS=10mg/L,TN=15mg/L,NH3-N=5mg/L,TP=0.5mg/L0mg/L。
膜的设计参数如下:MLSS=3000~150000mg/L,BOD容积负荷1.2Kg/(m?.d),水力停留时间4~6h,表精膜通量290L/(d.㎡),组件膜面积1372㎡,曝气强度4.2~5.6L/(min.㎡),膜组件产水量400m?/d,膜组件尺寸:2700*2000*1600mm,运行方式为出水13min,停止3min。
试对其工艺进行设计计算。

1、水质判别
BOD/TN=160/38=4.2>4
BOD/Tp=160/6=26.7>17
C/N和C/P均满足《室外排水设计规范》GB50014-2006的要求,因此可以采用AAO生无法同步除磷脱氮工艺
2、设计流量Qa
Qa=15000/24=625 m?/h=174L/s
3、膜组件数量n
膜组件产水量qs=400m?/d
n=15000/400=37.5个
好氧池分为2格,每格设膜组件数量为20个,共计40个,每个好氧池中膜组件排列方式为2列,10排。为了方便安装与维修,膜组列间距0.8m,排间距0.4m,与池壁间距0.8m。
单格好氧池宽度B
B=2*2+3*0.8=6.4m
单格好氧池长度L0
L0=10*2.7+9*0.4+2*0.8=32.2m
生物池平水深H1=5m,好氧池容积V0
V0=2*B*L0*H1
=2*6.4*32.3*5
=2060.8m?

4、工艺参数复核
①好氧池停留时间
HRT0=V0/Qa
=2060.8/625
=3.3h
②BOD容积负荷
Ns=Q*S0/1000* V0
=15000*160/1000*2060.8
=1.16<1.2Kg/d
③污泥泥龄θc
要求出污泥泥龄θc需要先求出硝化速率μN
μN=0.47e0.098(T-15)*(N/N+100.05T-1.158)*(DO/KO2+DO)*[1-0.833(7.2-PH)]
由题可知:污水最低温度10℃,出水氨氮5mg/L,溶解氧2 mg/L,氧的半速常数KO2=1.3mg/L,设最低PH=7,则:
μN=0.47e0.098(10-15)*(5/5+100.05*10-1.158)*(2/1.3+2)*[1-0.833(7.2-7)]
=0.14d-1
设计安全系数K=3.5,
则污泥泥龄
θc=K*1/μN
=3.5*1/0.14
=25d
④好氧池污泥浓度
好氧池中活性污泥挥发比fx=0.7,产率系数Y=0.6,污泥衰减系数Kd=0.05d-1,进水BOD浓度S0=160mg/L,出水BOD全部为可溶性有机物,考虑到安全系数,Se=5mg/L.好氧池挥发性活性污泥浓度为:
XOV= [24*Qa*Y*θc (S0-Se)]/VO(1+ Kdθc)
=[24*625*0.6*25(160-5)]/2060.8*(1+ 0.05*25)
=7521 mg/L
MLSS浓度:
X= XOV/fx
=7521/0.7
=10744≈11000 mg/L
⑤确定回流比
进水TN浓度N0=38 mg/L,出水TN浓度Ne=15mg/L,则回流比
R= [N0-Ne/Ne]*100%
=[38-15/15]*100%
=153%
设计取值R=200%,其中厌氧池回流比R1=100%,缺氧池回流比R2=100%,
⑥厌氧池污泥浓度
XA1=R1*X0/1+R1
=1*11000/1+1
=5500 mg/L
⑦缺氧池污泥浓度
XA2=(1+R1)*XA1+ R1* X0/1+R1+R2
=(1+1)*11000+1*11000/1+1+1
=7333 mg/L
5、厌氧池计算
设厌氧池停留时间HRTA1=1.5h,则厌氧池容积
V A1=Qs* HRTA1
=625*1.5
=937.5m?
厌氧池分2格,每格宽度7.5m,水深5m,则池长
L A1= V A1/2*B*H2
=937.5/2*7.5*5
=12.5m
6、缺氧池计算
进水硝态氮浓度N0=38 mg/L,出水硝态氮浓度Ne=15mg/L,脱氮速率Kde=0.025Kg NO3?-N/KgMLSS,缺氧池容积
V A2=24*Qa{N0-Ne-[0.12*Y*(S0-Se)/ 1+ Kd*θc]}/ Kde*X
=24*625*{38-15-[0.12*0.6*(160-5)/ 1+ 0.05*25]}/ 0.025*7333
=1476 m?
缺氧池分2格,每格宽度7.5m,水深5m,则池长
L A2= V A2/2*B*H1
=1476/2*7.5*5
=19.68m≈19.7m
缺氧池水力停留时间
HRTA2=1476/625
=2.4h
生物池总停留时间
HTR=HTR0+HRTA1+HRTA2
=3.3+1.5+2.4
=7.2h
7、曝气量计算
需氧量包括有机物讲解需氧量、氨氮硝化需氧量和硝态氮反硝化需氧量,其中反硝化需氧量为负值。
O=碳化需氧量O1+硝化需氧量O2-反硝化需氧量O3
①有机物碳化需氧量O1
O1=1.47*Q*(S0-Se)/1000
=1.47*15000*(160-5)/1000
=3417.8kg/d
式中:1.47为碳的氧当量,即当含碳物质以BOD5计时的取值
②氨氮硝化需氧量O2
O2=4.57Q{[(N0-Ne)/1000]- [0.12*Y*(S0-Se)/1000*(1+Kd*θc)]}
=4.57*15000*{[(38-5)/1000]- [0.12*0.6*(160-5)/1000*(1+0.05*25)]}
=1922.1 kg/d
式中:4.57为氧化1kg氨氮所需要的氧气的值
Y为污泥产率系数,取0.6
Kd为污泥自身氧化系数,d-1,取值0.05 d-1
θc为污泥泥龄,计算值为25d
③反硝化需氧量O3
O3=2.86Q{[(N0-Ne)/1000]- [0.12*Y*(S0-Se)/1000*(1+Kd*θc)]}
=2.86*15000*{[(38-5)/1000]- [0.12*0.6*(160-5)/1000*(1+0.05*25)]}
=733.9 kg/d
式中:2.86为转化1kg硝态氮为氨氮,释放的氧气的当量(即1mol硝氮(14g)由5价还原为0价需要5mol电子,作为氧化剂相当于2.5mol的氧(O)或者40g氧,即需要40gBOD作为还原剂,40/14=2.86)
④则生物池需氧总量为:
O=碳化需氧量O1+硝化需氧量O2-反硝化需氧量O3
=3417.8+1922.1-733.9
=4606 kg/d
=191.9 kg/h
⑤按照生物反应需要计算曝气量,标准需氧量与设计需氧量之比为1:1.6。曝气采用穿孔管曝气设备,氧气的转移效率为7%,按生物反应需要计算的曝气量为
Qqs=1.6*O2/0.3*EA
=1.6*192/0.3*0.07
=14628m?/h
=243.8m?/min
(式中:0.3是氧气的质量,空气的密度为1.293g/L,则空气的质量为1.293g。氧气的密度为1.429 g/L,氧气在空气中的体积分数为21%,所以氧气质量为0.21*1.429=0.3g,空气中氧气质量分数为0.3/1.293=0.232=23.2%)
⑥按照膜需氧量计算曝气量,每个膜组件面积为1372㎡,曝气强度为5L/(min.㎡),总气量
Qqx=5*40*1372/1000
=274.4 m?/min
274.4>243.8
因此设计曝气量按照膜需要量确定,即曝气量为274.4 m?/min
内容源于网络,旨在分享,如有侵权,请联系删除
相关资料推荐:
MBR污水处理工程施工工艺全套图
https://ziliao.co188.com/d62772782.html
知识点:AA0-MBR工艺设计与计算
0人已收藏
0人已打赏
免费5人已点赞
分享
中水处理回用
返回版块9852 条内容 · 214 人订阅
阅读下一篇
MBBR工艺设计与计算概述 MBBR工艺,又称移动床生物膜工艺,通过运用生物膜法基本原理,同时结合活性污泥法的优点,以悬浮填料为微生物生长的载体,通过悬浮填料在耳机生化池种充分流化,实现污水的高效处理。 MBBR工艺可以分为2种类型,即好氧MBBR和缺氧MBBR
回帖成功
经验值 +10
全部回复(1 )
只看楼主 我来说两句 抢板凳看一下。。学习下这方面的内容
回复 举报