更多专业讨论,行业资讯,免费资料课程→扫描底部二维码加入群聊↓↓
随着暖通设计要求的不断提高,研究其通病及空调系统设计失误凸显出重要意义。本文首先对相关内容做了概述,分析了暖通设计的原则,并从相关实践经验出发,通过实际案例,就空调系统设计失误进行了研究,提出了个人看法。在空调系统设计中常出现的失误,如系统分区不当造成失败,双风机系统设计问题等,并对其进行分析,找出解决问题的对策。
现象:某医院放射科诊疗部,冬季检查室的温度偏低,病人受不了,影响正常使用。
原因:诊疗部的机械室和检查室的热负荷不同。机械室有设备发热量,所以其室温偏高,而本系统的室温控制器又正好设在机械室。故当机械室达到已定室温时,检查室为无发热设备的房间,温度尚低。但由于自控的动作,使检查室等房间的温度却维持在低于设计值的水平,影响受检查病的舒适。
对策:改造的方法有二:一、将机械室与检查室的送风道分开。在给检查室送风的支管上装再热器。二、在检查室内设采暖设备。因本工程已经建成,风管设在吊顶内,改装风道比较困难,故采取了在检查室内增加采暖设备的办法。
现象;某医院中心手术室空调系统。中心手术室、复苏室、中心材料室等六个部门,分别设了六个空调系统。冷源为离心式制冷机组,闭式冷水系统集中供给。其中复苏室内当有病人时,其空调要求昼夜不停,但夏季时复苏室的负荷还不足制冷机的20%,在这种状态下运行,蒸发器常被冻坏,经常修理。且制冷机经常在低负荷下运行,效率低度,能耗大。
原因:将使用时间不一致的系统合同一个冷源供应。且昼夜边疆使用的冷负荷部分又太少,致使夜间制冷机高节困难,最科蒸发器结冰,不能开车。
对策:为了满足某个昼夜使用的小系统,应当选用小型整体(或分体)式空调机,自带冷源。为此,该工程的复苏室另加了一台整体式空调机。
教训:1)分空调系统时要了解清楚各空调房间的用途,规模,工作时间,负荷变化等情况。负荷特性相差较大的房间应分别设系统。
2)用集中冷源还是自带冷源要从投资与经常费用综合考虑。对个别使用时间与众不同的房间,应设自带冷源的空调机。
3)大中型建筑物选制冷机的容量及台数时,应大小搭配;按过渡季的最小负荷选一台小制冷机,这样既能满足部分小负荷运行的需要,又可节约能耗。
现象:某电视台的空调系统除演播室外,将其他技术用房全用一套集中空调系统供给,结果室温相差太大,有的叫热,有的喊冷,冬季送热风,如中心机房已达30℃,而片库、资料室还不到18℃。同时,由于插播和大演播室的系统合在一起,结果大演播室的钢琴声在插播间中也能听到,电影机房的声音也能串到其他房间。相互干扰,影响使用。
原因:各房间的运行时间与设备发热量大不相同,合为一个集中空调系统,很难调到室温均匀。各房间的功能不同,有的有较高的声音,而有的又需要安静,全接在一个风管系统上,又未作未声处理,所以声音互相串通,影响效果。
对策:1)在接至插播的风道内加消声器和消声弯头。
2)电视台的技术用房。今后不宜做集中的低速系统,而可以用新风加风机盘管的空高方式,以达到分室控制的目的。国内外的 实践已经证明它是一种较好的空高方式。
现象:有的房间冷,有的房间热,系统达不到使用要求。某电视台的播出部分,电影、录像、播出等房间室内热源相差悬殊,用了一个低速空调系统。当冬季送热风时,录像室已高达27~28℃,导演室还不到18℃;夏季送冷风时,胶片室已出现结露,而录像室还觉温度太高。
原因:是室内冷热负荷不同,使用时间不同的房间,划在一个集中低速空系统中了,又无相应的调节手段。
对策:从根本上解决的办法是将发热量相差悬殊的房间不用一个集中低速空调系统,或采取分散机组,或采用水-空气系统,即新风加风相盘管系统。在每个房间设风机盘管,而新风统一处理,集中系统供应。由风机盘管来负担室内的冷热负荷。每个房间的室温由室温调节器直接控制风机盘管的运行;新风只负担房间的换气要求,定一个固定的送风温度,以送风温度来控制新风处理箱。这种系统的实践,已收到满意的效果,但是电视台的技术用房内电器设备很多,线路密集,最怕水浸入。所以若采用风机盘管(尤其是卧式)时,应特别注意凝结水盘的大小、位置及凝结水管的坡度,还有冷冻水管的保温。要确保从风机盘管系统没有任何水滴落下。

现象:某电视台空调,双风机低速集中系统,排风出不去,造成室内正压大。
原因:双风机系统的新风管接在回风机的吸入段上,以致造成排不出风去,见图2.3.2.-1。
对策:经改为这种连接法之后,调节好各个风阀的开度,即达到正常运行的要求。


现象:空调系统风管太长分布不匀,某餐馆工程,集中空调,2间大餐厅共用一个空调系统,最远一个送风口距空调机40m,最近的只有5m,共有送风口22个。使用时末端小餐厅温度偏高,小餐厅的客人反映闷热。
原因:风道较长,风口有近有远,阻力不能平衡,靠送风口的百叶调节范围有限,最前边的风口已接近全关,后边的风量仍然达不到设计数值。特别是在管道上直接开了几个口,静压大,出风多,控制不了,影响到后边的送风,且用吊顶回风也是前边回去后边回不去。
对策:将大小餐厅以外的风口一律关闭,使送风全部进入餐厅,再将大餐厅的部分风口调小,使送风量多送入小餐厅。最后还调不好,只好每个小餐厅加一台排气风扇,加强小餐厅的换气,温度就降下去了。
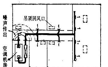
现象:利用吊顶回风容易短路,某工程空调系统采用吊顶回风。空调房间的回风经各自的吊顶回风口回至吊顶内,从吊顶内集中回至空调机房。但在吊顶内不设回风管道,结果,远处房间的风回不去,大部分从近处房间回去,使室温不匀,且有些相邻房间还相互串音,更严重的是靠近机房的房间噪声太大,如图2.3.3-1。

原因:无回风管,远近回风量不能调节,机房总的回风口处未作消声措施。
对策:吊顶回风时,在总的回风口处 (靠空调机房),必须装一段消声器,以防机房噪声传出。房间有相互隔声要求者,应采用消声回风口。这里特别需提醒的是,利用吊顶回风时,决不能穿越防火区。
经验:公共建筑中常用低速定风量空调系统,回风的方式,应视空调对象的具休情况而定。如高级宾馆的门厅大堂、舞厅,大型商场,大宴会厅,保龄球场等可采用集中回风方式。而对小商店,小餐厅、小客厅及小间的游艺室等,因其间隔多,且易改变,应采用有回风管道的均匀回风方式。使每一间隔内有良好的送排风系统。
吊顶回风介于集中回风与管道回风之间,实际上由于土建施工时吊顶内的墙洞堵不严实,墙不到顶等,所以不可能按理想的风量均匀回风。因而,除了在空间的房间可采用吊顶回风外,间隔墙多的小房间不宜采用集中的吊顶回风方式,因为实际上这种方式往往是靠近机房的回风口回风量大,而远处的吊顶回风口几乎不起作用。

1、现象:比重大于空气的气体,排风口应上、下部都设。某医院中心化验室,为低速单风道集中空调,各化验室中使用不同的药品,其排风全部由吊顶入口排走,结果硫酸、甲醇、乙醚每日耗量维1L,而室内换气效果不好,这些药品的气味刺人眼目。
原因:排气量并不少,但是吸风口均在吊顶上,下边无吸风口,使溶剂蒸发出的比重大于空气的气体不能排走 ,而积存在地板附近,使室内有害气体的浓度增加。
对策:修改排风管道,增加靠近地板处的排风吸入口。
教训:要根据所排气体的比重,决定排风吸入口的位置。此外,排除比空气重的蒸气的管道其磨擦阻力也大,所以排风机的压力也应留有一定富裕量。排风管道应采用耐腐蚀的材料。
现象:某大楼柴油发电机房在地下室,内有三台200kW风冷式柴油发电机和一台300kW水冷式柴油发电机。完工后只开两台200kW柴油发电机试车半小时,机房温度就高达60℃,柴油发电机就不能工作,工人也无法在机房停留。
原因:原设计排风量为39000m3/h,进风量为36000m3/h。由于进、排风道过长,截面过小,实际进、排风量达不到设计值,而且设计值也小。
对策:地下室为封闭式建筑,用风冷式柴油发电机是不合理的。因为风冷柴油机发热量很大,一台200kW风冷式柴油发电机的发热量大约是116.3kW,三台发热量就是349kW。用通风方式来消除余热,大约需要200×103m3/h,这在地下室无法实现。用风机来吹风,则风机耗电也得120kW占发电机的20%,显然不合理。所以,应从改造柴油发电机着手。为此,该工程将风冷改为水冷,尽量增加通风量。排风量改为63000m3/h,进风为47000m3/h。试车后,1小时机房温度已大为下降,达30℃,可以满足使用要求。
2、现象:排气量不足,达不到环境条件。

原因:排气合流,相互干扰,造成排气量不够。几台排风机同时排入一个竖井中,风速约5~7m/s,排气量减少很多,如图2.3.4-1(a)。
对策:针每个排风系统的排气管均直接插入排气竖井,且都弯向排出口方向;并将排风竖井的排风百叶增加为四面,加大排出口面积,如图2.3.4-1(b)。
3、现象:几台排风机共用一根水平排风管,结果风压低的排风机风量显著下降。
原因:不同压头的风机并联相互干扰,压头小的排不出去,风量下降。
对策:将水平共用管道取消,将每个排风系统直接接到百叶上,各排各的互不干扰。
分析:风机并联后之风量小于单独运行之风量。如果两台同型号风机单独时之风量为QB,联合运行之风量为QA,此时,QA<2 QB,而QA=2 QC,而QC< QB,即联合运转时风机风量减少QB- QC,所以设计时应考虑并联运行风量减少这一因素,尽量减少系统阻力。
分析:因压出段管内压力高、故减少风量。


0人已收藏
0人已打赏
免费0人已点赞
分享
采暖供热
返回版块20.38 万条内容 · 611 人订阅
阅读下一篇
暖通空调专业识图与施工,快速入门!更多专业讨论,行业资讯,免费资料课程→扫描底部二维码加入群聊↓↓ 暖通空调工程是为解决建筑内部热湿环境、空气品质问题而设置的建筑设备系统。 主机设备是暖通空调工程的心脏,其功能有提供冷热源、提供输送动力、热能转换等。具体而言,提供冷热源的设备即空调主机,包括制冷机组、供热锅炉等,它们通过输入能量,制造或产生我们需要的冷量或热量;提供输送动力的设备主要指水泵和风机,它们提供了输送动力,使得流体按我们的需要流动;热能转换则是根据我们的需要将流体中的热能通过换热装置转换出来,常见的水-水换热器、汽-水换热器和空气-空气换热器属于此范畴。值得一提的是,我们常使用的风机盘管、空气处理机组等设备组合了风机与换热盘管,既提供了空气输送动力又提供热能交换,一般被称为空调末端设备。
回帖成功
经验值 +10
全部回复(0 )
只看楼主 我来说两句抢沙发