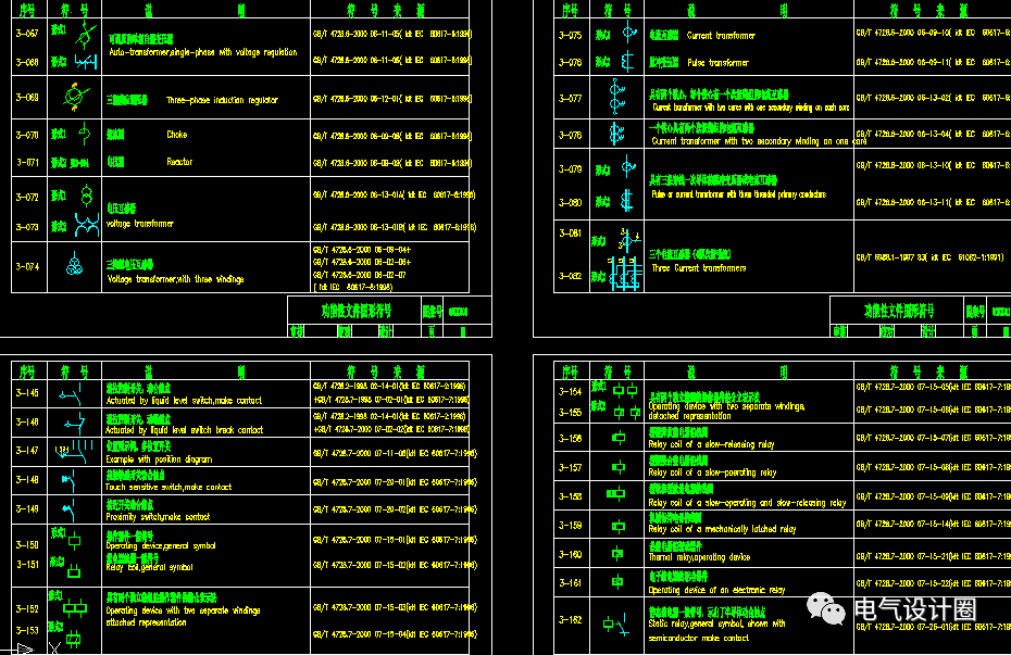
提起电气图形符号,想必大部分电气设计人员都非常熟悉了。但是对于一些电气初学者来说就可能云里雾里,甚至还有一些电气初学者对这些符号是一片空白的。我们都知道图形符号是用于图样或其他文件以表示一个设备或概念的图形、标记或字符,是一种以简明易懂的方式来传递一种信息,表示一个实物或概念,并可提供有关条件、相关性及动作信息的工业语言。电气图形符号由一般符号、符号要素、限定符号和方框符号组成。我们在识读电路图时,了解清楚了这些常用的图形符号,看图识图相对来说没什么压力了。下面就给大家分享一些常用的电气图形符号及说明,建议新手小白人手一份保存起来。

? 01 常用的电气图形符号及说明














? 02 常用的电气设备文字符号及描述


? 03 常用的辅助文字符号及描述


? 04 常用照明电路图符号













0人已收藏
0人已打赏
免费6人已点赞
分享
电气资料库
返回版块70.18 万条内容 · 792 人订阅
阅读下一篇
电气知识40条,电力人必知1、计算机构成保护与原有继电保护有何区别? 主要区别在于原有的保护输入是电流、电压信号,直接在模拟量之间进行比较处理,使模拟量与装置中给定阻力矩进行比较处理。而计算机只能作数字运算或逻辑运算。 因此,首先要求将输入的模拟量电流、电压的瞬间值变换位离散的数字量,然后才能送计算机的中央处理器,按规定算法和程序进行运算,且将运算结果随时与给定的数字进行比较,最后作出是否跳闸的判断。 2、零序电流保护的各段保护范围是如何划分的?
回帖成功
经验值 +10
全部回复(0 )
只看楼主 我来说两句抢沙发