消防工程给水是给排水工程的重要组成部分,这次将为大家详细介绍消防给水工程系统,包括详细的图例介绍,希望可以帮助到大家。
建筑消防系统一般可分为:消火栓给水系统;自动喷水灭火系统;水幕消防系统三种形式。
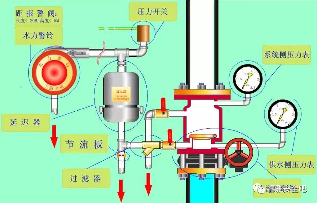
一、系统工作原理
火灾时着火部位附近出1支或几支水枪灭火,水箱中水供应,同时启动消防泵,泵供水不入箱,箱处有止回阀,消防队来了,消防车可从室外管网取水加压,通过水泵接合器打入室内灭火,也可在室外用车上水枪灭火。
二、系统组成
消火栓设备,水泵接合器,消防管道,消防水箱,消防水池,水源
1、消火栓设备
消火栓设备由水枪、水带和消火栓组成,均安装于消火栓箱内。

2、水泵接合器
水泵接合器是连接消防车向室内消防给水系统加压供水的装置,一端有消防给水管网水平干管引出另一端设于消防车易于接近的地方。
3、消防管道
建筑物内消防管道是否与其他给水系统合用,或独立设置,应根据建筑物的性质和使用要求经技术经济比较后确定。
4、消防水池
适用条件:用于无室外消防水源情况下,贮存火灾持续时间内的室内消防用。
设置:可设于室外地下或地面上,也可设在室内地下室,或与室内游泳池、水景水池兼用。
5、消防水箱
消防水箱对扑救初期火灾起着重要作用。
水箱的设置要求:为确保动供水的可靠性,应采用重力自流供水方式;消防水箱不应与生活(或生产)高位水箱合用;水箱应贮存有10min的室内消防用水量。
三、系统的给水方式
a、由室外给水管网直接供水的消防给水方式
适用条件:室外给水管网提供的水量和水压,在任何时候均能满足室内消火栓给水系统所需的水量、水压要求时采用。
b、设水箱的消火栓给水方式
供水特点:由室外给水管网向水箱供水,箱内贮存10min消防用水量。
火灾初期:由水箱向消火栓给水系统供水;
火灾延续:可由室外消防车通过水泵接合器向消火栓给水系统加压供水。
适用条件:外网水压变化较大。
用水量小时:水压升高能向高位水箱供水
用水量大时:不能满足建筑消火栓系统的水量、水压要求。
c、设水泵、水池、水箱的消火栓给水方式
设置特点:水泵从贮水池抽水,与室外给水管网间接连接,可避免水泵与室外给水管网直接连接的弊病。当外网压力足够大时,也可由外网直接供水。
适用条件:设水池、水泵的给水方式适用于室外给水管网的水压经常不能满足室内供水所需的建筑。
d、分区供水方式
设置特点:室外给水管网向低区和高位水箱供水,箱内贮存10min消防水量。
高区火灾初起时:由水箱向高区消火栓给水系统供水;当水泵启动后:由水泵向高区消火栓给水系统供水灭火。
低区灭火:水量、水压由外网保证。
四、消火栓系统布置
1、多层建筑消火栓布置
(1)设有消火栓系统的建筑,其各层均应设置消防栓系统。
(2)建筑高≤24m,体积≤5000m3的库房,应保证有一支水枪的充实水柱到达同层内任何部位。其他民用建筑应保证有2支水枪的充实水柱同时达到任何部位。消火栓设备的水枪射流灭火,需要有一定强度的密实水流才能有效地扑灭火灾。水枪充实水柱长度应大于7m,小于15m。
(3)消防电梯前室应设消火栓。
(4)消火栓应布置在明显,易于取用的地方,如走廊、楼梯间、大厅、车间出入口、消防电梯前室等。消火栓口距地面安装高度为1.1m,栓口宜向下或与墙面垂直安装。(为保证及时灭火,每个消火栓处应设置直接启动消防水泵按钮或报警信号装置。)
(5)在建筑物顶应设一个消火栓,以利于消防人员经常检查消防给水系统是否能正常运行,同时还能起到保护本建筑物免受邻近建筑火灾的波及。
(6)高层建筑中由于楼高,消防管道上、下部的压差很大,当消火栓处最大压力超过1.0MPa时,必须分区供水。
2、高层民用建筑消火栓布置
(1)消火栓布置间距应经计算确定,但不应大于30m,
(2)应保证同层有2支水枪的充实水柱同时达到任何部位。
(3)消火栓水枪的充实水柱长度不应小于10m,高度超过50m的金融楼科研楼等一类高层不应小于13m。
(4)消防电梯前室应设消火栓。
(5)消火栓处的静水压力不应大于0.8MPa,当超过0.5MPa时,应在消火栓处设减压装置。
五、消防用水量
1、多层建筑消防用水量
a.同时使用水枪数量:火灾处出1(2)支,上、下出1、2支堵截。
b.消防水箱的最小消防贮水量:10min的室内消防用水量。
c.低层和多层建筑以外救为主,应考虑消防车至火灾现场的时间。
2、高层建筑消防用水量
a.高层民用建筑必须设置室内、室外消火栓。
b.室内消火栓给水应采用高压或临时高压给水系统。
c.消防用水可由室外给水管网,消防水池或天然水源供给。
六、消防管网设置
1、多层建筑消防管网设置
a.室内消火栓超过10个且消防用水量超过15L/s时,室内消防给水管道至少应有两条进水管与室外管网连接,并将室内管道成环状或将进水管与室外管道连接环状。
b.高层工业建筑室内消防竖管应成环状,且管道的直径不应小于100mm.
c.超过四层的厂房和库房,高层工业建筑,设有消防管网的住宅及超过五层的其他民用建筑,其消防给水管道应设水泵接合器
2、高层建筑消防管网设置
a.有独立的消防给水系统和区域集中的消防给水系统。
b.按建筑高度划分,有分区和不分区消防给水系统。
c.引入管≮2条,环网。
d.消防给水管道应设水泵接合器。
e.消防竖管应保证同层相邻两个消火栓的水枪充实水柱同时到达室内任何部位。立管管径不小于100mm。
f.用单出口栓,水箱离最高的栓≮7m,否则加压,远距离启动泵,火警后5min泵必须启动。
g.与自动喷洒系统在报警阀前分开或独立设置。





0人已收藏
0人已打赏
免费0人已点赞
分享
建筑消防给水
返回版块28.41 万条内容 · 744 人订阅
阅读下一篇
实用的消防给排水图文详解消防工程给水是给排水工程的重要组成部分,这次将为大家详细介绍消防给水工程系统,包括详细的图例介绍,希望可以帮助到大家。 建筑消防系统一般可分为:消火栓给水系统;自动喷水灭火系统;水幕消防系统三种形式。 消火栓系统 一、系统工作原理 火灾时着火部位附近出1支或几支水枪灭火,水箱中水供应,同时启动消防泵,泵供水不入箱,箱处有止回阀,消防队来了,消防车可从室外管网取水加压,通过水泵接合器打入室内灭火,也可在室外用车上水枪灭火。
回帖成功
经验值 +10
全部回复(0 )
只看楼主 我来说两句抢沙发