1. 梁与柱的连接
1.1 梁与柱刚性连接的构造,形式有三种。
(1)梁翼缘、腹板与柱均为全熔透焊接,即全焊接节点;
(2)梁翼缘与柱全熔透焊接,梁腹板与柱螺栓连接,即栓焊混合节点;
(3)梁翼缘、腹板与柱均为螺栓连接,即全栓接节点;

上图为三种梁柱刚性连接节点
1.2 梁与柱刚性连接的构造
(1)工字形梁与工字形柱或箱形柱刚性连接的细部构造:

上图为梁与柱刚性连接细部构造
(2)工字形柱和箱形柱通过带悬臂梁段与框架梁连接时,构造措施有两种:a、悬臂梁与梁栓焊混合节点;b、悬臂梁与梁全栓接节点。

上图为柱带悬臂梁段与梁连接
梁与柱刚性连接时,按抗震设防的结构,柱在梁翼缘上下各500mm的节点范围内,柱翼缘与柱腹板间或箱形柱壁板间的组合焊缝,应采用全熔透坡口焊缝。
1.3 改进梁与柱刚性连接抗震性能的构造措施
对于有抗震性能要求的梁柱刚性连接,在遭遇罕见强烈地震时,应在构造上保证钢梁破坏先于节点破坏,保证梁柱节点的安全,即“强柱弱梁、强节点弱构件”的设计原则。
(1)骨形连接
骨形连接是通过削弱钢梁来保护梁柱节点。这种骨形连接在日本比较流行。

上图为骨形连接
(2)楔形盖板连接
在不降低梁的强度和刚度的前提下,通过梁端翼缘加焊楔形盖板,增强梁柱节点



上图为几种常见的梁端翼缘加焊楔形盖板做法
(3)外连式加劲板连接
对于箱型或圆形截面柱与梁刚性连接,除了采用骨形连接、楔形盖板之外,还可采用外连式加劲板连接,节点强度明显大于钢梁强度。

1.4 工字形截面柱在弱轴与主梁刚性连接
当工字形截面柱在弱轴方向与主梁刚性连接时,应在主梁翼缘对应位置设置柱水平加劲肋,在梁高范围内设置柱的竖向连接板,其厚度应分别与梁翼缘和腹板厚度相同。柱水平加劲肋与柱翼缘和腹板均为全熔透坡口焊缝,竖向连接板与柱腹板连接为角焊缝。主梁与柱的现场连接如图所示。


上图为工字形柱弱轴与主梁刚性连接
1.5 梁柱节点域的加强工字形
由上下水平加劲肋和柱翼缘所包围的柱腹板简称为节点域。在周边弯矩和剪力的作用下,当节点域的厚度不满足规范公式的计算要求时,应将节点域的柱腹板局部加厚或加焊贴板。

上图为节点域周边的内力

上图为节点域的加厚
1.6 梁与柱的铰接连接
梁与柱的铰接连接分为:仅梁腹板连接、仅梁翼缘连接:




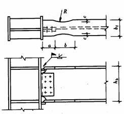
1.7 不等高梁柱连接
当柱两侧的梁不等高时,应按两侧梁的高差分别考虑。当梁高差大于150mm时,应在两侧梁翼缘高度的分别设置加劲板;当梁高差小于150mm时,应将梁高较小的梁端做成变截面,变截面坡度小于1:3,或者设置倾斜的加劲板。

上图为不等高梁柱连接节点
2. 各种截面柱的拼接连接
2.1 工字形截面柱的拼接接头
柱的拼接节点一般都是刚接节点,柱拼接接头应位于框架节点塑性区以外,一般宜在框架梁上方1.3m左右。考虑运输方便及吊装条件等因素,柱的安装单元一般采用两层或三层一根,长度12m以下。根据设计和施工的具体条件,柱的拼接可采取焊接或高强度螺栓连接。
非抗震设计时的焊缝连接,可采用部分熔透焊缝,坡口焊缝的有效深度不宜小于板厚度的1/2。有抗震设防要求的焊缝连接,应采用全熔透坡口焊缝。
翼缘一般为全熔透坡口焊接,腹板可为高强度螺栓连接,当柱腹板采用焊接时,上柱腹板开K形坡口,要求焊透。箱形截面柱的拼接接头应全部采用焊接,为便于全截面熔透。

栓焊 全焊

2.2 箱形柱的焊接接头
高层钢结构中的箱形柱与下部型钢混凝土中的十字形柱相连时,应考虑截面形式变化处力的传递平顺。箱形柱的一部分力应通过栓钉传递给混凝土,另一部分力传递给下面的十字形柱,如下图所示。两种截面的连接处,十字形柱的腹板应伸入箱形柱内,形成两种截面的过渡段。伸入长度应不小于柱宽加200mm,即L≥B+200mm,过渡段截面呈田字形。过渡段在主梁下并靠紧主梁。
两种截面的接头处上下均应设置焊接栓钉,栓钉的间距和列距在过渡段内宜采用150mm,不大于200mm,沿十字形柱全高不大于300mm。
型钢混凝土中十字形柱的拼接接头,因十字形截面中的腹板采用高强度螺栓连接施工比较困难,翼缘和腹板均宜采用焊接。


2.3 变截面柱的拼接
柱需要变截面时,一般采用柱截面高度不变,仅改变翼缘厚度的方法。若需要改变柱截面高度时,柱的变截面段应由工厂完成,并尽量避开梁柱连接节点。对边柱可采用有偏心的做法,不影响挂外墙板,但应考虑上下柱偏心产生的附加弯矩,对中柱可采用无偏心的做法。柱的变截面处均应设置水平加劲肋或横隔板。

上图是变截面工字形柱的拼接
对于小截面的轧制方管或圆管,还可采用贯通式水平加劲隔板拼接,如下图所示。

3. 各种截面梁的拼接连接
主梁的工地拼接主要用于梁与柱全焊接节点的柱外悬臂梁段与中间梁段的连接,其次为框筒结构密排柱间梁的连接,其拼接形式有:栓焊连接、全栓接、全焊接。

4. 次梁与主梁的连接
次梁与主梁的连接通常设计为铰接,主梁作为次梁的支座,次梁可视作简支梁。其拼接形式如下图所示,次梁腹板与主梁的竖向加劲板用高强度螺栓连接(图a、b),当次梁内力和截面较小时,也可直接与主梁腹板连接(图c)。

当次梁跨数较多,跨度、荷载较大时,次梁与主梁的连接宜设计为刚接,此时次梁可视作连续梁,这样可以减少次梁的挠度,节约钢材。次梁与主梁的刚接形式如下图所示。

5. 主梁的侧向隅撑
按抗震设计的框架梁,在梁可能出现塑性铰处(通常距柱轴线1/8~1/10梁跨处),梁上下翼缘均应设置侧向偶撑。侧向隅撑可按轴心受压构件计算,并应满足长细比要求。

6. 梁腹板开孔的补强
当因管道穿过需要在梁腹板上开孔时,应根据孔的位置和大小确定是否对梁进行补强。当圆孔直径小于或等于1/3梁高,且孔洞间距大于3倍孔径,并避免在梁端1/8跨度范围内开孔时,可不予补强。
当因开孔需要补强时,弯矩由梁翼缘承担,剪力由孔口截面的腹板和孔洞周围的补强板共同承担。圆形孔的补强可采用套管、环形补强板或在梁腹板上加焊V形加劲肋等措施予以补强,如图下所示。

梁腹板上开矩形孔时,对腹板的抗剪影响较大,应在洞口周边设置加劲板,其纵向加劲板伸过洞口的长度不小于矩形孔的高度,加劲肋的宽度为梁翼缘宽度的1/2,厚度与腹板相同,如下图所示。

内容源于网络,仅作分享使用,如有侵权,请联系删除
相关资料推荐:
知识点:钢框架梁柱连接节点构造
0人已收藏
0人已打赏
免费18人已点赞
分享
钢结构工程
返回版块46.53 万条内容 · 1214 人订阅
阅读下一篇
6大技术搞定空间网架结构空间网架结构作为一种复杂的高次超静定结构,出了问题极难加固,导致工程实际中发生了许多事故,为保证空间网架结构工程质量,降低施工危险系数,都有哪些空间结构施工技术? 我们一起来看一下。 1.高空散装法 适用范围:适用于螺栓连接的网架,超重运输较困难的地区;适用于小拼单元用起重机吊至设计位置的拼装方法。 工艺特点:
回帖成功
经验值 +10
全部回复(7 )
只看楼主 我来说两句-
圣龙无敌
沙发
2023-02-09 11:42:09
赞同0
-
鲁西老黄牛
板凳
2022-12-15 18:29:15
赞同0
加载更多全面详实,很好的资料,非常感谢楼主分享优质资料供大家学习
回复 举报
我以为是自己整理的东西。竟然是拿着图集原版复制啊,没劲
回复 举报