|
|
|||||
|
|
|
|
|
|
|
|
|
|
|
|
|
|
|
|
|
|
|
|
|
|
|
|
|
|
|
|
|
|
|
||
|
|
|
|
|
|
|
|
|
|
|
|
|
|
|
|
|
|
||
|
|
||
|
|
|
|
|
|
|
|
|
|
|
|
|
|
|
|
|
|
||
|
|
|
|
|
|
|
|
|
|
|
|
|
|
热空气的循环流动 |
|

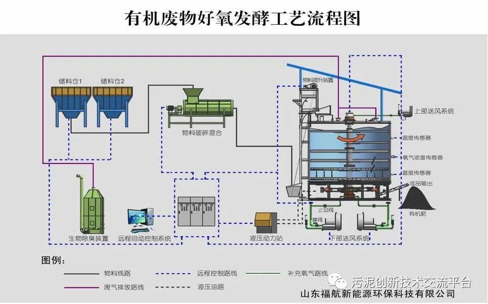
污泥堆肥的基本工艺流程图
| 各种堆肥工艺对比表 | ||
| 堆肥工艺 |
优点 |
缺点 |
| 好氧静态堆肥 |
适用于各类调理剂、操作灵活、机械设备相对简单 |
劳动强度大、空气需要量大、工人与堆肥有所接触、工作环境差、占地大 |
| 条垛式堆肥 |
适用于各类调理剂、操作灵活、机械设备相对简单、无需固定机械设备 | 劳动强度大、工人与堆肥有所接触、工作环境差、占地大 |
| 垂直推流式堆肥 |
系统完全封闭,臭气易于控制、占地面积小、工人与堆肥物料无直接接触 |
处理量相对较小 |
| 水平推流式系统 |
系统完全封闭,臭气易于控制、占地面积小、工人与堆肥物料无直接接触 | 反应器容积固定、操作不灵活,运行条件变化时、处理能力受到限制,设备多、维护复杂,对调理剂的选择有所要求 |
| 搅动柜系统 |
混合强化曝气、堆肥混合物均匀,具有对堆肥进行混合的能力,对各种添加剂具有广泛的适应性 |
反应器容积固定、操作不灵活,占地大,工作环境差、粉尘多,工人与堆肥有所接触,设备多、维护复杂 |
推荐资料(点击文字跳转):
知识点:污泥水分难降的解决措施
0人已收藏
0人已打赏
免费1人已点赞
分享
污泥处理
返回版块2.77 万条内容 · 318 人订阅
阅读下一篇
污水处理设备中的活性污泥基本原理活性污泥法实质上是天然水体自净作用的人工强化,能从污水中去除溶解态和胶体态的可生物降解有机物以及能被活性污泥吸附的悬浮固体和其他物质,具有对水质水量的适应性广、运行方式灵活多样、可控制性好等特点,已成为生物处理方法的主体。 基本原理活性污泥是由细菌、真菌、原生动物、后生动物等微生物群体与污水中的悬浮物质、胶体物质混杂在一起所形成的、具有很强的吸附分解有机物能力和良好沉降性能的絮绒状污泥颗粒,因具有生物化学活性,所以被称为活性污泥。活性污泥的性状从外观上看,活性污泥是像矾花一样的絮绒颗粒,又称生物絮凝体,絮凝体直径一般为
回帖成功
经验值 +10
全部回复(1 )
只看楼主 我来说两句 抢板凳资料不错,对提高污泥脱水技术具有很大帮助,学习啦,谢谢分享
回复 举报