本节主要讲解生物接触氧化法、生物流化床、MBBR工艺内容。

生物接触氧化法是生物膜法的一种,主要由浸没在水中的填料和曝气系统构成,在有氧条件下,水与填料表面的生物膜接触,使水得到净化。
生物接触氧化池应根据进水水质和处理程度确定采用一段式或二段式。生物接触氧化池平面形状宜为矩形,有效水深宜为3~5m。生物接触氧化池不宜少于两个,每池可分为两室。
关于生物接触氧化法流态,一段式生物接触氧化工艺流态为完全混合型,微生物处于对数增殖期或衰减增殖期;而二段或者多段式生物接触氧化工艺处理流程总体呈推流式、单级接触氧化池水的流态为完全混合型。
关于生物接触氧化池中的填料,可采用全池布置(底部进水、进气)、两侧布置(中心进气、底部进水)或单侧布置(侧部进气、上部进水),填料应分层安装。生物接触氧化池中宜根据填料的布置形式布置曝气装置。底部全池曝气时,气水比宜为8:1.
根据曝气方式,可以分为池底均布曝气方式、侧部进气方式、池上安装表曝器方式以及射流曝气方式,对于生物接触氧化法来说 ,一般采用池底均布曝气方式,该方式曝气均匀,氧转移率高,对生物膜搅动充分,生物膜的更新快。
生物接触氧化池的五日生化需氧量容积负荷,宜根据试验资料确定,无实验资料时,碳氧化宜为2.0~5.0kgBOD5/(m3?d),碳氧化/硝化宜为0.2~2.0kgBOD5/(m3?d)。
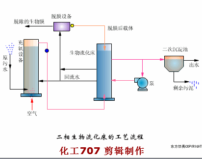
生物流化床是生物膜法的一种,该工艺采用颗粒填料作为载体,微生物附着在载体表面生长形成生物膜,在水或者气的作用下,使载体处于流化状,附着在载体上的生物膜与污水充分接触,使水得到净化。

机械搅动流化床

二相生物流化床工艺

三相生物流化床工艺

MBBR系统载体
MBBR工艺使用与水密度接近的载体材料,所以在曝气或机械搅拌混合提供的最小混合动力下能够保持悬浮状态,该工艺既具有活性污泥法的高效性和运转灵活性,又具有传统生物膜法耐冲击负荷、污泥龄长、剩余污泥少的特点,它结合了传统流化床和生物接触氧化的优点,解决了固定床反应器需要定期反冲洗、流化床需要将载体流化、淹没式生物滤池易堵塞需要清洗填料更换曝气器等问题。该工艺因悬浮的填料能与污水频繁接触而被称为“移动的生物膜”。

MBBR工艺运行简图
MBBR工艺系统有无污泥回流都不会影响其运行,如果没有污泥回流,MBBR在系统中截留的微生物量就取决于附着在载体上的生物膜质量,称为纯MBBR系统。如果有污泥回流系统,则称之为IFAS系统,IFAS系统多用于污水厂的升级改造,任何形式的工艺和反应器构造几乎都可以采用IFAS,但迄今为止,IFAS主要用于处理工艺的好氧区,用以提高有机物的去除率和硝化,如果采用不同种类的载体,IFAS还可用于缺氧区进行强化反硝化。尽管也可将IFAS引入生物强化除磷,但迄今为止还没有应用,因为生物除磷要求将微生物交替置于厌氧和好氧之中,所以采用IFAS主要是去除BOD和氮的去除。
MBBR工艺的优点有以下5点:
减少反应器的容积,能形成高度专性的活性生物膜并使反应器单位体积的效率较高,增加了工艺稳定性,从而减少了反应器的体积。
无需反冲洗,MBBR是污水连续通过的工艺,无需为了保证效果和产水量所需的载体反冲洗,因此减少了水头和运行复杂性。
布置灵活,MBBR的灵活性和工艺流程与活性污泥法非常相似,可将多个反应器沿着水流方向布置,已满足多种处理要求。
固液分离应用灵活,除了传统的沉淀池外,MBBR可采用不同的固液分离工艺。
适合污水厂改造,MBBR具备多样性,反应器采用不同的几何形式,非常适合既有池子的改造。
与活性污泥法相比,MBBR的生物处理效果与固液分离步骤无关,MBBR的出水固体浓度至少比活性污泥工艺低一个数量级。
本节主要介绍了移动床、生物接触氧化以及MBBR工艺,其中MBBR为新增工艺,不过其并没有多少案例出题空间,所以仍旧需要把重点放在前两个工艺上,总结有以下3个知识点需要大家掌握。
生物接触氧化池不宜少于两个,每池可分为两室。
生物接触氧化池的五日生化需氧量容积负荷,宜根据试验资料确定,无实验资料时,碳氧化宜为2.0~5.0kgBOD5/(m3?d),碳氧化/硝化宜为0.2~2.0kgBOD5/(m3?d)。
MBBR工艺与MBR工艺的区别。
内容源于网络,旨在分享,如有侵权,请联系删除
相关资料推荐:
https://ziliao.co188.com/d63139165.html
知识点:污水处理生物膜法三种工艺
0人已收藏
0人已打赏
免费4人已点赞
分享
中水处理回用
返回版块9852 条内容 · 214 人订阅
阅读下一篇
厌氧处理工艺的优缺点总结本节主要讲解污水厌氧生物处理部分,主要内容包括厌氧处理法及其优缺点、三阶段理论和四种群学说等内容。 01 厌氧处理法及其优缺点 厌氧生物处理又称为厌氧生物消化,是指在厌氧条件下由多种厌氧或兼氧微生物的共同作用,使有机物分解并产生CH4和CO2的过程。 厌氧处理法和好氧处理相比较,具有以下7点优点: 1.能耗低; 2.负荷高,一般可达2~6kgCOD/(m3?d),占地少;
回帖成功
经验值 +10
全部回复(0 )
只看楼主 我来说两句抢沙发