来源:化工707、煤化工114论坛
如有侵权,请联系删除
泵是输送流体或使流体增压的机械,主要用来输送水、油、矿浆、酸碱液、乳化液、悬乳液、气混合物和液态金属等,是矿业、化工和冶金等行业常见的输送设备,下面为大家整理了19种泵(齿轮泵、离心泵、螺杆泵、往复泵、活塞泵、液压柱塞泵、泥浆泵、气动隔膜泵、轴流管道泵、自吸泵、旋涡泵、水环式真空泵、罗茨真空泵、旋片式真空泵、气气增压泵、气液增压泵、蒸汽喷射泵)的动态工作原理和特点,以期对大家在泵的选型和使用方面有一定的帮助。
齿轮泵的两齿轮的齿相互分开,形成低压,液体吸入,并沿壳壁送到另一侧。另一侧两齿轮互相合拢,形成高压将液体排出。


优点:结构简单紧凑、体积小、质量轻、工艺性好、价格便宜、自吸力强、对油液污染不敏感、转速范围大、能耐冲击性负载、维护方便、工作可靠。
缺点:径向力不平衡、流动脉动大、噪声大、效率低,零件的互换性差,磨损后不易修复,不能做变量泵用。
工作原理
离心泵工作时,液体注满泵壳,叶轮高速旋转,液体在离心力作用下产生高速度,高速液体经过逐渐扩大的泵壳通道,动压头转变为静压头。

性能特点:
高效节能:泵有高效的水力形线,工作效率高。
安装、维修方便:立式管道式结构,泵的进出口能象阀门一样安装在管路的任何位置及任何方向,安装维修极为方便。
运行平稳,安全可靠:电机轴和水泵轴为同轴直联、同心度高,运行平稳,安全可靠。
不锈钢轴套:轴的机封位置是相对易被锈蚀之处,直联式泵轴一旦被锈蚀,易造成机械密封失效。采用镶配不锈钢轴套,避免锈蚀发生,提高了轴寿命,降低了运行维护成本。
轴承:泵所配电机中下轴伸端轴承采用封闭式轴承,正常使用时,免电机轴承的维护保养。
机封:机械密封基件一般选用橡胶波纹管结构,将传统机械密封中轴上密封由O形圈的线密封改为橡胶件的两道面密封,在清水介质时提高了密封效果。
工作原理
多级离心泵与单级泵相比,其区别在于多级泵有两个以上的叶轮,能分段地多级次地吸水和压水,从而将水扬到很高的位置,扬程可根据需要而增减水泵叶轮的级数。
多级离心泵有立式和卧式两种型式,多级离心泵的泵轴上装有串联的两个亦上的叶轮,它相对于一般的单级离心泵,可亦实现更高的扬程。

性能特点:
多级泵主要用于矿山排水、城市及工厂供水。相对于活塞泵、隔膜泵等往复式泵,可亦泵送较大的流量。多级离心泵效率较高,能够满足高扬程、高流量工况的需要,在石化、化工、电力、建筑、消防等行业得到了广泛的应用。
由于其本身的特殊性,与单级离心泵相比,多级离心泵在设计、使用和维护维修等方面,有着不同、更高的技术要求。
双螺杆泵与齿轮泵十分相似,一个螺杆转动,带动另一个螺杆,液体被拦截在啮合室内,沿杆轴方向推进,然后被挤向中央排出。



螺杆泵的优点:
压力和流量范围宽阔。压力约在3.4-340千克力/cm2,流量可达100cm3/分;
运送液体的种类和粘度范围宽广,选矿厂可用于输送捕收剂、絮凝剂等;
因为泵内的回转部件惯性力较低,故可使用很高的转速;
吸入性能好,具有自吸能力;
流量均匀连续,振动小,噪音低;
与其它回转泵相比,对进入的气体和污物不太敏感;
结构坚实,安装保养容易。
螺杆泵的缺点:
螺杆的加工和装配要求较高;泵的性能对液体的粘度变化比较敏感。
工作原理
往复泵工作时活塞右移,腔内压力降低,将上活门压下,下活门顶起,液体吸入;活塞左移,腔内压力增高,将上活门顶起,下活门压下,液体排出。


往复泵的优点:
可获得很高的排压,且流量与压力无关,吸入性能好,效率较高,其中蒸汽往复泵可达80%~95%;
原则上可输送任何介质,几乎不受介质的物理或化学性质的限制;
泵的性能不随压力和输送介质粘度的变动而变动。
往复泵的缺点:
流量不是很稳定。同流量下比离心泵庞大;机构复杂;资金用量大;不易维修等。
工作原理
双动往复泵工作时活塞右移,左下吸液,右上排液。活塞左移,右下吸液,左上排液。活塞往复一次,有两次吸、排液,流量更加均匀。

工作原理
活塞泵又叫电动往复泵,从结构分为单缸和多缸。活塞泵工作时,借活塞在汽缸内的往复作用使缸内容积反复变化,以吸入和排出流体。

活塞泵的性能特点:
活塞泵适用于高压、小流量的场合,特别是流量小于100m3/h,排出压力大于9.8兆帕时,更显示出它较高的效率和良好的运行性能。
吸入性能好,能抽吸各种不同介质、不同粘度的液体,可用于油田、煤层注水、注油、采油。若过流部件为不锈钢时,可输送腐蚀性液体。另外根据结构材质的不同还可以输送高温焦油、矿泥、高浓度灰浆、高粘度液体等。
活塞泵在石油化学工业、机械制造工业、造纸、食品加工、医药生产等方面应用很广。
工作原理
液压柱塞泵或固体泵,由液压动力包驱动液压油缸,液压油缸推进输送缸,将输送缸内的物料输出至管道。

一般分为单柱塞和双柱塞,柱塞泵的基本原理很简单,这种泵使用相对较大的运动水体的动量来将相对较小体积的水抽向高处。
液压柱塞泵广泛应用在污水处理,固体废物处理,矿山冶金,清淤,疏浚,石油化工,电厂,水泥工业等领域。
工作原理
常用的泥浆泵是活塞式或柱塞式的,由动力机带动泵的曲轴回转,曲轴通过十字头再带动活塞或柱塞在泵缸中做往复运动。在吸入和排出阀的交替作用下,实现压送与循环冲洗液的目的。

泥浆泵是指在钻探过程中向钻孔里输送泥浆或水等冲洗液的机械,是钻探设备的重要组成部分。
在常用的正循环钻探中,是将地表冲洗介质──清水﹑泥浆或聚合物冲洗液在一定的压力下,经过高压软管﹑水龙头及钻杆柱中心孔直送钻头的底端,以达到冷却钻头、将切削下来的岩屑清除并输送到地表的目的。
工作原理
气动隔膜泵工作时为了使活柱不与腐蚀性料液直接接触,将气缸腔体与液料用隔膜分开,实质也是往复泵的原理。气动隔膜泵其有四种材质:工程塑料、铝合金、铸铁、不锈钢。



气动隔膜泵的性能特点
采用压缩空气为动力源,可用于各种腐蚀性液体。根据不同液体介质可分别采用不同的材质,以满足不同用户的需要。
泵不会过热:压缩空气作动力,在排气时是一个膨胀吸热的过程,气动泵工作时温度是降低的,无有害气体排出。
不会产生电火花:气动隔膜泵不用电力作动力,接地后又防止了静电火花
可以通过含颗粒液体:因为容积式工作且进口为球阀,所以不容易被堵。
对物料的剪切力极低:工作时是怎么吸进怎么吐出,所以对物料的搅动最小,适用于不稳定物质的输送
流量可调节,可以在物料出口处加装节流阀来调节流量。
具有自吸的功能。
可以空运行,而不会有危险。
可以潜水工作。
可以输送的流体极为广泛,从低粘度的到高粘度的,从腐蚀性得到粘稠的。
没有复杂的控制系统,没有电缆、保险丝等。
体积小、重量轻,便于移动。
无需润滑所以维修简便,不会由于滴漏污染工作环境。
泵始终能保持高效,不会因为磨损而降低。
百分之百的能量利用,当关闭出口,泵自动停机,设备移动、磨损、过载、发热
没有动密封,维修简便避免了泄漏。工作时无死点。
工作原理
轴流管道泵的叶轮设计成轴流式,转速很高,如果电机功率、叶轮直径、管道直径足够大的话,流量可以很大。

轴流管道泵的性能特点:
管道泵结构紧凑,机泵一体化,体积小,其立式结构具有安装占地面积小,运行平稳,安装无需调整。
泵进出口设计成规格相同法兰,且位于同一中心在线,可象阀门一样直接安装在管路上,且中心低,便于管道布置,安装方便。
泵与电机同轴,轴向尺寸短,使泵运行更加平稳,噪音低。
取消传统轴封方式,避免了输送介质的外泄,因此具有完全无泄漏的显著特点。
工作原理
水泵启动前先在泵壳内灌满水(或泵壳内自身存有水)。启动后叶轮高速旋转使叶轮槽道中的水流向涡壳,这时入口形成真空,使进水逆止门打开,吸入管内的空气进入泵内,并经叶轮槽道到达外缘。

自吸泵的性能特点:
自吸泵属自吸式离心泵,具有结构紧凑、操作方便、运行平稳、维护容易、效率高、寿命长,并有较强的自吸能力等优点。
管路不需安装底阀,工作前只需保证泵体内储有定量引液即可。不同液体可采用不同材质自吸泵。
工作原理
旋涡泵的叶片凹槽中的液体,被离心力甩向流道,一次增压;流道中液体又因槽中液体被甩出形成低压,再次进入凹槽,再次增压;多次的凹槽一流道一凹槽的漩涡运动,从而获得较高压头。

旋涡泵的优点:
W型单级直连旋涡泵是供吸送清水或物理化学性质类似于水的液体之用,使用液温不超过60℃,常用于锅炉给水的配套,在造船、轻纺、化工、冶金、机械制造、水产养殖、固定消防稳压、热交换机组、农业远程喷灌等部门等都有广泛的应用。
旋涡泵体积小、重量轻的特点在船舶装置中具有极大的优越性。具有自吸能力或借助于简单装置来实现自吸。
具有陡降的扬程特性曲线,因此,对系统中的压力波动不敏感。某些旋涡泵可实现汽液混输。这对于抽送含有气体的易挥发的液体和汽化压力很高的高温液体具有重要的意义。
旋涡泵结构简单、铸造和加工工艺都容易实现,某些旋涡泵零件还可以使用非金属材料,如塑料、尼龙模压叶轮等。
旋涡泵的缺点:
效率较低,最高不超过55%,大多数旋涡泵的效率在20-40%,因此妨碍了其向大功率方向发展。
旋涡泵的汽蚀性能较差。
旋涡泵不能用来抽送粘性较大的介质。因随着液体粘性的增加,泵的扬程和效率会急剧降低,介质的粘度限制在114 厘沲(15°E)之内。
旋涡泵叶轮和泵体之间的径向间隙和轴向间隙的要求较严给加工和装配工艺带来一定困难。
抽送的介质只限于纯净的液体。当液体中含有固体颗粒时,就会因磨损引起轴向和径向的间隙增大而降低泵的性能或导致旋涡泵不能工作。
工作原理
水环式真空泵叶片的叶轮偏心地装在圆柱形泵壳内。泵内注入一定量的水。叶轮旋转时,将水甩至泵壳形成一个水环,环的内表面与叶轮轮毂相切。由于泵壳与叶轮不同心,右半轮毂与水环间的进气空间4逐渐扩大,从而形成真空,使气体经进气管进入泵内进气空间。随后气体进入左半部,由于毂环之间容积被逐渐压缩而增高了压强,于是气体经排气空间及排气管被排至泵外。


水环式真空泵的优点:
结构简单,制造精度要求不高,容易加工。
结构紧凑,泵的转数较高,一般可与电动机直联,无须减速装置。故用小的结构尺寸,可以获得大的排气量,占地面积也小。
压缩气体基本上是等温的,即压缩气体过程温度变化很小。
由于泵腔内没有金属磨擦表面,无须对泵内进行润滑,而且磨损很小。转动件和固定件之间的密封可直接由水封来完成。
吸气均匀,工作平稳可靠,操作简单,维修方便。
水环式真空泵的缺点:
效率低,一般在30%左右,较好的可达50%。
真空度低,这不仅是因为受到结构上的限制,更重要的是受工作液饱和蒸气压的限制。用水作工作液,极限压强只能达到2000~4000Pa。用油作工作液,可达130Pa。
总之,由于水环泵中气体压缩是等温的,故可以抽除易燃、易爆的气体。由于没有排气阀及摩擦表面,故可以抽除带尘埃的气体、可凝性气体和气水混合物。有了这些突出的特点,尽管它效率低,仍然得到了广泛的应用。
工作原理
罗茨泵的工作原理与罗茨鼓风机相似。由于转子的不断旋转,被抽气体从进气口吸入到转子与泵壳之间的空间v0内,再经排气口排出。由于吸气后v0空间是全封闭状态,所以,在泵腔内气体没有压缩和膨胀。但当转子顶部转过排气口边缘,v0空间与排气侧相通时,由于排气侧气体压强较高,则有一部分气体返冲到空间v0中去,使气体压强突然增高。当转子继续转动时,气体排出泵外。

罗茨泵具有以下特点:
在较宽的压强范围内有较大的抽速;
起动快,能立即工作;
对被抽气体中含有的灰尘和水蒸气不敏感;
转子不必润滑,泵腔内无油;
振动小,转子动平衡条件较好,没有排气阀;
驱动功率小,机械摩擦损失小;
结构紧凑,占地面积小;
运转维护费用低。
因此,罗茨泵在冶金、石油化工、造纸、食品、电子工业部门得到广泛的应用。
工作原理
旋片泵的旋片把转子、泵腔和两个端盖所围成的月牙形空间分隔成A、B、C三部分,当转子按箭头方向旋转时,与吸气口相通的空间A的容积是逐渐增大的,正处于吸气过程。而与排气口相通的空间C的容积是逐渐缩小的,正处于排气过程。居中的空间B的容积也是逐渐减小的,正处于压缩过程。

由于空间A的容积是逐渐增大(即膨胀),气体压强降低,泵的入口处外部气体压强大于空间A内的压强,因此将气体吸入。当空间A与吸气口隔绝时,即转至空间B的位置,气体开始被压缩,容积逐渐缩小,最后与排气口相通。当被压缩气体超过排气压强时,排气阀被压缩气体推开,气体穿过油箱内的油层排至大气中。由泵的连续运转,达到连续抽气的目的。如果排出的气体通过气道而转入另一级(低真空级),由低真空级抽走,再经低真空级压缩后排至大气中,即组成了双级泵。这时总的压缩比由两级来负担,因而提高了极限真空度。
旋片式真空泵的性能特点:
旋片式真空泵是一种油封式机械真空泵,属于低真空泵,可单独使用,也可作为其它高真空泵或超高真空泵的前级泵。广泛地应用于冶金、机械、军工、电子、化工、轻工、石油及医药等生产和科研部门。
体积小、重量轻、噪音低;
设有气镇阀,可抽除少量水蒸气;
设有自动防返油止回阀,启动方便;
进气口连续畅通大气运转不得超过一分种;
不适用于抽除对金属有腐蚀的,对泵油起化学反应的,含有颗粒尘埃的气体,以及含氧过高的,有爆炸性的,有毒的气体。
工作原理
气气增压泵以压缩空气为动力,将低压气体压力升高后连续输出,最终输出压力可升高至动力源压力的两倍甚至数十倍,是无污染的气体增压装置。
根据输出压力和结构形式又分成低压泵和高压泵。

低压泵主要用于当现场气源压力不足或不稳定,不能保证气动装置的最低使用压力时,维持气动装置正常工作,满足设备的局部高压用气要求。
高压泵主要用于增压非普通压缩空气场合,如把氮气、氦气、氩气等增压至几十兆帕并装入高压储气罐。
气气增压泵的性能特点:
工作压力范围大,选用不同型号的泵可获得不同的压力区域,调节输入气压输出气压相应得到调整。可达到极高的压力,气体90MPa。
流量范围广,对所有型号泵仅0.1kg气压就能平稳工作,此时获得最小的流量,调节进气量后可得到不同的流量。
易于控制,从简单的手动控制到完全的自动控制均可满足要求。
自动重新启动,无论何种原因造成保压回路压力下降,将自动重新启动,补充泄漏压力,保持回路压力恒定。
操作安全,采用气体驱动,无电弧及火花,可在危险场合使用。
最大节能可达70%,因为保持保压不消耗任何能量。
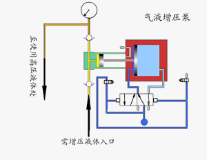
工作原理
气液增压泵由单向阀控制的高压柱塞不断的将液体排出,增压泵的出口压力大小与空气驱动压力有关。当驱动部分和输出液体部分之间的压力达到平衡时,增压泵会停止运行,不再消耗空气。当输出压力下降或空气驱动压力增加时,增压泵会自动启动运行,直到再次达到压力平衡后自动停止。

采用单气控非平衡气体分配阀来实现泵的自动往复运动,泵体气驱部分采用铝合金制造。接液部分根据介质不同选用碳钢或不锈钢,泵的全套密封件均为进口优质产品,从而保证了气液增压泵的性能。
气液增压泵的性能特点:
输出压力高:液泵最大可达640MPa,气泵最大可至200MPa
使用范围广:工作介质可为液压油.水及大部分化学腐蚀性液体,而且可靠性高,免维护寿命长。
输出流量范围广:对所有型号泵仅需较小驱动气压就能平稳工作,此时获得较小流量,调节驱动进气量后可获得不同流量。
应用灵活:选用不同型号的泵,可获得不同的压力区域。
易于调节:在泵的压力范围内,调节调节阀从而调节进气压力,输出液压相应相应得到无极调整。
自动保压:无论何种原因造成保压回路压力下降,将自动启动,补充泄漏压力,保持回路压力恒定。
操作安全:采用气体驱动,无电弧及火花,可在危险场所使用。
工作原理
蒸汽喷射泵工作时蒸汽进入喷嘴后,高速喷出,产生低压,将气体吸入并在混合室混合,经扩大管后,动能转变为压强能。如果吸入的气体来自容器,容器减压,即可称作喷射真空泵。

蒸汽喷射泵的性能特点:
该泵无机械运动部分,不受摩擦、润滑、振动等条件限制,因此可制成抽气能力很大的泵。只要泵的结构材料选择适当,对于排除具有腐蚀性气体、含有机械杂质的气体以及水蒸等场合极为有利。
结构简单、重量轻,占地面积小。
工作蒸汽压力为4~9×105Pa,在一般的冶金、化工、医药等企业中都具备这样的水蒸汽源。
0人已收藏
0人已打赏
免费0人已点赞
分享
建筑给排水
返回版块47.29 万条内容 · 1372 人订阅
阅读下一篇
关于住宅给水泵房的那些事给排水视界 收录于话题 案例一 投诉碧桂园蕉岭首府 水泵房振动声大 碧桂园蕉岭首府2栋与3栋之间的水泵房,设计严重不合理,水泵房的墙体与2栋和3栋的主体结构是连接的整体。给水泵机器24小时不间断工作,发出的轰轰水泵机器声,通过墙体共振,振动声音传至2栋与3栋1至8层,对16房住户的生活作息带来严重影响,本人是刚收房的3栋4楼业主,每天晚上睡在那房间里面,听着那噪音睡觉,早上醒来耳朵鸣头又痛。给住户造成严重的身心健康伤害,望有关主管领导帮助解决,协调搬迁给水泵房。希望我们的父母官能帮我们解决这个民生问题,我们老百性花了一辈子的钱去贷款买个房,住不了还要遭罪。
回帖成功
经验值 +10
全部回复(0 )
只看楼主 我来说两句抢沙发